提交 a5440a45 编写于 作者: C Cary Xu

Merge branch '3.0' into feature/TD-11274-3.0

...@@ -287,7 +287,7 @@ pipeline { ...@@ -287,7 +287,7 @@ pipeline {
''' '''
sh ''' sh '''
cd ${WKC}/tests/parallel_test cd ${WKC}/tests/parallel_test
export DEFAULT_RETRY_TIME=2 export DEFAULT_RETRY_TIME=1
date date
timeout 2100 time ./run.sh -e -m /home/m.json -t /tmp/cases.task -b ${BRANCH_NAME} -l ${WKDIR}/log -o 480 timeout 2100 time ./run.sh -e -m /home/m.json -t /tmp/cases.task -b ${BRANCH_NAME} -l ${WKDIR}/log -o 480
''' '''
......
...@@ -62,7 +62,7 @@ TDengine的主要功能如下: ...@@ -62,7 +62,7 @@ TDengine的主要功能如下:
<figure> <figure>
![TDengine技术生态图](eco_system.png) ![TDengine技术生态图](eco_system.webp)
</figure> </figure>
<center>图 1. TDengine技术生态图</center> <center>图 1. TDengine技术生态图</center>
......
...@@ -29,7 +29,7 @@ title: 数据模型和基本概念 ...@@ -29,7 +29,7 @@ title: 数据模型和基本概念
<td>10.3</td> <td>10.3</td>
<td>219</td> <td>219</td>
<td>0.31</td> <td>0.31</td>
<td>Beijing.Chaoyang</td> <td>California.SanFrancisco</td>
<td>2</td> <td>2</td>
</tr> </tr>
<tr> <tr>
...@@ -38,7 +38,7 @@ title: 数据模型和基本概念 ...@@ -38,7 +38,7 @@ title: 数据模型和基本概念
<td>10.2</td> <td>10.2</td>
<td>220</td> <td>220</td>
<td>0.23</td> <td>0.23</td>
<td>Beijing.Chaoyang</td> <td>California.SanFrancisco</td>
<td>3</td> <td>3</td>
</tr> </tr>
<tr> <tr>
...@@ -47,7 +47,7 @@ title: 数据模型和基本概念 ...@@ -47,7 +47,7 @@ title: 数据模型和基本概念
<td>11.5</td> <td>11.5</td>
<td>221</td> <td>221</td>
<td>0.35</td> <td>0.35</td>
<td>Beijing.Haidian</td> <td>California.LosAngeles</td>
<td>3</td> <td>3</td>
</tr> </tr>
<tr> <tr>
...@@ -56,7 +56,7 @@ title: 数据模型和基本概念 ...@@ -56,7 +56,7 @@ title: 数据模型和基本概念
<td>13.4</td> <td>13.4</td>
<td>223</td> <td>223</td>
<td>0.29</td> <td>0.29</td>
<td>Beijing.Haidian</td> <td>California.LosAngeles</td>
<td>2</td> <td>2</td>
</tr> </tr>
<tr> <tr>
...@@ -65,7 +65,7 @@ title: 数据模型和基本概念 ...@@ -65,7 +65,7 @@ title: 数据模型和基本概念
<td>12.6</td> <td>12.6</td>
<td>218</td> <td>218</td>
<td>0.33</td> <td>0.33</td>
<td>Beijing.Chaoyang</td> <td>California.SanFrancisco</td>
<td>2</td> <td>2</td>
</tr> </tr>
<tr> <tr>
...@@ -74,7 +74,7 @@ title: 数据模型和基本概念 ...@@ -74,7 +74,7 @@ title: 数据模型和基本概念
<td>11.8</td> <td>11.8</td>
<td>221</td> <td>221</td>
<td>0.28</td> <td>0.28</td>
<td>Beijing.Haidian</td> <td>California.LosAngeles</td>
<td>2</td> <td>2</td>
</tr> </tr>
<tr> <tr>
...@@ -83,7 +83,7 @@ title: 数据模型和基本概念 ...@@ -83,7 +83,7 @@ title: 数据模型和基本概念
<td>10.3</td> <td>10.3</td>
<td>218</td> <td>218</td>
<td>0.25</td> <td>0.25</td>
<td>Beijing.Chaoyang</td> <td>California.SanFrancisco</td>
<td>3</td> <td>3</td>
</tr> </tr>
<tr> <tr>
...@@ -92,7 +92,7 @@ title: 数据模型和基本概念 ...@@ -92,7 +92,7 @@ title: 数据模型和基本概念
<td>12.3</td> <td>12.3</td>
<td>221</td> <td>221</td>
<td>0.31</td> <td>0.31</td>
<td>Beijing.Chaoyang</td> <td>California.SanFrancisco</td>
<td>2</td> <td>2</td>
</tr> </tr>
</tbody> </tbody>
......
...@@ -132,7 +132,7 @@ Query OK, 2 row(s) in set (0.003128s) ...@@ -132,7 +132,7 @@ Query OK, 2 row(s) in set (0.003128s)
taosBenchmark taosBenchmark
``` ```
该命令将在数据库 test 下面自动创建一张超级表 meters,该超级表下有 1 万张表,表名为 "d0" 到 "d9999",每张表有 1 万条记录,每条记录有 (ts, current, voltage, phase) 四个字段,时间戳从 "2017-07-14 10:40:00 000" 到 "2017-07-14 10:40:09 999",每张表带有标签 location 和 groupId,groupId 被设置为 1 到 10, location 被设置为 "beijing" 或者 "shanghai"。 该命令将在数据库 test 下面自动创建一张超级表 meters,该超级表下有 1 万张表,表名为 "d0" 到 "d9999",每张表有 1 万条记录,每条记录有 (ts, current, voltage, phase) 四个字段,时间戳从 "2017-07-14 10:40:00 000" 到 "2017-07-14 10:40:09 999",每张表带有标签 location 和 groupId,groupId 被设置为 1 到 10, location 被设置为 "California.SanFrancisco" 或者 "California.LosAngeles"。
这条命令很快完成 1 亿条记录的插入。具体时间取决于硬件性能,即使在一台普通的 PC 服务器往往也仅需十几秒。 这条命令很快完成 1 亿条记录的插入。具体时间取决于硬件性能,即使在一台普通的 PC 服务器往往也仅需十几秒。
...@@ -154,10 +154,10 @@ taos> select count(*) from test.meters; ...@@ -154,10 +154,10 @@ taos> select count(*) from test.meters;
taos> select avg(current), max(voltage), min(phase) from test.meters; taos> select avg(current), max(voltage), min(phase) from test.meters;
``` ```
查询 location="beijing" 的记录总条数: 查询 location="California.SanFrancisco" 的记录总条数:
```sql ```sql
taos> select count(*) from test.meters where location="beijing"; taos> select count(*) from test.meters where location="California.SanFrancisco";
``` ```
查询 groupId=10 的所有记录的平均值、最大值、最小值等: 查询 groupId=10 的所有记录的平均值、最大值、最小值等:
......
...@@ -55,10 +55,10 @@ CREATE STABLE meters (ts timestamp, current float, voltage int, phase float) TAG ...@@ -55,10 +55,10 @@ CREATE STABLE meters (ts timestamp, current float, voltage int, phase float) TAG
TDengine 对每个数据采集点需要独立建表。与标准的关系型数据库一样,一张表有表名,Schema,但除此之外,还可以带有一到多个标签。创建时,需要使用超级表做模板,同时指定标签的具体值。以[表 1](/tdinternal/arch#model_table1)中的智能电表为例,可以使用如下的 SQL 命令建表: TDengine 对每个数据采集点需要独立建表。与标准的关系型数据库一样,一张表有表名,Schema,但除此之外,还可以带有一到多个标签。创建时,需要使用超级表做模板,同时指定标签的具体值。以[表 1](/tdinternal/arch#model_table1)中的智能电表为例,可以使用如下的 SQL 命令建表:
```sql ```sql
CREATE TABLE d1001 USING meters TAGS ("Beijing.Chaoyang", 2); CREATE TABLE d1001 USING meters TAGS ("California.SanFrancisco", 2);
``` ```
其中 d1001 是表名,meters 是超级表的表名,后面紧跟标签 Location 的具体标签值 ”Beijing.Chaoyang",标签 groupId 的具体标签值 2。虽然在创建表时,需要指定标签值,但可以事后修改。详细细则请见 [TAOS SQL 的表管理](/taos-sql/table) 章节。 其中 d1001 是表名,meters 是超级表的表名,后面紧跟标签 Location 的具体标签值 "California.SanFrancisco",标签 groupId 的具体标签值 2。虽然在创建表时,需要指定标签值,但可以事后修改。详细细则请见 [TAOS SQL 的表管理](/taos-sql/table) 章节。
:::warning :::warning
目前 TDengine 没有从技术层面限制使用一个 database (db1) 的超级表作为模板建立另一个 database (db2) 的子表,后续会禁止这种用法,不建议使用这种方法建表。 目前 TDengine 没有从技术层面限制使用一个 database (db1) 的超级表作为模板建立另一个 database (db2) 的子表,后续会禁止这种用法,不建议使用这种方法建表。
...@@ -72,10 +72,10 @@ TDengine 建议将数据采集点的全局唯一 ID 作为表名(比如设备序 ...@@ -72,10 +72,10 @@ TDengine 建议将数据采集点的全局唯一 ID 作为表名(比如设备序
在某些特殊场景中,用户在写数据时并不确定某个数据采集点的表是否存在,此时可在写入数据时使用自动建表语法来创建不存在的表,若该表已存在则不会建立新表且后面的 USING 语句被忽略。比如: 在某些特殊场景中,用户在写数据时并不确定某个数据采集点的表是否存在,此时可在写入数据时使用自动建表语法来创建不存在的表,若该表已存在则不会建立新表且后面的 USING 语句被忽略。比如:
```sql ```sql
INSERT INTO d1001 USING meters TAGS ("Beijng.Chaoyang", 2) VALUES (now, 10.2, 219, 0.32); INSERT INTO d1001 USING meters TAGS ("California.SanFrancisco", 2) VALUES (now, 10.2, 219, 0.32);
``` ```
上述 SQL 语句将记录`(now, 10.2, 219, 0.32)`插入表 d1001。如果表 d1001 还未创建,则使用超级表 meters 做模板自动创建,同时打上标签值 `"Beijing.Chaoyang", 2`。 上述 SQL 语句将记录`(now, 10.2, 219, 0.32)`插入表 d1001。如果表 d1001 还未创建,则使用超级表 meters 做模板自动创建,同时打上标签值 `"California.SanFrancisco", 2`。
关于自动建表的详细语法请参见 [插入记录时自动建表](/taos-sql/insert#插入记录时自动建表) 章节。 关于自动建表的详细语法请参见 [插入记录时自动建表](/taos-sql/insert#插入记录时自动建表) 章节。
......
...@@ -29,7 +29,7 @@ measurement,tag_set field_set timestamp ...@@ -29,7 +29,7 @@ measurement,tag_set field_set timestamp
例如: 例如:
``` ```
meters,location=Beijing.Haidian,groupid=2 current=13.4,voltage=223,phase=0.29 1648432611249500 meters,location=California.LosAngeles,groupid=2 current=13.4,voltage=223,phase=0.29 1648432611249500
``` ```
:::note :::note
...@@ -42,7 +42,6 @@ meters,location=Beijing.Haidian,groupid=2 current=13.4,voltage=223,phase=0.29 16 ...@@ -42,7 +42,6 @@ meters,location=Beijing.Haidian,groupid=2 current=13.4,voltage=223,phase=0.29 16
要了解更多可参考:[InfluxDB Line 协议官方文档](https://docs.influxdata.com/influxdb/v2.0/reference/syntax/line-protocol/) 和 [TDengine 无模式写入参考指南](/reference/schemaless/#无模式写入行协议) 要了解更多可参考:[InfluxDB Line 协议官方文档](https://docs.influxdata.com/influxdb/v2.0/reference/syntax/line-protocol/) 和 [TDengine 无模式写入参考指南](/reference/schemaless/#无模式写入行协议)
## 示例代码 ## 示例代码
<Tabs defaultValue="java" groupId="lang"> <Tabs defaultValue="java" groupId="lang">
......
...@@ -29,10 +29,10 @@ OpenTSDB 行协议同样采用一行字符串来表示一行数据。OpenTSDB ...@@ -29,10 +29,10 @@ OpenTSDB 行协议同样采用一行字符串来表示一行数据。OpenTSDB
例如: 例如:
```txt ```txt
meters.current 1648432611250 11.3 location=Beijing.Haidian groupid=3 meters.current 1648432611250 11.3 location=California.LosAngeles groupid=3
``` ```
参考[OpenTSDB Telnet API文档](http://opentsdb.net/docs/build/html/api_telnet/put.html)。 参考[OpenTSDB Telnet API 文档](http://opentsdb.net/docs/build/html/api_telnet/put.html)。
## 示例代码 ## 示例代码
...@@ -76,9 +76,9 @@ Query OK, 2 row(s) in set (0.002544s) ...@@ -76,9 +76,9 @@ Query OK, 2 row(s) in set (0.002544s)
taos> select tbname, * from `meters.current`; taos> select tbname, * from `meters.current`;
tbname | ts | value | groupid | location | tbname | ts | value | groupid | location |
================================================================================================================================== ==================================================================================================================================
t_0e7bcfa21a02331c06764f275... | 2022-03-28 09:56:51.249 | 10.800000000 | 3 | Beijing.Haidian | t_0e7bcfa21a02331c06764f275... | 2022-03-28 09:56:51.249 | 10.800000000 | 3 | California.LosAngeles |
t_0e7bcfa21a02331c06764f275... | 2022-03-28 09:56:51.250 | 11.300000000 | 3 | Beijing.Haidian | t_0e7bcfa21a02331c06764f275... | 2022-03-28 09:56:51.250 | 11.300000000 | 3 | California.LosAngeles |
t_7e7b26dd860280242c6492a16... | 2022-03-28 09:56:51.249 | 10.300000000 | 2 | Beijing.Chaoyang | t_7e7b26dd860280242c6492a16... | 2022-03-28 09:56:51.249 | 10.300000000 | 2 | California.SanFrancisco |
t_7e7b26dd860280242c6492a16... | 2022-03-28 09:56:51.250 | 12.600000000 | 2 | Beijing.Chaoyang | t_7e7b26dd860280242c6492a16... | 2022-03-28 09:56:51.250 | 12.600000000 | 2 | California.SanFrancisco |
Query OK, 4 row(s) in set (0.005399s) Query OK, 4 row(s) in set (0.005399s)
``` ```
...@@ -19,33 +19,33 @@ OpenTSDB JSON 格式协议采用一个 JSON 字符串表示一行或多行数据 ...@@ -19,33 +19,33 @@ OpenTSDB JSON 格式协议采用一个 JSON 字符串表示一行或多行数据
```json ```json
[ [
{ {
"metric": "sys.cpu.nice", "metric": "sys.cpu.nice",
"timestamp": 1346846400, "timestamp": 1346846400,
"value": 18, "value": 18,
"tags": { "tags": {
"host": "web01", "host": "web01",
"dc": "lga" "dc": "lga"
}
},
{
"metric": "sys.cpu.nice",
"timestamp": 1346846400,
"value": 9,
"tags": {
"host": "web02",
"dc": "lga"
}
} }
},
{
"metric": "sys.cpu.nice",
"timestamp": 1346846400,
"value": 9,
"tags": {
"host": "web02",
"dc": "lga"
}
}
] ]
``` ```
与 OpenTSDB 行协议类似, metric 将作为超级表名, timestamp 表示时间戳,value 表示度量值, tags 表示标签集。 与 OpenTSDB 行协议类似, metric 将作为超级表名, timestamp 表示时间戳,value 表示度量值, tags 表示标签集。
参考[OpenTSDB HTTP API 文档](http://opentsdb.net/docs/build/html/api_http/put.html)。
参考[OpenTSDB HTTP API文档](http://opentsdb.net/docs/build/html/api_http/put.html)。
:::note :::note
- 对于 JSON 格式协议,TDengine 并不会自动把所有标签转成 nchar 类型, 字符串将将转为 nchar 类型, 数值将同样转换为 double 类型。 - 对于 JSON 格式协议,TDengine 并不会自动把所有标签转成 nchar 类型, 字符串将将转为 nchar 类型, 数值将同样转换为 double 类型。
- TDengine 只接收 JSON **数组格式**的字符串,即使一行数据也需要转换成数组形式。 - TDengine 只接收 JSON **数组格式**的字符串,即使一行数据也需要转换成数组形式。
...@@ -93,7 +93,7 @@ Query OK, 2 row(s) in set (0.001954s) ...@@ -93,7 +93,7 @@ Query OK, 2 row(s) in set (0.001954s)
taos> select * from `meters.current`; taos> select * from `meters.current`;
ts | value | groupid | location | ts | value | groupid | location |
=================================================================================================================== ===================================================================================================================
2022-03-28 09:56:51.249 | 10.300000000 | 2.000000000 | Beijing.Chaoyang | 2022-03-28 09:56:51.249 | 10.300000000 | 2.000000000 | California.SanFrancisco |
2022-03-28 09:56:51.250 | 12.600000000 | 2.000000000 | Beijing.Chaoyang | 2022-03-28 09:56:51.250 | 12.600000000 | 2.000000000 | California.SanFrancisco |
Query OK, 2 row(s) in set (0.004076s) Query OK, 2 row(s) in set (0.004076s)
``` ```
...@@ -50,14 +50,14 @@ Query OK, 2 row(s) in set (0.001100s) ...@@ -50,14 +50,14 @@ Query OK, 2 row(s) in set (0.001100s)
### 示例一 ### 示例一
在 TAOS Shell,查找北京所有智能电表采集的电压平均值,并按照 location 分组。 在 TAOS Shell,查找加利福尼亚州所有智能电表采集的电压平均值,并按照 location 分组。
``` ```
taos> SELECT AVG(voltage) FROM meters GROUP BY location; taos> SELECT AVG(voltage) FROM meters GROUP BY location;
avg(voltage) | location | avg(voltage) | location |
============================================================= =============================================================
222.000000000 | Beijing.Haidian | 222.000000000 | California.LosAngeles |
219.200000000 | Beijing.Chaoyang | 219.200000000 | California.SanFrancisco |
Query OK, 2 row(s) in set (0.002136s) Query OK, 2 row(s) in set (0.002136s)
``` ```
...@@ -88,10 +88,10 @@ taos> SELECT sum(current) FROM d1001 INTERVAL(10s); ...@@ -88,10 +88,10 @@ taos> SELECT sum(current) FROM d1001 INTERVAL(10s);
Query OK, 2 row(s) in set (0.000883s) Query OK, 2 row(s) in set (0.000883s)
``` ```
降采样操作也适用于超级表,比如:将北京所有智能电表采集的电流值每秒钟求和 降采样操作也适用于超级表,比如:将加利福尼亚州所有智能电表采集的电流值每秒钟求和
``` ```
taos> SELECT SUM(current) FROM meters where location like "Beijing%" INTERVAL(1s); taos> SELECT SUM(current) FROM meters where location like "California%" INTERVAL(1s);
ts | sum(current) | ts | sum(current) |
====================================================== ======================================================
2018-10-03 14:38:04.000 | 10.199999809 | 2018-10-03 14:38:04.000 | 10.199999809 |
......
...@@ -34,8 +34,8 @@ SLIDING: 连续查询的时间窗口向前滑动的时间间隔 ...@@ -34,8 +34,8 @@ SLIDING: 连续查询的时间窗口向前滑动的时间间隔
```sql ```sql
create table meters (ts timestamp, current float, voltage int, phase float) tags (location binary(64), groupId int); create table meters (ts timestamp, current float, voltage int, phase float) tags (location binary(64), groupId int);
create table D1001 using meters tags ("Beijing.Chaoyang", 2); create table D1001 using meters tags ("California.SanFrancisco", 2);
create table D1002 using meters tags ("Beijing.Haidian", 2); create table D1002 using meters tags ("California.LosAngeles", 2);
... ...
``` ```
......
...@@ -184,8 +184,8 @@ taos> use power; ...@@ -184,8 +184,8 @@ taos> use power;
# create super table "meters" # create super table "meters"
taos> create table meters(ts timestamp, current float, voltage int, phase int) tags(location binary(64), groupId int); taos> create table meters(ts timestamp, current float, voltage int, phase int) tags(location binary(64), groupId int);
# create tabes using the schema defined by super table "meters" # create tabes using the schema defined by super table "meters"
taos> create table d1001 using meters tags ("Beijing.Chaoyang", 2); taos> create table d1001 using meters tags ("California.SanFrancisco", 2);
taos> create table d1002 using meters tags ("Beijing.Haidian", 2); taos> create table d1002 using meters tags ("California.LosAngeles", 2);
# insert some rows # insert some rows
taos> insert into d1001 values("2020-08-15 12:00:00.000", 12, 220, 1),("2020-08-15 12:10:00.000", 12.3, 220, 2),("2020-08-15 12:20:00.000", 12.2, 220, 1); taos> insert into d1001 values("2020-08-15 12:00:00.000", 12, 220, 1),("2020-08-15 12:10:00.000", 12.3, 220, 2),("2020-08-15 12:20:00.000", 12.2, 220, 1);
taos> insert into d1002 values("2020-08-15 12:00:00.000", 9.9, 220, 1),("2020-08-15 12:10:00.000", 10.3, 220, 1),("2020-08-15 12:20:00.000", 11.2, 220, 1); taos> insert into d1002 values("2020-08-15 12:00:00.000", 9.9, 220, 1),("2020-08-15 12:10:00.000", 10.3, 220, 1),("2020-08-15 12:20:00.000", 11.2, 220, 1);
...@@ -193,27 +193,28 @@ taos> insert into d1002 values("2020-08-15 12:00:00.000", 9.9, 220, 1),("2020-08 ...@@ -193,27 +193,28 @@ taos> insert into d1002 values("2020-08-15 12:00:00.000", 9.9, 220, 1),("2020-08
taos> select * from meters where current > 10; taos> select * from meters where current > 10;
ts | current | voltage | phase | location | groupid | ts | current | voltage | phase | location | groupid |
=========================================================================================================== ===========================================================================================================
2020-08-15 12:10:00.000 | 10.30000 | 220 | 1 | Beijing.Haidian | 2 | 2020-08-15 12:10:00.000 | 10.30000 | 220 | 1 | California.LosAngeles | 2 |
2020-08-15 12:20:00.000 | 11.20000 | 220 | 1 | Beijing.Haidian | 2 | 2020-08-15 12:20:00.000 | 11.20000 | 220 | 1 | California.LosAngeles | 2 |
2020-08-15 12:00:00.000 | 12.00000 | 220 | 1 | Beijing.Chaoyang | 2 | 2020-08-15 12:00:00.000 | 12.00000 | 220 | 1 | California.SanFrancisco | 2 |
2020-08-15 12:10:00.000 | 12.30000 | 220 | 2 | Beijing.Chaoyang | 2 | 2020-08-15 12:10:00.000 | 12.30000 | 220 | 2 | California.SanFrancisco | 2 |
2020-08-15 12:20:00.000 | 12.20000 | 220 | 1 | Beijing.Chaoyang | 2 | 2020-08-15 12:20:00.000 | 12.20000 | 220 | 1 | California.SanFrancisco | 2 |
Query OK, 5 row(s) in set (0.004896s) Query OK, 5 row(s) in set (0.004896s)
``` ```
### 示例代码 ### 示例代码
<Tabs defaultValue="java" groupId="lang"> <Tabs defaultValue="java" groupId="lang">
<TabItem label="Java" value="java"> <TabItem label="Java" value="java">
<Java/> <Java />
</TabItem> </TabItem>
<TabItem label="Python" value="Python"> <TabItem label="Python" value="Python">
<Python/> <Python />
</TabItem> </TabItem>
{/* <TabItem label="Go" value="go"> {/* <TabItem label="Go" value="go">
<Go/> <Go/>
</TabItem> */} </TabItem> */}
<TabItem label="Rust" value="rust"> <TabItem label="Rust" value="rust">
<Rust/> <Rust />
</TabItem> </TabItem>
{/* <TabItem label="Node.js" value="nodejs"> {/* <TabItem label="Node.js" value="nodejs">
<Node/> <Node/>
...@@ -222,20 +223,20 @@ Query OK, 5 row(s) in set (0.004896s) ...@@ -222,20 +223,20 @@ Query OK, 5 row(s) in set (0.004896s)
<CSharp/> <CSharp/>
</TabItem> */} </TabItem> */}
<TabItem label="C" value="c"> <TabItem label="C" value="c">
<CDemo/> <CDemo />
</TabItem> </TabItem>
</Tabs> </Tabs>
### 运行示例程序 ### 运行示例程序
示例程序会先消费符合查询条件的所有历史数据: 示例程序会先消费符合查询条件的所有历史数据:
```bash ```bash
ts: 1597464000000 current: 12.0 voltage: 220 phase: 1 location: Beijing.Chaoyang groupid : 2 ts: 1597464000000 current: 12.0 voltage: 220 phase: 1 location: California.SanFrancisco groupid : 2
ts: 1597464600000 current: 12.3 voltage: 220 phase: 2 location: Beijing.Chaoyang groupid : 2 ts: 1597464600000 current: 12.3 voltage: 220 phase: 2 location: California.SanFrancisco groupid : 2
ts: 1597465200000 current: 12.2 voltage: 220 phase: 1 location: Beijing.Chaoyang groupid : 2 ts: 1597465200000 current: 12.2 voltage: 220 phase: 1 location: California.SanFrancisco groupid : 2
ts: 1597464600000 current: 10.3 voltage: 220 phase: 1 location: Beijing.Haidian groupid : 2 ts: 1597464600000 current: 10.3 voltage: 220 phase: 1 location: California.LosAngeles groupid : 2
ts: 1597465200000 current: 11.2 voltage: 220 phase: 1 location: Beijing.Haidian groupid : 2 ts: 1597465200000 current: 11.2 voltage: 220 phase: 1 location: California.LosAngeles groupid : 2
``` ```
接着,使用 TDengine CLI 向表中新增一条数据: 接着,使用 TDengine CLI 向表中新增一条数据:
...@@ -249,5 +250,5 @@ taos> insert into d1001 values(now, 12.4, 220, 1); ...@@ -249,5 +250,5 @@ taos> insert into d1001 values(now, 12.4, 220, 1);
因为这条数据的电流大于 10A,示例程序会将其消费: 因为这条数据的电流大于 10A,示例程序会将其消费:
``` ```
ts: 1651146662805 current: 12.4 voltage: 220 phase: 1 location: Beijing.Chaoyang groupid: 2 ts: 1651146662805 current: 12.4 voltage: 220 phase: 1 location: California.SanFrancisco groupid: 2
``` ```
--- ---
sidebar_label: 缓存 sidebar_label: 缓存
title: 缓存 title: 缓存
description: "提供写驱动的缓存管理机制,将每个表最近写入的一条记录持续保存在缓存中,可以提供高性能的最近状态查询。" description: "提供写驱动的缓存管理机制,将每个表最近写入的一条记录持续保存在缓存中,可以提供高性能的最近状态查询。"
--- ---
...@@ -15,7 +15,7 @@ TDengine 将内存池按块划分进行管理,数据在内存块里是以行 ...@@ -15,7 +15,7 @@ TDengine 将内存池按块划分进行管理,数据在内存块里是以行
你可以通过函数 last_row() 快速获取一张表或一张超级表的最后一条记录,这样很便于在大屏显示各设备的实时状态或采集值。例如: 你可以通过函数 last_row() 快速获取一张表或一张超级表的最后一条记录,这样很便于在大屏显示各设备的实时状态或采集值。例如:
```sql ```sql
select last_row(voltage) from meters where location='Beijing.Chaoyang'; select last_row(voltage) from meters where location='California.SanFrancisco';
``` ```
该 SQL 语句将获取所有位于北京朝阳区的电表最后记录的电压值。 该 SQL 语句将获取所有位于加利福尼亚州旧金山市的电表最后记录的电压值。
...@@ -67,7 +67,7 @@ INSERT INTO d1001 VALUES ('2021-07-13 14:06:34.630', 10.2, 219, 0.32) ('2021-07- ...@@ -67,7 +67,7 @@ INSERT INTO d1001 VALUES ('2021-07-13 14:06:34.630', 10.2, 219, 0.32) ('2021-07-
如果用户在写数据时并不确定某个表是否存在,此时可以在写入数据时使用自动建表语法来创建不存在的表,若该表已存在则不会建立新表。自动建表时,要求必须以超级表为模板,并写明数据表的 TAGS 取值。例如: 如果用户在写数据时并不确定某个表是否存在,此时可以在写入数据时使用自动建表语法来创建不存在的表,若该表已存在则不会建立新表。自动建表时,要求必须以超级表为模板,并写明数据表的 TAGS 取值。例如:
``` ```
INSERT INTO d21001 USING meters TAGS ('Beijing.Chaoyang', 2) VALUES ('2021-07-13 14:06:32.272', 10.2, 219, 0.32); INSERT INTO d21001 USING meters TAGS ('California.SanFrancisco', 2) VALUES ('2021-07-13 14:06:32.272', 10.2, 219, 0.32);
``` ```
也可以在自动建表时,只是指定部分 TAGS 列的取值,未被指定的 TAGS 列将置为 NULL。例如: 也可以在自动建表时,只是指定部分 TAGS 列的取值,未被指定的 TAGS 列将置为 NULL。例如:
...@@ -79,7 +79,7 @@ INSERT INTO d21001 USING meters (groupId) TAGS (2) VALUES ('2021-07-13 14:06:33. ...@@ -79,7 +79,7 @@ INSERT INTO d21001 USING meters (groupId) TAGS (2) VALUES ('2021-07-13 14:06:33.
自动建表语法也支持在一条语句中向多个表插入记录。例如: 自动建表语法也支持在一条语句中向多个表插入记录。例如:
``` ```
INSERT INTO d21001 USING meters TAGS ('Beijing.Chaoyang', 2) VALUES ('2021-07-13 14:06:34.630', 10.2, 219, 0.32) ('2021-07-13 14:06:35.779', 10.15, 217, 0.33) INSERT INTO d21001 USING meters TAGS ('California.SanFrancisco', 2) VALUES ('2021-07-13 14:06:34.630', 10.2, 219, 0.32) ('2021-07-13 14:06:35.779', 10.15, 217, 0.33)
d21002 USING meters (groupId) TAGS (2) VALUES ('2021-07-13 14:06:34.255', 10.15, 217, 0.33) d21002 USING meters (groupId) TAGS (2) VALUES ('2021-07-13 14:06:34.255', 10.15, 217, 0.33)
d21003 USING meters (groupId) TAGS (2) (ts, current, phase) VALUES ('2021-07-13 14:06:34.255', 10.27, 0.31); d21003 USING meters (groupId) TAGS (2) (ts, current, phase) VALUES ('2021-07-13 14:06:34.255', 10.27, 0.31);
``` ```
...@@ -108,13 +108,13 @@ INSERT INTO d1001 FILE '/tmp/csvfile.csv'; ...@@ -108,13 +108,13 @@ INSERT INTO d1001 FILE '/tmp/csvfile.csv';
从 2.1.5.0 版本开始,支持在插入来自 CSV 文件的数据时,以超级表为模板来自动创建不存在的数据表。例如: 从 2.1.5.0 版本开始,支持在插入来自 CSV 文件的数据时,以超级表为模板来自动创建不存在的数据表。例如:
``` ```
INSERT INTO d21001 USING meters TAGS ('Beijing.Chaoyang', 2) FILE '/tmp/csvfile.csv'; INSERT INTO d21001 USING meters TAGS ('California.SanFrancisco', 2) FILE '/tmp/csvfile.csv';
``` ```
也可以在一条语句中向多个表以自动建表的方式插入记录。例如: 也可以在一条语句中向多个表以自动建表的方式插入记录。例如:
``` ```
INSERT INTO d21001 USING meters TAGS ('Beijing.Chaoyang', 2) FILE '/tmp/csvfile_21001.csv' INSERT INTO d21001 USING meters TAGS ('California.SanFrancisco', 2) FILE '/tmp/csvfile_21001.csv'
d21002 USING meters (groupId) TAGS (2) FILE '/tmp/csvfile_21002.csv'; d21002 USING meters (groupId) TAGS (2) FILE '/tmp/csvfile_21002.csv';
``` ```
...@@ -137,7 +137,7 @@ Query OK, 1 row(s) in set (0.001029s) ...@@ -137,7 +137,7 @@ Query OK, 1 row(s) in set (0.001029s)
taos> SHOW TABLES; taos> SHOW TABLES;
Query OK, 0 row(s) in set (0.000946s) Query OK, 0 row(s) in set (0.000946s)
taos> INSERT INTO d1001 USING meters TAGS('Beijing.Chaoyang', 2) VALUES('a'); taos> INSERT INTO d1001 USING meters TAGS('California.SanFrancisco', 2) VALUES('a');
DB error: invalid SQL: 'a' (invalid timestamp) (0.039494s) DB error: invalid SQL: 'a' (invalid timestamp) (0.039494s)
......
...@@ -40,15 +40,15 @@ Query OK, 3 row(s) in set (0.001165s) ...@@ -40,15 +40,15 @@ Query OK, 3 row(s) in set (0.001165s)
taos> SELECT * FROM meters; taos> SELECT * FROM meters;
ts | current | voltage | phase | location | groupid | ts | current | voltage | phase | location | groupid |
===================================================================================================================================== =====================================================================================================================================
2018-10-03 14:38:05.500 | 11.80000 | 221 | 0.28000 | Beijing.Haidian | 2 | 2018-10-03 14:38:05.500 | 11.80000 | 221 | 0.28000 | California.LosAngeles | 2 |
2018-10-03 14:38:16.600 | 13.40000 | 223 | 0.29000 | Beijing.Haidian | 2 | 2018-10-03 14:38:16.600 | 13.40000 | 223 | 0.29000 | California.LosAngeles | 2 |
2018-10-03 14:38:05.000 | 10.80000 | 223 | 0.29000 | Beijing.Haidian | 3 | 2018-10-03 14:38:05.000 | 10.80000 | 223 | 0.29000 | California.LosAngeles | 3 |
2018-10-03 14:38:06.500 | 11.50000 | 221 | 0.35000 | Beijing.Haidian | 3 | 2018-10-03 14:38:06.500 | 11.50000 | 221 | 0.35000 | California.LosAngeles | 3 |
2018-10-03 14:38:04.000 | 10.20000 | 220 | 0.23000 | Beijing.Chaoyang | 3 | 2018-10-03 14:38:04.000 | 10.20000 | 220 | 0.23000 | California.SanFrancisco | 3 |
2018-10-03 14:38:16.650 | 10.30000 | 218 | 0.25000 | Beijing.Chaoyang | 3 | 2018-10-03 14:38:16.650 | 10.30000 | 218 | 0.25000 | California.SanFrancisco | 3 |
2018-10-03 14:38:05.000 | 10.30000 | 219 | 0.31000 | Beijing.Chaoyang | 2 | 2018-10-03 14:38:05.000 | 10.30000 | 219 | 0.31000 | California.SanFrancisco | 2 |
2018-10-03 14:38:15.000 | 12.60000 | 218 | 0.33000 | Beijing.Chaoyang | 2 | 2018-10-03 14:38:15.000 | 12.60000 | 218 | 0.33000 | California.SanFrancisco | 2 |
2018-10-03 14:38:16.800 | 12.30000 | 221 | 0.31000 | Beijing.Chaoyang | 2 | 2018-10-03 14:38:16.800 | 12.30000 | 221 | 0.31000 | California.SanFrancisco | 2 |
Query OK, 9 row(s) in set (0.002022s) Query OK, 9 row(s) in set (0.002022s)
``` ```
...@@ -104,8 +104,8 @@ Query OK, 1 row(s) in set (0.000849s) ...@@ -104,8 +104,8 @@ Query OK, 1 row(s) in set (0.000849s)
taos> SELECT location, groupid, current FROM d1001 LIMIT 2; taos> SELECT location, groupid, current FROM d1001 LIMIT 2;
location | groupid | current | location | groupid | current |
====================================================================== ======================================================================
Beijing.Chaoyang | 2 | 10.30000 | California.SanFrancisco | 2 | 10.30000 |
Beijing.Chaoyang | 2 | 12.60000 | California.SanFrancisco | 2 | 12.60000 |
Query OK, 2 row(s) in set (0.003112s) Query OK, 2 row(s) in set (0.003112s)
``` ```
...@@ -284,10 +284,10 @@ SELECT COUNT(TBNAME) FROM meters; ...@@ -284,10 +284,10 @@ SELECT COUNT(TBNAME) FROM meters;
taos> SELECT TBNAME, location FROM meters; taos> SELECT TBNAME, location FROM meters;
tbname | location | tbname | location |
================================================================== ==================================================================
d1004 | Beijing.Haidian | d1004 | California.LosAngeles |
d1003 | Beijing.Haidian | d1003 | California.LosAngeles |
d1002 | Beijing.Chaoyang | d1002 | California.SanFrancisco |
d1001 | Beijing.Chaoyang | d1001 | California.SanFrancisco |
Query OK, 4 row(s) in set (0.000881s) Query OK, 4 row(s) in set (0.000881s)
taos> SELECT COUNT(tbname) FROM meters WHERE groupId > 2; taos> SELECT COUNT(tbname) FROM meters WHERE groupId > 2;
...@@ -327,15 +327,15 @@ Query OK, 1 row(s) in set (0.001091s) ...@@ -327,15 +327,15 @@ Query OK, 1 row(s) in set (0.001091s)
- <\> 算子也可以写为 != ,请注意,这个算子不能用于数据表第一列的 timestamp 字段。 - <\> 算子也可以写为 != ,请注意,这个算子不能用于数据表第一列的 timestamp 字段。
- like 算子使用通配符字符串进行匹配检查。 - like 算子使用通配符字符串进行匹配检查。
- 在通配符字符串中:'%'(百分号)匹配 0 到任意个字符;'\_'(下划线)匹配单个任意 ASCII 字符。 - 在通配符字符串中:'%'(百分号)匹配 0 到任意个字符;'\_'(下划线)匹配单个任意 ASCII 字符。
- 如果希望匹配字符串中原本就带有的 \_(下划线)字符,那么可以在通配符字符串中写作 `\_`,也即加一个反斜线来进行转义。(从 2.2.0.0 版本开始支持) - 如果希望匹配字符串中原本就带有的 \_(下划线)字符,那么可以在通配符字符串中写作 `\_`,也即加一个反斜线来进行转义。(从 2.2.0.0 版本开始支持)
- 通配符字符串最长不能超过 20 字节。(从 2.1.6.1 版本开始,通配符字符串的长度放宽到了 100 字节,并可以通过 taos.cfg 中的 maxWildCardsLength 参数来配置这一长度限制。但不建议使用太长的通配符字符串,将有可能严重影响 LIKE 操作的执行性能。) - 通配符字符串最长不能超过 20 字节。(从 2.1.6.1 版本开始,通配符字符串的长度放宽到了 100 字节,并可以通过 taos.cfg 中的 maxWildCardsLength 参数来配置这一长度限制。但不建议使用太长的通配符字符串,将有可能严重影响 LIKE 操作的执行性能。)
- 同时进行多个字段的范围过滤,需要使用关键词 AND 来连接不同的查询条件,暂不支持 OR 连接的不同列之间的查询过滤条件。 - 同时进行多个字段的范围过滤,需要使用关键词 AND 来连接不同的查询条件,暂不支持 OR 连接的不同列之间的查询过滤条件。
- 从 2.3.0.0 版本开始,已支持完整的同一列和/或不同列间的 AND/OR 运算。 - 从 2.3.0.0 版本开始,已支持完整的同一列和/或不同列间的 AND/OR 运算。
- 针对单一字段的过滤,如果是时间过滤条件,则一条语句中只支持设定一个;但针对其他的(普通)列或标签列,则可以使用 `OR` 关键字进行组合条件的查询过滤。例如: `((value > 20 AND value < 30) OR (value < 12))` - 针对单一字段的过滤,如果是时间过滤条件,则一条语句中只支持设定一个;但针对其他的(普通)列或标签列,则可以使用 `OR` 关键字进行组合条件的查询过滤。例如: `((value > 20 AND value < 30) OR (value < 12))`
- 从 2.3.0.0 版本开始,允许使用多个时间过滤条件,但首列时间戳的过滤运算结果只能包含一个区间。 - 从 2.3.0.0 版本开始,允许使用多个时间过滤条件,但首列时间戳的过滤运算结果只能包含一个区间。
- 从 2.0.17.0 版本开始,条件过滤开始支持 BETWEEN AND 语法,例如 `WHERE col2 BETWEEN 1.5 AND 3.25` 表示查询条件为“1.5 ≤ col2 ≤ 3.25”。 - 从 2.0.17.0 版本开始,条件过滤开始支持 BETWEEN AND 语法,例如 `WHERE col2 BETWEEN 1.5 AND 3.25` 表示查询条件为“1.5 ≤ col2 ≤ 3.25”。
- 从 2.1.4.0 版本开始,条件过滤开始支持 IN 算子,例如 `WHERE city IN ('Beijing', 'Shanghai')`。说明:BOOL 类型写作 `{true, false}``{0, 1}` 均可,但不能写作 0、1 之外的整数;FLOAT 和 DOUBLE 类型会受到浮点数精度影响,集合内的值在精度范围内认为和数据行的值完全相等才能匹配成功;TIMESTAMP 类型支持非主键的列。 - 从 2.1.4.0 版本开始,条件过滤开始支持 IN 算子,例如 `WHERE city IN ('California.SanFrancisco', 'California.SanDieo')`。说明:BOOL 类型写作 `{true, false}``{0, 1}` 均可,但不能写作 0、1 之外的整数;FLOAT 和 DOUBLE 类型会受到浮点数精度影响,集合内的值在精度范围内认为和数据行的值完全相等才能匹配成功;TIMESTAMP 类型支持非主键的列。
- 从 2.3.0.0 版本开始,条件过滤开始支持正则表达式,关键字 match/nmatch,不区分大小写。 - 从 2.3.0.0 版本开始,条件过滤开始支持正则表达式,关键字 match/nmatch,不区分大小写。
## 正则表达式过滤 ## 正则表达式过滤
...@@ -380,7 +380,7 @@ WHERE t1.ts = t2.ts AND t1.deviceid = t2.deviceid AND t1.status=0; ...@@ -380,7 +380,7 @@ WHERE t1.ts = t2.ts AND t1.deviceid = t2.deviceid AND t1.status=0;
:::note :::note
JOIN语句存在如下限制要求: JOIN 语句存在如下限制要求:
- 参与一条语句中 JOIN 操作的表/超级表最多可以有 10 个。 - 参与一条语句中 JOIN 操作的表/超级表最多可以有 10 个。
- 在包含 JOIN 操作的查询语句中不支持 FILL。 - 在包含 JOIN 操作的查询语句中不支持 FILL。
...@@ -409,13 +409,13 @@ SELECT ... FROM (SELECT ... FROM ...) ...; ...@@ -409,13 +409,13 @@ SELECT ... FROM (SELECT ... FROM ...) ...;
- 在内层和外层查询中,都支持普通的表间/超级表间 JOIN。内层查询的计算结果也可以再参与数据子表的 JOIN 操作。 - 在内层和外层查询中,都支持普通的表间/超级表间 JOIN。内层查询的计算结果也可以再参与数据子表的 JOIN 操作。
- 目前内层查询、外层查询均不支持 UNION 操作。 - 目前内层查询、外层查询均不支持 UNION 操作。
- 内层查询支持的功能特性与非嵌套的查询语句能力是一致的。 - 内层查询支持的功能特性与非嵌套的查询语句能力是一致的。
- 内层查询的 ORDER BY 子句一般没有意义,建议避免这样的写法以免无谓的资源消耗。 - 内层查询的 ORDER BY 子句一般没有意义,建议避免这样的写法以免无谓的资源消耗。
- 与非嵌套的查询语句相比,外层查询所能支持的功能特性存在如下限制: - 与非嵌套的查询语句相比,外层查询所能支持的功能特性存在如下限制:
- 计算函数部分: - 计算函数部分:
- 如果内层查询的结果数据未提供时间戳,那么计算过程依赖时间戳的函数在外层会无法正常工作。例如:TOP, BOTTOM, FIRST, LAST, DIFF。 - 如果内层查询的结果数据未提供时间戳,那么计算过程依赖时间戳的函数在外层会无法正常工作。例如:TOP, BOTTOM, FIRST, LAST, DIFF。
- 计算过程需要两遍扫描的函数,在外层查询中无法正常工作。例如:此类函数包括:STDDEV, PERCENTILE。 - 计算过程需要两遍扫描的函数,在外层查询中无法正常工作。例如:此类函数包括:STDDEV, PERCENTILE。
- 外层查询中不支持 IN 算子,但在内层中可以使用。 - 外层查询中不支持 IN 算子,但在内层中可以使用。
- 外层查询不支持 GROUP BY。 - 外层查询不支持 GROUP BY。
::: :::
......
...@@ -11,7 +11,7 @@ TDengine 支持按时间段窗口切分方式进行聚合结果查询,比如 ...@@ -11,7 +11,7 @@ TDengine 支持按时间段窗口切分方式进行聚合结果查询,比如
INTERVAL 子句用于产生相等时间周期的窗口,SLIDING 用以指定窗口向前滑动的时间。每次执行的查询是一个时间窗口,时间窗口随着时间流动向前滑动。在定义连续查询的时候需要指定时间窗口(time window )大小和每次前向增量时间(forward sliding times)。如图,[t0s, t0e] ,[t1s , t1e], [t2s, t2e] 是分别是执行三次连续查询的时间窗口范围,窗口的前向滑动的时间范围 sliding time 标识 。查询过滤、聚合等操作按照每个时间窗口为独立的单位执行。当 SLIDING 与 INTERVAL 相等的时候,滑动窗口即为翻转窗口。 INTERVAL 子句用于产生相等时间周期的窗口,SLIDING 用以指定窗口向前滑动的时间。每次执行的查询是一个时间窗口,时间窗口随着时间流动向前滑动。在定义连续查询的时候需要指定时间窗口(time window )大小和每次前向增量时间(forward sliding times)。如图,[t0s, t0e] ,[t1s , t1e], [t2s, t2e] 是分别是执行三次连续查询的时间窗口范围,窗口的前向滑动的时间范围 sliding time 标识 。查询过滤、聚合等操作按照每个时间窗口为独立的单位执行。当 SLIDING 与 INTERVAL 相等的时候,滑动窗口即为翻转窗口。
![时间窗口示意图](/img/sql/timewindow-1.png) ![时间窗口示意图](./timewindow-1.webp)
INTERVAL 和 SLIDING 子句需要配合聚合和选择函数来使用。以下 SQL 语句非法: INTERVAL 和 SLIDING 子句需要配合聚合和选择函数来使用。以下 SQL 语句非法:
...@@ -33,7 +33,7 @@ _ 从 2.1.5.0 版本开始,INTERVAL 语句允许的最短时间间隔调整为 ...@@ -33,7 +33,7 @@ _ 从 2.1.5.0 版本开始,INTERVAL 语句允许的最短时间间隔调整为
使用整数(布尔值)或字符串来标识产生记录时候设备的状态量。产生的记录如果具有相同的状态量数值则归属于同一个状态窗口,数值改变后该窗口关闭。如下图所示,根据状态量确定的状态窗口分别是[2019-04-28 14:22:07,2019-04-28 14:22:10]和[2019-04-28 14:22:11,2019-04-28 14:22:12]两个。(状态窗口暂不支持对超级表使用) 使用整数(布尔值)或字符串来标识产生记录时候设备的状态量。产生的记录如果具有相同的状态量数值则归属于同一个状态窗口,数值改变后该窗口关闭。如下图所示,根据状态量确定的状态窗口分别是[2019-04-28 14:22:07,2019-04-28 14:22:10]和[2019-04-28 14:22:11,2019-04-28 14:22:12]两个。(状态窗口暂不支持对超级表使用)
![时间窗口示意图](/img/sql/timewindow-3.png) ![时间窗口示意图](./timewindow-3.webp)
使用 STATE_WINDOW 来确定状态窗口划分的列。例如: 使用 STATE_WINDOW 来确定状态窗口划分的列。例如:
...@@ -45,7 +45,7 @@ SELECT COUNT(*), FIRST(ts), status FROM temp_tb_1 STATE_WINDOW(status); ...@@ -45,7 +45,7 @@ SELECT COUNT(*), FIRST(ts), status FROM temp_tb_1 STATE_WINDOW(status);
会话窗口根据记录的时间戳主键的值来确定是否属于同一个会话。如下图所示,如果设置时间戳的连续的间隔小于等于 12 秒,则以下 6 条记录构成 2 个会话窗口,分别是:[2019-04-28 14:22:10,2019-04-28 14:22:30]和[2019-04-28 14:23:10,2019-04-28 14:23:30]。因为 2019-04-28 14:22:30 与 2019-04-28 14:23:10 之间的时间间隔是 40 秒,超过了连续时间间隔(12 秒)。 会话窗口根据记录的时间戳主键的值来确定是否属于同一个会话。如下图所示,如果设置时间戳的连续的间隔小于等于 12 秒,则以下 6 条记录构成 2 个会话窗口,分别是:[2019-04-28 14:22:10,2019-04-28 14:22:30]和[2019-04-28 14:23:10,2019-04-28 14:23:30]。因为 2019-04-28 14:22:30 与 2019-04-28 14:23:10 之间的时间间隔是 40 秒,超过了连续时间间隔(12 秒)。
![时间窗口示意图](/img/sql/timewindow-2.png) ![时间窗口示意图](./timewindow-2.webp)
在 tol_value 时间间隔范围内的结果都认为归属于同一个窗口,如果连续的两条记录的时间超过 tol_val,则自动开启下一个窗口。(会话窗口暂不支持对超级表使用) 在 tol_value 时间间隔范围内的结果都认为归属于同一个窗口,如果连续的两条记录的时间超过 tol_val,则自动开启下一个窗口。(会话窗口暂不支持对超级表使用)
......
...@@ -4,7 +4,7 @@ title: 连接器 ...@@ -4,7 +4,7 @@ title: 连接器
TDengine 提供了丰富的应用程序开发接口,为了便于用户快速开发自己的应用,TDengine 支持了多种编程语言的连接器,其中官方连接器包括支持 C/C++、Java、Python、Go、Node.js、C# 和 Rust 的连接器。这些连接器支持使用原生接口(taosc)和 REST 接口(部分语言暂不支持)连接 TDengine 集群。社区开发者也贡献了多个非官方连接器,例如 ADO.NET 连接器、Lua 连接器和 PHP 连接器。 TDengine 提供了丰富的应用程序开发接口,为了便于用户快速开发自己的应用,TDengine 支持了多种编程语言的连接器,其中官方连接器包括支持 C/C++、Java、Python、Go、Node.js、C# 和 Rust 的连接器。这些连接器支持使用原生接口(taosc)和 REST 接口(部分语言暂不支持)连接 TDengine 集群。社区开发者也贡献了多个非官方连接器,例如 ADO.NET 连接器、Lua 连接器和 PHP 连接器。
![image-connector](/img/connector.png) ![image-connector](./connector.webp)
## 支持的平台 ## 支持的平台
......
...@@ -11,7 +11,7 @@ import TabItem from '@theme/TabItem'; ...@@ -11,7 +11,7 @@ import TabItem from '@theme/TabItem';
`taos-jdbcdriver` 是 TDengine 的官方 Java 语言连接器,Java 开发人员可以通过它开发存取 TDengine 数据库的应用软件。`taos-jdbcdriver` 实现了 JDBC driver 标准的接口,并提供两种形式的连接器。一种是通过 TDengine 客户端驱动程序(taosc)原生连接 TDengine 实例,支持数据写入、查询、订阅、schemaless 接口和参数绑定接口等功能,一种是通过 taosAdapter 提供的 REST 接口连接 TDengine 实例(2.4.0.0 及更高版本)。REST 连接实现的功能集合和原生连接有少量不同。 `taos-jdbcdriver` 是 TDengine 的官方 Java 语言连接器,Java 开发人员可以通过它开发存取 TDengine 数据库的应用软件。`taos-jdbcdriver` 实现了 JDBC driver 标准的接口,并提供两种形式的连接器。一种是通过 TDengine 客户端驱动程序(taosc)原生连接 TDengine 实例,支持数据写入、查询、订阅、schemaless 接口和参数绑定接口等功能,一种是通过 taosAdapter 提供的 REST 接口连接 TDengine 实例(2.4.0.0 及更高版本)。REST 连接实现的功能集合和原生连接有少量不同。
![tdengine-connector](tdengine-jdbc-connector.png) ![tdengine-connector](tdengine-jdbc-connector.webp)
上图显示了两种 Java 应用使用连接器访问 TDengine 的两种方式: 上图显示了两种 Java 应用使用连接器访问 TDengine 的两种方式:
...@@ -208,10 +208,10 @@ url 中的配置参数如下: ...@@ -208,10 +208,10 @@ url 中的配置参数如下:
- 与原生连接方式不同,REST 接口是无状态的。在使用 JDBC REST 连接时,需要在 SQL 中指定表、超级表的数据库名称。例如: - 与原生连接方式不同,REST 接口是无状态的。在使用 JDBC REST 连接时,需要在 SQL 中指定表、超级表的数据库名称。例如:
```sql ```sql
INSERT INTO test.t1 USING test.weather (ts, temperature) TAGS('beijing') VALUES(now, 24.6); INSERT INTO test.t1 USING test.weather (ts, temperature) TAGS('California.SanFrancisco') VALUES(now, 24.6);
``` ```
- 从 taos-jdbcdriver-2.0.36 和 TDengine 2.2.0.0 版本开始,如果在 url 中指定了 dbname,那么,JDBC REST 连接会默认使用/rest/sql/dbname 作为 restful 请求的 url,在 SQL 中不需要指定 dbname。例如:url 为 jdbc:TAOS-RS://127.0.0.1:6041/test,那么,可以执行 sql:insert into t1 using weather(ts, temperature) tags('beijing') values(now, 24.6); - 从 taos-jdbcdriver-2.0.36 和 TDengine 2.2.0.0 版本开始,如果在 url 中指定了 dbname,那么,JDBC REST 连接会默认使用/rest/sql/dbname 作为 restful 请求的 url,在 SQL 中不需要指定 dbname。例如:url 为 jdbc:TAOS-RS://127.0.0.1:6041/test,那么,可以执行 sql:insert into t1 using weather(ts, temperature) tags('California.SanFrancisco') values(now, 24.6);
::: :::
...@@ -563,7 +563,7 @@ public class ParameterBindingDemo { ...@@ -563,7 +563,7 @@ public class ParameterBindingDemo {
// set table name // set table name
pstmt.setTableName("t5_" + i); pstmt.setTableName("t5_" + i);
// set tags // set tags
pstmt.setTagNString(0, "北京-abc"); pstmt.setTagNString(0, "California.SanFrancisco");
// set columns // set columns
ArrayList<Long> tsList = new ArrayList<>(); ArrayList<Long> tsList = new ArrayList<>();
...@@ -574,7 +574,7 @@ public class ParameterBindingDemo { ...@@ -574,7 +574,7 @@ public class ParameterBindingDemo {
ArrayList<String> f1List = new ArrayList<>(); ArrayList<String> f1List = new ArrayList<>();
for (int j = 0; j < numOfRow; j++) { for (int j = 0; j < numOfRow; j++) {
f1List.add("北京-abc"); f1List.add("California.LosAngeles");
} }
pstmt.setNString(1, f1List, BINARY_COLUMN_SIZE); pstmt.setNString(1, f1List, BINARY_COLUMN_SIZE);
...@@ -633,7 +633,7 @@ public class SchemalessInsertTest { ...@@ -633,7 +633,7 @@ public class SchemalessInsertTest {
private static final String host = "127.0.0.1"; private static final String host = "127.0.0.1";
private static final String lineDemo = "st,t1=3i64,t2=4f64,t3=\"t3\" c1=3i64,c3=L\"passit\",c2=false,c4=4f64 1626006833639000000"; private static final String lineDemo = "st,t1=3i64,t2=4f64,t3=\"t3\" c1=3i64,c3=L\"passit\",c2=false,c4=4f64 1626006833639000000";
private static final String telnetDemo = "stb0_0 1626006833 4 host=host0 interface=eth0"; private static final String telnetDemo = "stb0_0 1626006833 4 host=host0 interface=eth0";
private static final String jsonDemo = "{\"metric\": \"meter_current\",\"timestamp\": 1346846400,\"value\": 10.3, \"tags\": {\"groupid\": 2, \"location\": \"Beijing\", \"id\": \"d1001\"}}"; private static final String jsonDemo = "{\"metric\": \"meter_current\",\"timestamp\": 1346846400,\"value\": 10.3, \"tags\": {\"groupid\": 2, \"location\": \"California.SanFrancisco\", \"id\": \"d1001\"}}";
public static void main(String[] args) throws SQLException { public static void main(String[] args) throws SQLException {
final String url = "jdbc:TAOS://" + host + ":6030/?user=root&password=taosdata"; final String url = "jdbc:TAOS://" + host + ":6030/?user=root&password=taosdata";
......
...@@ -24,7 +24,7 @@ taosAdapter 提供以下功能: ...@@ -24,7 +24,7 @@ taosAdapter 提供以下功能:
## taosAdapter 架构图 ## taosAdapter 架构图
![taosAdapter Architecture](taosAdapter-architecture.png) ![taosAdapter Architecture](taosAdapter-architecture.webp)
## taosAdapter 部署方法 ## taosAdapter 部署方法
......
...@@ -233,33 +233,33 @@ sudo systemctl enable grafana-server ...@@ -233,33 +233,33 @@ sudo systemctl enable grafana-server
指向 **Configurations** -> **Data Sources** 菜单,然后点击 **Add data source** 按钮。 指向 **Configurations** -> **Data Sources** 菜单,然后点击 **Add data source** 按钮。
![添加数据源按钮](./assets/howto-add-datasource-button.png) ![添加数据源按钮](./assets/howto-add-datasource-button.webp)
搜索并选择**TDengine** 搜索并选择**TDengine**
![添加数据源](./assets/howto-add-datasource-tdengine.png) ![添加数据源](./assets/howto-add-datasource-tdengine.webp)
配置 TDengine 数据源。 配置 TDengine 数据源。
![数据源配置](./assets/howto-add-datasource.png) ![数据源配置](./assets/howto-add-datasource.webp)
保存并测试,正常情况下会报告 'TDengine Data source is working'。 保存并测试,正常情况下会报告 'TDengine Data source is working'。
![数据源测试](./assets/howto-add-datasource-test.png) ![数据源测试](./assets/howto-add-datasource-test.webp)
### 导入仪表盘 ### 导入仪表盘
指向 **+** / **Create** - **import**(或 `/dashboard/import` url)。 指向 **+** / **Create** - **import**(或 `/dashboard/import` url)。
![导入仪表盘和配置](./assets/import_dashboard.png) ![导入仪表盘和配置](./assets/import_dashboard.webp)
**Import via grafana.com** 位置键入仪表盘 ID `15167`**Load** **Import via grafana.com** 位置键入仪表盘 ID `15167`**Load**
![通过 grafana.com 导入](./assets/import-dashboard-15167.png) ![通过 grafana.com 导入](./assets/import-dashboard-15167.webp)
导入完成后,TDinsight 的完整页面视图如下所示。 导入完成后,TDinsight 的完整页面视图如下所示。
![显示](./assets/TDinsight-full.png) ![显示](./assets/TDinsight-full.webp)
## TDinsight 仪表盘详细信息 ## TDinsight 仪表盘详细信息
...@@ -269,7 +269,7 @@ TDinsight 仪表盘旨在提供 TDengine 相关资源使用情况[dnodes, mnodes ...@@ -269,7 +269,7 @@ TDinsight 仪表盘旨在提供 TDengine 相关资源使用情况[dnodes, mnodes
### 集群状态 ### 集群状态
![tdinsight-mnodes-overview](./assets/TDinsight-1-cluster-status.png) ![tdinsight-mnodes-overview](./assets/TDinsight-1-cluster-status.webp)
这部分包括集群当前信息和状态,告警信息也在此处(从左到右,从上到下)。 这部分包括集群当前信息和状态,告警信息也在此处(从左到右,从上到下)。
...@@ -289,7 +289,7 @@ TDinsight 仪表盘旨在提供 TDengine 相关资源使用情况[dnodes, mnodes ...@@ -289,7 +289,7 @@ TDinsight 仪表盘旨在提供 TDengine 相关资源使用情况[dnodes, mnodes
### DNodes 状态 ### DNodes 状态
![tdinsight-mnodes-overview](./assets/TDinsight-2-dnodes.png) ![tdinsight-mnodes-overview](./assets/TDinsight-2-dnodes.webp)
- **DNodes Status**`show dnodes` 的简单表格视图。 - **DNodes Status**`show dnodes` 的简单表格视图。
- **DNodes Lifetime**:从创建 dnode 开始经过的时间。 - **DNodes Lifetime**:从创建 dnode 开始经过的时间。
...@@ -298,14 +298,14 @@ TDinsight 仪表盘旨在提供 TDengine 相关资源使用情况[dnodes, mnodes ...@@ -298,14 +298,14 @@ TDinsight 仪表盘旨在提供 TDengine 相关资源使用情况[dnodes, mnodes
### MNode 概述 ### MNode 概述
![tdinsight-mnodes-overview](./assets/TDinsight-3-mnodes.png) ![tdinsight-mnodes-overview](./assets/TDinsight-3-mnodes.webp)
1. **MNodes Status**`show mnodes` 的简单表格视图。 1. **MNodes Status**`show mnodes` 的简单表格视图。
2. **MNodes Number**:类似于`DNodes Number`,MNodes 数量变化。 2. **MNodes Number**:类似于`DNodes Number`,MNodes 数量变化。
### 请求 ### 请求
![tdinsight-requests](./assets/TDinsight-4-requests.png) ![tdinsight-requests](./assets/TDinsight-4-requests.webp)
1. **Requests Rate(Inserts per Second)**:平均每秒插入次数。 1. **Requests Rate(Inserts per Second)**:平均每秒插入次数。
2. **Requests (Selects)**:查询请求数及变化率(count of second)。 2. **Requests (Selects)**:查询请求数及变化率(count of second)。
...@@ -313,7 +313,7 @@ TDinsight 仪表盘旨在提供 TDengine 相关资源使用情况[dnodes, mnodes ...@@ -313,7 +313,7 @@ TDinsight 仪表盘旨在提供 TDengine 相关资源使用情况[dnodes, mnodes
### 数据库 ### 数据库
![tdinsight-database](./assets/TDinsight-5-database.png) ![tdinsight-database](./assets/TDinsight-5-database.webp)
数据库使用情况,对变量 `$database` 的每个值即每个数据库进行重复多行展示。 数据库使用情况,对变量 `$database` 的每个值即每个数据库进行重复多行展示。
...@@ -325,7 +325,7 @@ TDinsight 仪表盘旨在提供 TDengine 相关资源使用情况[dnodes, mnodes ...@@ -325,7 +325,7 @@ TDinsight 仪表盘旨在提供 TDengine 相关资源使用情况[dnodes, mnodes
### DNode 资源使用情况 ### DNode 资源使用情况
![dnode-usage](./assets/TDinsight-6-dnode-usage.png) ![dnode-usage](./assets/TDinsight-6-dnode-usage.webp)
数据节点资源使用情况展示,对变量 `$fqdn` 即每个数据节点进行重复多行展示。包括: 数据节点资源使用情况展示,对变量 `$fqdn` 即每个数据节点进行重复多行展示。包括:
...@@ -346,13 +346,13 @@ TDinsight 仪表盘旨在提供 TDengine 相关资源使用情况[dnodes, mnodes ...@@ -346,13 +346,13 @@ TDinsight 仪表盘旨在提供 TDengine 相关资源使用情况[dnodes, mnodes
### 登录历史 ### 登录历史
![登录历史](./assets/TDinsight-7-login-history.png) ![登录历史](./assets/TDinsight-7-login-history.webp)
目前只报告每分钟登录次数。 目前只报告每分钟登录次数。
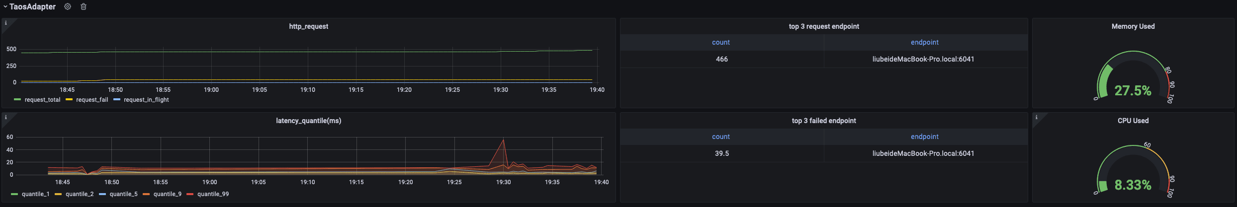
### 监控 taosAdapter ### 监控 taosAdapter
![taosadapter](./assets/TDinsight-8-taosadapter.png) ![taosadapter](./assets/TDinsight-8-taosadapter.webp)
支持监控 taosAdapter 请求统计和状态详情。包括: 支持监控 taosAdapter 请求统计和状态详情。包括:
......
...@@ -64,15 +64,15 @@ GF_PLUGINS_ALLOW_LOADING_UNSIGNED_PLUGINS=tdengine-datasource ...@@ -64,15 +64,15 @@ GF_PLUGINS_ALLOW_LOADING_UNSIGNED_PLUGINS=tdengine-datasource
用户可以直接通过 http://localhost:3000 的网址,登录 Grafana 服务器(用户名/密码:admin/admin),通过左侧 `Configuration -> Data Sources` 可以添加数据源,如下图所示: 用户可以直接通过 http://localhost:3000 的网址,登录 Grafana 服务器(用户名/密码:admin/admin),通过左侧 `Configuration -> Data Sources` 可以添加数据源,如下图所示:
![img](/img/connections/add_datasource1.jpg) ![img](./add_datasource1.webp)
点击 `Add data source` 可进入新增数据源页面,在查询框中输入 TDengine 可选择添加,如下图所示: 点击 `Add data source` 可进入新增数据源页面,在查询框中输入 TDengine 可选择添加,如下图所示:
![img](/img/connections/add_datasource2.jpg) ![img](./add_datasource2.webp)
进入数据源配置页面,按照默认提示修改相应配置即可: 进入数据源配置页面,按照默认提示修改相应配置即可:
![img](/img/connections/add_datasource3.jpg) ![img](./add_datasource3.webp)
- Host: TDengine 集群中提供 REST 服务 (在 2.4 之前由 taosd 提供, 从 2.4 开始由 taosAdapter 提供)的组件所在服务器的 IP 地址与 TDengine REST 服务的端口号(6041),默认 http://localhost:6041。 - Host: TDengine 集群中提供 REST 服务 (在 2.4 之前由 taosd 提供, 从 2.4 开始由 taosAdapter 提供)的组件所在服务器的 IP 地址与 TDengine REST 服务的端口号(6041),默认 http://localhost:6041。
- User:TDengine 用户名。 - User:TDengine 用户名。
...@@ -80,13 +80,13 @@ GF_PLUGINS_ALLOW_LOADING_UNSIGNED_PLUGINS=tdengine-datasource ...@@ -80,13 +80,13 @@ GF_PLUGINS_ALLOW_LOADING_UNSIGNED_PLUGINS=tdengine-datasource
点击 `Save & Test` 进行测试,成功会有如下提示: 点击 `Save & Test` 进行测试,成功会有如下提示:
![img](/img/connections/add_datasource4.jpg) ![img](./add_datasource4.webp)
### 创建 Dashboard ### 创建 Dashboard
回到主界面创建 Dashboard,点击 Add Query 进入面板查询页面: 回到主界面创建 Dashboard,点击 Add Query 进入面板查询页面:
![img](/img/connections/create_dashboard1.jpg) ![img](./create_dashboard1.webp)
如上图所示,在 Query 中选中 `TDengine` 数据源,在下方查询框可输入相应 SQL 进行查询,具体说明如下: 如上图所示,在 Query 中选中 `TDengine` 数据源,在下方查询框可输入相应 SQL 进行查询,具体说明如下:
...@@ -96,7 +96,7 @@ GF_PLUGINS_ALLOW_LOADING_UNSIGNED_PLUGINS=tdengine-datasource ...@@ -96,7 +96,7 @@ GF_PLUGINS_ALLOW_LOADING_UNSIGNED_PLUGINS=tdengine-datasource
按照默认提示查询当前 TDengine 部署所在服务器指定间隔系统内存平均使用量如下: 按照默认提示查询当前 TDengine 部署所在服务器指定间隔系统内存平均使用量如下:
![img](/img/connections/create_dashboard2.jpg) ![img](./create_dashboard2.webp)
> 关于如何使用 Grafana 创建相应的监测界面以及更多有关使用 Grafana 的信息,请参考 Grafana 官方的[文档](https://grafana.com/docs/)。 > 关于如何使用 Grafana 创建相应的监测界面以及更多有关使用 Grafana 的信息,请参考 Grafana 官方的[文档](https://grafana.com/docs/)。
......
...@@ -45,25 +45,25 @@ MQTT 是流行的物联网数据传输协议,[EMQX](https://github.com/emqx/em ...@@ -45,25 +45,25 @@ MQTT 是流行的物联网数据传输协议,[EMQX](https://github.com/emqx/em
使用浏览器打开网址 http://IP:18083 并登录 EMQX Dashboard。初次安装用户名为 `admin` 密码为:`public` 使用浏览器打开网址 http://IP:18083 并登录 EMQX Dashboard。初次安装用户名为 `admin` 密码为:`public`
![img](./emqx/login-dashboard.png) ![img](./emqx/login-dashboard.webp)
### 创建规则(Rule) ### 创建规则(Rule)
选择左侧“规则引擎(Rule Engine)”中的“规则(Rule)”并点击“创建(Create)”按钮: 选择左侧“规则引擎(Rule Engine)”中的“规则(Rule)”并点击“创建(Create)”按钮:
![img](./emqx/rule-engine.png) ![img](./emqx/rule-engine.webp)
### 编辑 SQL 字段 ### 编辑 SQL 字段
![img](./emqx/create-rule.png) ![img](./emqx/create-rule.webp)
### 新增“动作(action handler)” ### 新增“动作(action handler)”
![img](./emqx/add-action-handler.png) ![img](./emqx/add-action-handler.webp)
### 新增“资源(Resource)” ### 新增“资源(Resource)”
![img](./emqx/create-resource.png) ![img](./emqx/create-resource.webp)
选择“发送数据到 Web 服务“并点击“新建资源”按钮: 选择“发送数据到 Web 服务“并点击“新建资源”按钮:
...@@ -71,13 +71,13 @@ MQTT 是流行的物联网数据传输协议,[EMQX](https://github.com/emqx/em ...@@ -71,13 +71,13 @@ MQTT 是流行的物联网数据传输协议,[EMQX](https://github.com/emqx/em
选择“发送数据到 Web 服务“并填写 请求 URL 为 运行 taosAdapter 的服务器地址和端口(默认为 6041)。其他属性请保持默认值。 选择“发送数据到 Web 服务“并填写 请求 URL 为 运行 taosAdapter 的服务器地址和端口(默认为 6041)。其他属性请保持默认值。
![img](./emqx/edit-resource.png) ![img](./emqx/edit-resource.webp)
### 编辑“动作(action)” ### 编辑“动作(action)”
编辑资源配置,增加 Authorization 认证的键/值配对项,相关文档请参考[ TDengine REST API 文档](https://docs.taosdata.com/reference/rest-api/)。在消息体中输入规则引擎替换模板。 编辑资源配置,增加 Authorization 认证的键/值配对项,相关文档请参考[ TDengine REST API 文档](https://docs.taosdata.com/reference/rest-api/)。在消息体中输入规则引擎替换模板。
![img](./emqx/edit-action.png) ![img](./emqx/edit-action.webp)
## 编写模拟测试程序 ## 编写模拟测试程序
...@@ -164,7 +164,7 @@ MQTT 是流行的物联网数据传输协议,[EMQX](https://github.com/emqx/em ...@@ -164,7 +164,7 @@ MQTT 是流行的物联网数据传输协议,[EMQX](https://github.com/emqx/em
注意:代码中 CLIENT_NUM 在开始测试中可以先设置一个较小的值,避免硬件性能不能完全处理较大并发客户端数量。 注意:代码中 CLIENT_NUM 在开始测试中可以先设置一个较小的值,避免硬件性能不能完全处理较大并发客户端数量。
![img](./emqx/client-num.png) ![img](./emqx/client-num.webp)
## 执行测试模拟发送 MQTT 数据 ## 执行测试模拟发送 MQTT 数据
...@@ -173,19 +173,19 @@ npm install mqtt mockjs --save --registry=https://registry.npm.taobao.org ...@@ -173,19 +173,19 @@ npm install mqtt mockjs --save --registry=https://registry.npm.taobao.org
node mock.js node mock.js
``` ```
![img](./emqx/run-mock.png) ![img](./emqx/run-mock.webp)
## 验证 EMQX 接收到数据 ## 验证 EMQX 接收到数据
在 EMQX Dashboard 规则引擎界面进行刷新,可以看到有多少条记录被正确接收到: 在 EMQX Dashboard 规则引擎界面进行刷新,可以看到有多少条记录被正确接收到:
![img](./emqx/check-rule-matched.png) ![img](./emqx/check-rule-matched.webp)
## 验证数据写入到 TDengine ## 验证数据写入到 TDengine
使用 TDengine CLI 程序登录并查询相应数据库和表,验证数据是否被正确写入到 TDengine 中: 使用 TDengine CLI 程序登录并查询相应数据库和表,验证数据是否被正确写入到 TDengine 中:
![img](./emqx/check-result-in-taos.png) ![img](./emqx/check-result-in-taos.webp)
TDengine 详细使用方法请参考 [TDengine 官方文档](https://docs.taosdata.com/) TDengine 详细使用方法请参考 [TDengine 官方文档](https://docs.taosdata.com/)
EMQX 详细使用方法请参考 [EMQX 官方文档](https://www.emqx.io/docs/zh/v4.4/rule/rule-engine.html) EMQX 详细使用方法请参考 [EMQX 官方文档](https://www.emqx.io/docs/zh/v4.4/rule/rule-engine.html)
......
...@@ -9,11 +9,11 @@ TDengine Kafka Connector 包含两个插件: TDengine Source Connector 和 TDeng ...@@ -9,11 +9,11 @@ TDengine Kafka Connector 包含两个插件: TDengine Source Connector 和 TDeng
Kafka Connect 是 Apache Kafka 的一个组件,用于使其它系统,比如数据库、云服务、文件系统等能方便地连接到 Kafka。数据既可以通过 Kafka Connect 从其它系统流向 Kafka, 也可以通过 Kafka Connect 从 Kafka 流向其它系统。从其它系统读数据的插件称为 Source Connector, 写数据到其它系统的插件称为 Sink Connector。Source Connector 和 Sink Connector 都不会直接连接 Kafka Broker,Source Connector 把数据转交给 Kafka Connect。Sink Connector 从 Kafka Connect 接收数据。 Kafka Connect 是 Apache Kafka 的一个组件,用于使其它系统,比如数据库、云服务、文件系统等能方便地连接到 Kafka。数据既可以通过 Kafka Connect 从其它系统流向 Kafka, 也可以通过 Kafka Connect 从 Kafka 流向其它系统。从其它系统读数据的插件称为 Source Connector, 写数据到其它系统的插件称为 Sink Connector。Source Connector 和 Sink Connector 都不会直接连接 Kafka Broker,Source Connector 把数据转交给 Kafka Connect。Sink Connector 从 Kafka Connect 接收数据。
![](kafka/Kafka_Connect.png) ![](kafka/Kafka_Connect.webp)
TDengine Source Connector 用于把数据实时地从 TDengine 读出来发送给 Kafka Connect。TDengine Sink Connector 用于 从 Kafka Connect 接收数据并写入 TDengine。 TDengine Source Connector 用于把数据实时地从 TDengine 读出来发送给 Kafka Connect。TDengine Sink Connector 用于 从 Kafka Connect 接收数据并写入 TDengine。
![](kafka/streaming-integration-with-kafka-connect.png) ![](kafka/streaming-integration-with-kafka-connect.webp)
## 什么是 Confluent? ## 什么是 Confluent?
...@@ -26,7 +26,7 @@ Confluent 在 Kafka 的基础上增加很多扩展功能。包括: ...@@ -26,7 +26,7 @@ Confluent 在 Kafka 的基础上增加很多扩展功能。包括:
5. 管理和监控 Kafka 的 GUI —— Confluent 控制中心 5. 管理和监控 Kafka 的 GUI —— Confluent 控制中心
这些扩展功能有的包含在社区版本的 Confluent 中,有的只有企业版能用。 这些扩展功能有的包含在社区版本的 Confluent 中,有的只有企业版能用。
![](kafka/confluentPlatform.png) ![](kafka/confluentPlatform.webp)
Confluent 企业版提供了 `confluent` 命令行工具管理各个组件。 Confluent 企业版提供了 `confluent` 命令行工具管理各个组件。
...@@ -196,10 +196,10 @@ confluent local services connect connector load TDengineSinkConnector --config . ...@@ -196,10 +196,10 @@ confluent local services connect connector load TDengineSinkConnector --config .
准备测试数据的文本文件,内容如下: 准备测试数据的文本文件,内容如下:
```txt title="test-data.txt" ```txt title="test-data.txt"
meters,location=Beijing.Haidian,groupid=2 current=11.8,voltage=221,phase=0.28 1648432611249000000 meters,location=California.LosAngeles,groupid=2 current=11.8,voltage=221,phase=0.28 1648432611249000000
meters,location=Beijing.Haidian,groupid=2 current=13.4,voltage=223,phase=0.29 1648432611250000000 meters,location=California.LosAngeles,groupid=2 current=13.4,voltage=223,phase=0.29 1648432611250000000
meters,location=Beijing.Haidian,groupid=3 current=10.8,voltage=223,phase=0.29 1648432611249000000 meters,location=California.LosAngeles,groupid=3 current=10.8,voltage=223,phase=0.29 1648432611249000000
meters,location=Beijing.Haidian,groupid=3 current=11.3,voltage=221,phase=0.35 1648432611250000000 meters,location=California.LosAngeles,groupid=3 current=11.3,voltage=221,phase=0.35 1648432611250000000
``` ```
使用 kafka-console-producer 向主题 meters 添加测试数据。 使用 kafka-console-producer 向主题 meters 添加测试数据。
...@@ -223,10 +223,10 @@ Database changed. ...@@ -223,10 +223,10 @@ Database changed.
taos> select * from meters; taos> select * from meters;
ts | current | voltage | phase | groupid | location | ts | current | voltage | phase | groupid | location |
=============================================================================================================================================================== ===============================================================================================================================================================
2022-03-28 09:56:51.249000000 | 11.800000000 | 221.000000000 | 0.280000000 | 2 | Beijing.Haidian | 2022-03-28 09:56:51.249000000 | 11.800000000 | 221.000000000 | 0.280000000 | 2 | California.LosAngeles |
2022-03-28 09:56:51.250000000 | 13.400000000 | 223.000000000 | 0.290000000 | 2 | Beijing.Haidian | 2022-03-28 09:56:51.250000000 | 13.400000000 | 223.000000000 | 0.290000000 | 2 | California.LosAngeles |
2022-03-28 09:56:51.249000000 | 10.800000000 | 223.000000000 | 0.290000000 | 3 | Beijing.Haidian | 2022-03-28 09:56:51.249000000 | 10.800000000 | 223.000000000 | 0.290000000 | 3 | California.LosAngeles |
2022-03-28 09:56:51.250000000 | 11.300000000 | 221.000000000 | 0.350000000 | 3 | Beijing.Haidian | 2022-03-28 09:56:51.250000000 | 11.300000000 | 221.000000000 | 0.350000000 | 3 | California.LosAngeles |
Query OK, 4 row(s) in set (0.004208s) Query OK, 4 row(s) in set (0.004208s)
``` ```
...@@ -275,7 +275,7 @@ DROP DATABASE IF EXISTS test; ...@@ -275,7 +275,7 @@ DROP DATABASE IF EXISTS test;
CREATE DATABASE test; CREATE DATABASE test;
USE test; USE test;
CREATE STABLE meters (ts TIMESTAMP, current FLOAT, voltage INT, phase FLOAT) TAGS (location BINARY(64), groupId INT); CREATE STABLE meters (ts TIMESTAMP, current FLOAT, voltage INT, phase FLOAT) TAGS (location BINARY(64), groupId INT);
INSERT INTO d1001 USING meters TAGS(Beijing.Chaoyang, 2) VALUES('2018-10-03 14:38:05.000',10.30000,219,0.31000) d1001 USING meters TAGS(Beijing.Chaoyang, 2) VALUES('2018-10-03 14:38:15.000',12.60000,218,0.33000) d1001 USING meters TAGS(Beijing.Chaoyang, 2) VALUES('2018-10-03 14:38:16.800',12.30000,221,0.31000) d1002 USING meters TAGS(Beijing.Chaoyang, 3) VALUES('2018-10-03 14:38:16.650',10.30000,218,0.25000) d1003 USING meters TAGS(Beijing.Haidian, 2) VALUES('2018-10-03 14:38:05.500',11.80000,221,0.28000) d1003 USING meters TAGS(Beijing.Haidian, 2) VALUES('2018-10-03 14:38:16.600',13.40000,223,0.29000) d1004 USING meters TAGS(Beijing.Haidian, 3) VALUES('2018-10-03 14:38:05.000',10.80000,223,0.29000) d1004 USING meters TAGS(Beijing.Haidian, 3) VALUES('2018-10-03 14:38:06.500',11.50000,221,0.35000); INSERT INTO d1001 USING meters TAGS(California.SanFrancisco, 2) VALUES('2018-10-03 14:38:05.000',10.30000,219,0.31000) d1001 USING meters TAGS(California.SanFrancisco, 2) VALUES('2018-10-03 14:38:15.000',12.60000,218,0.33000) d1001 USING meters TAGS(California.SanFrancisco, 2) VALUES('2018-10-03 14:38:16.800',12.30000,221,0.31000) d1002 USING meters TAGS(California.SanFrancisco, 3) VALUES('2018-10-03 14:38:16.650',10.30000,218,0.25000) d1003 USING meters TAGS(California.LosAngeles, 2) VALUES('2018-10-03 14:38:05.500',11.80000,221,0.28000) d1003 USING meters TAGS(California.LosAngeles, 2) VALUES('2018-10-03 14:38:16.600',13.40000,223,0.29000) d1004 USING meters TAGS(California.LosAngeles, 3) VALUES('2018-10-03 14:38:05.000',10.80000,223,0.29000) d1004 USING meters TAGS(California.LosAngeles, 3) VALUES('2018-10-03 14:38:06.500',11.50000,221,0.35000);
``` ```
使用 TDengine CLI, 执行 SQL 文件。 使用 TDengine CLI, 执行 SQL 文件。
...@@ -302,8 +302,8 @@ kafka-console-consumer --bootstrap-server localhost:9092 --from-beginning --topi ...@@ -302,8 +302,8 @@ kafka-console-consumer --bootstrap-server localhost:9092 --from-beginning --topi
``` ```
...... ......
meters,location="beijing.chaoyang",groupid=2i32 current=10.3f32,voltage=219i32,phase=0.31f32 1538548685000000000 meters,location="California.SanFrancisco",groupid=2i32 current=10.3f32,voltage=219i32,phase=0.31f32 1538548685000000000
meters,location="beijing.chaoyang",groupid=2i32 current=12.6f32,voltage=218i32,phase=0.33f32 1538548695000000000 meters,location="California.SanFrancisco",groupid=2i32 current=12.6f32,voltage=218i32,phase=0.33f32 1538548695000000000
...... ......
``` ```
......
此差异已折叠。
此差异已折叠。
此差异已折叠。
此差异已折叠。
此差异已折叠。
此差异已折叠。
此差异已折叠。
此差异已折叠。
此差异已折叠。
此差异已折叠。
此差异已折叠。
此差异已折叠。
此差异已折叠。
此差异已折叠。
此差异已折叠。
此差异已折叠。
此差异已折叠。
此差异已折叠。
此差异已折叠。
此差异已折叠。
此差异已折叠。
此差异已折叠。
此差异已折叠。
此差异已折叠。
此差异已折叠。
此差异已折叠。
此差异已折叠。
此差异已折叠。
此差异已折叠。
此差异已折叠。
此差异已折叠。
此差异已折叠。
此差异已折叠。
此差异已折叠。
此差异已折叠。
此差异已折叠。
此差异已折叠。
此差异已折叠。
此差异已折叠。
此差异已折叠。
此差异已折叠。
此差异已折叠。
此差异已折叠。
此差异已折叠。
此差异已折叠。
此差异已折叠。
此差异已折叠。
此差异已折叠。
此差异已折叠。
此差异已折叠。
此差异已折叠。
此差异已折叠。
此差异已折叠。
此差异已折叠。
此差异已折叠。
此差异已折叠。
此差异已折叠。
此差异已折叠。
此差异已折叠。
此差异已折叠。
此差异已折叠。
此差异已折叠。
此差异已折叠。
此差异已折叠。
此差异已折叠。
此差异已折叠。
此差异已折叠。
此差异已折叠。
此差异已折叠。
此差异已折叠。
此差异已折叠。
此差异已折叠。
此差异已折叠。
此差异已折叠。
此差异已折叠。
此差异已折叠。
此差异已折叠。
此差异已折叠。
此差异已折叠。
此差异已折叠。
此差异已折叠。
此差异已折叠。
此差异已折叠。
此差异已折叠。
此差异已折叠。
此差异已折叠。
此差异已折叠。
此差异已折叠。
此差异已折叠。
此差异已折叠。
此差异已折叠。
此差异已折叠。
此差异已折叠。
此差异已折叠。
此差异已折叠。
此差异已折叠。
此差异已折叠。
此差异已折叠。
此差异已折叠。
此差异已折叠。
此差异已折叠。
此差异已折叠。
此差异已折叠。
此差异已折叠。
Markdown is supported
0% .
You are about to add 0 people to the discussion. Proceed with caution.
先完成此消息的编辑!
想要评论请 注册