提交 880d7845 编写于 作者: C Cary Xu

Merge branch '3.0' into feature/TD-11274-3.0

IF (CMAKE_VERSION VERSION_LESS 3.0)
PROJECT(TDengine CXX)
SET(PROJECT_VERSION_MAJOR "${LIB_MAJOR_VERSION}")
SET(PROJECT_VERSION_MINOR "${LIB_MINOR_VERSION}")
SET(PROJECT_VERSION_PATCH "${LIB_PATCH_VERSION}")
SET(PROJECT_VERSION "${LIB_VERSION_STRING}")
ELSE ()
CMAKE_POLICY(SET CMP0048 NEW)
PROJECT(TDengine VERSION "${LIB_VERSION_STRING}" LANGUAGES CXX)
ENDIF ()
IF (${CMAKE_SYSTEM_NAME} MATCHES "Darwin")
CMAKE_MINIMUM_REQUIRED(VERSION 2.8...3.20)
ELSE ()
CMAKE_MINIMUM_REQUIRED(VERSION 2.8)
ENDIF ()
SET(TD_ACCOUNT FALSE)
SET(TD_ADMIN FALSE)
SET(TD_GRANT FALSE)
SET(TD_MQTT FALSE)
SET(TD_TSDB_PLUGINS FALSE)
SET(TD_STORAGE FALSE)
SET(TD_TOPIC FALSE)
SET(TD_MODULE FALSE)
SET(TD_COVER FALSE)
SET(TD_MEM_CHECK FALSE)
SET(TD_PAGMODE_LITE FALSE)
SET(TD_SOMODE_STATIC FALSE)
SET(TD_POWER FALSE)
SET(TD_GODLL FALSE)
SET(TD_COMMUNITY_DIR ${PROJECT_SOURCE_DIR})
MESSAGE(STATUS "Community directory: " ${TD_COMMUNITY_DIR})
INCLUDE(cmake/input.inc)
INCLUDE(cmake/platform.inc)
IF (TD_WINDOWS OR TD_DARWIN)
SET(TD_SOMODE_STATIC TRUE)
ENDIF ()
INCLUDE(cmake/define.inc)
INCLUDE(cmake/env.inc)
INCLUDE(cmake/version.inc)
INCLUDE(cmake/install.inc)
ADD_SUBDIRECTORY(deps)
ADD_SUBDIRECTORY(src)
ADD_SUBDIRECTORY(tests)
INCLUDE(CPack)
<!DOCTYPE html><html lang='cn'><head><title>文档 | 涛思数据</title><meta name='description' content='TDengine是一个开源的专为物联网、车联网、工业互联网、IT运维等设计和优化的大数据平台。除核心的快10倍以上的时序数据库功能外,还提供缓存、数据订阅、流式计算等功能,最大程度减少研发和运维的工作量。'><meta name='keywords' content='大数据,Big Data,开源,物联网,车联网,工业互联网,IT运维, 时序数据库,缓存,数据订阅,消息队列,流式计算,开源,涛思数据,TAOS Data, TDengine'><meta name='title' content='文档 | 涛思数据'><meta property='og:site_name' content='涛思数据'/><meta property='og:title' content='文档 | 涛思数据'/><meta property='og:type' content='article'/><meta property='og:url' content='https://www.taosdata.com/cn/documentation/administrator-ch/index.php'/><meta property='og:description' content='TDengine是一个开源的专为物联网、车联网、工业互联网、IT运维等设计和优化的大数据平台。除核心的快10倍以上的时序数据库功能外,还提供缓存、数据订阅、流式计算等功能,最大程度减少研发和运维的工作量。' /><link rel='canonical' href='https://www.taosdata.com/cn/documentation/administrator-ch/index.php'/><script src='../lib/jquery-3.4.1.min.js' type='application/javascript'></script><link href='../lib/bootstrap.min.css' rel='stylesheet'><link href='../styles/base.min.css' rel='stylesheet'><link rel='stylesheet' href='../lib/docs/taosdataprettify.css'><link rel='stylesheet' href='../lib/docs/docs.css'><script src='../lib/docs/prettify.js'></script><script src='../lib/docs/prettyprint-sql.js'></script></head><body><script>$('#documentation-href').addClass('active')</script><div class='container-fluid'><main class='content-wrapper'><section class='documentation'><a href='../index.html'>回去</a><h1>系统管理</h1>
<a class='anchor' id='文件目录结构'></a><h2>文件目录结构</h2>
<p>安装TDengine后,默认会在操作系统中生成下列目录或文件:</p>
<figure><table>
<thead>
<tr>
<th>目录/文件</th>
<th style="text-align:left;">说明</th>
</tr>
</thead>
<tbody>
<tr>
<td>/etc/taos/taos.cfg</td>
<td style="text-align:left;">TDengine默认[配置文件]</td>
</tr>
<tr>
<td>/usr/local/taos/driver</td>
<td style="text-align:left;">TDengine动态链接库目录</td>
</tr>
<tr>
<td>/var/lib/taos</td>
<td style="text-align:left;">TDengine默认数据文件目录,可通过[配置文件]修改位置.</td>
</tr>
<tr>
<td>/var/log/taos</td>
<td style="text-align:left;">TDengine默认日志文件目录,可通过[配置文件]修改位置</td>
</tr>
<tr>
<td>/usr/local/taos/bin</td>
<td style="text-align:left;">TDengine可执行文件目录</td>
</tr>
</tbody>
</table></figure>
<a class='anchor' id='可执行文件'></a><h3>可执行文件</h3>
<p>TDengine的所有可执行文件默认存放在 <em>/usr/local/taos/bin</em> 目录下。其中包括:</p>
<ul>
<li><em>taosd</em>:TDengine服务端可执行文件</li>
<li><em>taos</em>: TDengine Shell可执行文件</li>
<li><em>taosdump</em>:数据导出工具</li>
<li><em>rmtaos</em>: 一个卸载TDengine的脚本, 请谨慎执行</li>
</ul>
<p>您可以通过修改系统配置文件taos.cfg来配置不同的数据目录和日志目录</p>
<a class='anchor' id='服务端配置'></a><h2>服务端配置</h2>
<p>TDengine系统后台服务由taosd提供,可以在配置文件taos.cfg里修改配置参数,以满足不同场景的需求。配置文件的缺省位置在/etc/taos目录,可以通过taosd命令行执行参数-c指定配置文件目录。比如taosd -c /home/user来指定配置文件位于/home/user这个目录。</p>
<p>下面仅仅列出一些重要的配置参数,更多的参数请看配置文件里的说明。各个参数的详细介绍及作用请看前述章节。<strong>注意:配置修改后,需要重启<em>taosd</em>服务才能生效。</strong></p>
<ul>
<li>internalIp: 对外提供服务的IP地址,默认取第一个IP地址</li>
<li>mgmtShellPort:管理节点与客户端通信使用的TCP/UDP端口号(默认值是6030)。此端口号在内向后连续的5个端口都会被UDP通信占用,即UDP占用[6030-6034],同时TCP通信也会使用端口[6030]。</li>
<li>vnodeShellPort:数据节点与客户端通信使用的TCP/UDP端口号(默认值是6035)。此端口号在内向后连续的5个端口都会被UDP通信占用,即UDP占用[6035-6039],同时TCP通信也会使用端口[6035]</li>
<li>httpPort:数据节点对外提供RESTful服务使用TCP,端口号[6020]</li>
<li>dataDir: 数据文件目录,缺省是/var/lib/taos</li>
<li>maxUsers:用户的最大数量</li>
<li>maxDbs:数据库的最大数量</li>
<li>maxTables:数据表的最大数量</li>
<li>enableMonitor: 系统监测标志位,0:关闭,1:打开</li>
<li>logDir: 日志文件目录,缺省是/var/log/taos</li>
<li>numOfLogLines:日志文件的最大行数</li>
<li>debugFlag: 系统debug日志开关,131:仅错误和报警信息,135:调试信息,143:非常详细的调试信息</li>
</ul>
<p>不同应用场景的数据往往具有不同的数据特征,比如保留天数、副本数、采集频次、记录大小、采集点的数量、压缩等都可完全不同。为获得在存储上的最高效率,TDengine提供如下存储相关的系统配置参数:</p>
<ul>
<li>days:一个数据文件覆盖的时间长度,单位为天</li>
<li>keep:数据库中数据保留的天数</li>
<li>rows: 文件块中记录条数</li>
<li>comp: 文件压缩标志位,0:关闭,1:一阶段压缩,2:两阶段压缩</li>
<li>ctime:数据从写入内存到写入硬盘的最长时间间隔,单位为秒</li>
<li>clog:数据提交日志(WAL)的标志位,0为关闭,1为打开</li>
<li>tables:每个vnode允许创建表的最大数目</li>
<li>cache: 内存块的大小(字节数)</li>
<li>tblocks: 每张表最大的内存块数</li>
<li>ablocks: 每张表平均的内存块数</li>
<li>precision:时间戳为微秒的标志位,ms表示毫秒,us表示微秒</li>
</ul>
<p>对于一个应用场景,可能有多种数据特征的数据并存,最佳的设计是将具有相同数据特征的表放在一个库里,这样一个应用有多个库,而每个库可以配置不同的存储参数,从而保证系统有最优的性能。TDengine容许应用在创建库时指定上述存储参数,如果指定,该参数就将覆盖对应的系统配置参数。举例,有下述SQL: </p>
<pre><code> create database demo days 10 cache 16000 ablocks 4</code></pre>
<p>该SQL创建了一个库demo, 每个数据文件保留10天数据,内存块为16000字节,每个表平均占用4个内存块,而其他参数与系统配置完全一致。</p>
<a class='anchor' id='客户端配置'></a><h2>客户端配置</h2>
<p>TDengine系统的前台交互客户端应用程序为taos,它与taosd共享同一个配置文件taos.cfg。运行taos时,使用参数-c指定配置文件目录,如taos -c /home/cfg,表示使用/home/cfg/目录下的taos.cfg配置文件中的参数,缺省目录是/etc/taos。更多taos的使用方法请见<a href="#_TDengine_Shell命令行程序">Shell命令行程序</a>。本节主要讲解taos客户端应用在配置文件taos.cfg文件中使用到的参数。</p>
<p>客户端配置参数列表及解释</p>
<ul>
<li>masterIP:客户端默认发起请求的服务器的IP地址</li>
<li>charset:指明客户端所使用的字符集,默认值为UTF-8。TDengine存储nchar类型数据时使用的是unicode存储,因此客户端需要告知服务自己所使用的字符集,也即客户端所在系统的字符集。</li>
<li>locale:设置系统语言环境。Linux上客户端与服务端共享</li>
<li>defaultUser:默认登录用户,默认值root</li>
<li>defaultPass:默认登录密码,默认值taosdata</li>
</ul>
<p>TCP/UDP端口,以及日志的配置参数,与server的配置参数完全一样。</p>
<p>启动taos时,你也可以从命令行指定IP地址、端口号,用户名和密码,否则就从taos.cfg读取。</p>
<a class='anchor' id='用户管理'></a><h2>用户管理</h2>
<p>系统管理员可以在CLI界面里添加、删除用户,也可以修改密码。CLI里SQL语法如下:</p>
<pre><code>CREATE USER user_name PASS ‘password’</code></pre>
<p>创建用户,并制定用户名和密码,密码需要用单引号引起来</p>
<pre><code>DROP USER user_name</code></pre>
<p>删除用户,限root用户使用</p>
<pre><code>ALTER USER user_name PASS ‘password’ </code></pre>
<p>修改用户密码, 为避免被转换为小写,密码需要用单引号引用</p>
<pre><code>SHOW USERS</code></pre>
<p>显示所有用户</p>
<a class='anchor' id='数据导入'></a><h2>数据导入</h2>
<p>TDengine提供两种方便的数据导入功能,一种按脚本文件导入,一种按数据文件导入。</p>
<p><strong>按脚本文件导入</strong></p>
<p>TDengine的shell支持source filename命令,用于批量运行文件中的SQL语句。用户可将建库、建表、写数据等SQL命令写在同一个文件中,每条命令单独一行,在shell中运行source命令,即可按顺序批量运行文件中的SQL语句。以‘#’开头的SQL语句被认为是注释,shell将自动忽略。</p>
<p><strong>按数据文件导入</strong></p>
<p>TDengine也支持在shell对已存在的表从CSV文件中进行数据导入。每个CSV文件只属于一张表且CSV文件中的数据格式需与要导入表的结构相同。其语法如下</p>
<pre><code class="mysql language-mysql">insert into tb1 file a.csv b.csv tb2 c.csv …
import into tb1 file a.csv b.csv tb2 c.csv …</code></pre>
<a class='anchor' id='数据导出'></a><h2>数据导出</h2>
<p>为方便数据导出,TDengine提供了两种导出方式,分别是按表导出和用taosdump导出。</p>
<p><strong>按表导出CSV文件</strong></p>
<p>如果用户需要导出一个表或一个STable中的数据,可在shell中运行</p>
<pre><code>select * from &lt;tb_name&gt; &gt;&gt; a.csv</code></pre>
<p>这样,表tb中的数据就会按照CSV格式导出到文件a.csv中。</p>
<p><strong>用taosdump导出数据</strong></p>
<p>TDengine提供了方便的数据库导出工具taosdump。用户可以根据需要选择导出所有数据库、一个数据库或者数据库中的一张表,所有数据或一时间段的数据,甚至仅仅表的定义。其用法如下:</p>
<ul>
<li>导出数据库中的一张或多张表:taosdump [OPTION…] dbname tbname …</li>
<li>导出一个或多个数据库: taosdump [OPTION…] --databases dbname…</li>
<li>导出所有数据库(不含监控数据库):taosdump [OPTION…] --all-databases</li>
</ul>
<p>用户可通过运行taosdump --help获得更详细的用法说明</p>
<a class='anchor' id='系统连接、任务查询管理'></a><h2>系统连接、任务查询管理</h2>
<p>系统管理员可以从CLI查询系统的连接、正在进行的查询、流式计算,并且可以关闭连接、停止正在进行的查询和流式计算。CLI里SQL语法如下:</p>
<pre><code>SHOW CONNECTIONS</code></pre>
<p>显示数据库的连接,其中一列显示ip:port, 为连接的IP地址和端口号。</p>
<pre><code>KILL CONNECTION &lt;connection-id&gt;</code></pre>
<p>强制关闭数据库连接,其中的connection-id是SHOW CONNECTIONS中显示的 ip:port字串,如“192.168.0.1:42198”,拷贝粘贴即可。</p>
<pre><code>SHOW QUERIES</code></pre>
<p>显示数据查询,其中一列显示ip:port:id, 为发起该query应用的IP地址,端口号,以及系统分配的ID。</p>
<pre><code>KILL QUERY &lt;query-id&gt;</code></pre>
<p>强制关闭数据查询,其中query-id是SHOW QUERIES中显示的ip:port:id字串,如“192.168.0.1:42198:11”,拷贝粘贴即可。</p>
<pre><code>SHOW STREAMS</code></pre>
<p>显示流式计算,其中一列显示ip:port:id, 为启动该stream的IP地址、端口和系统分配的ID。</p>
<pre><code>KILL STREAM &lt;stream-id&gt;</code></pre>
<p>强制关闭流式计算,其中的中stream-id是SHOW STREAMS中显示的ip:port:id字串,如“192.168.0.1:42198:18”,拷贝粘贴即可。</p>
<a class='anchor' id='系统监控'></a><h2>系统监控</h2>
<p>TDengine启动后,会自动创建一个监测数据库SYS,并自动将服务器的CPU、内存、硬盘空间、带宽、请求数、磁盘读写速度、慢查询等信息定时写入该数据库。TDengine还将重要的系统操作(比如登录、创建、删除数据库等)日志以及各种错误报警信息记录下来存放在SYS库里。系统管理员可以从CLI直接查看这个数据库,也可以在WEB通过图形化界面查看这些监测信息。</p>
<p>这些监测信息的采集缺省是打开的,但可以修改配置文件里的选项enableMonitor将其关闭或打开。</p><a href='../index.html'>回去</a></section></main></div><?php include($s.'/footer.php'); ?><script>$('pre').addClass('prettyprint linenums');PR.prettyPrint()</script><script src='lib/docs/liner.js'></script></body></html>
\ No newline at end of file
<!DOCTYPE html><html lang='cn'><head><title>文档 | 涛思数据</title><meta name='description' content='TDengine是一个开源的专为物联网、车联网、工业互联网、IT运维等设计和优化的大数据平台。除核心的快10倍以上的时序数据库功能外,还提供缓存、数据订阅、流式计算等功能,最大程度减少研发和运维的工作量。'><meta name='keywords' content='大数据,Big Data,开源,物联网,车联网,工业互联网,IT运维, 时序数据库,缓存,数据订阅,消息队列,流式计算,开源,涛思数据,TAOS Data, TDengine'><meta name='title' content='文档 | 涛思数据'><meta property='og:site_name' content='涛思数据'/><meta property='og:title' content='文档 | 涛思数据'/><meta property='og:type' content='article'/><meta property='og:url' content='https://www.taosdata.com/cn/documentation/advanced-features-ch/index.php'/><meta property='og:description' content='TDengine是一个开源的专为物联网、车联网、工业互联网、IT运维等设计和优化的大数据平台。除核心的快10倍以上的时序数据库功能外,还提供缓存、数据订阅、流式计算等功能,最大程度减少研发和运维的工作量。' /><link rel='canonical' href='https://www.taosdata.com/cn/documentation/advanced-features-ch/index.php'/><script src='../lib/jquery-3.4.1.min.js' type='application/javascript'></script><link href='../lib/bootstrap.min.css' rel='stylesheet'><link href='../styles/base.min.css' rel='stylesheet'><link rel='stylesheet' href='../lib/docs/taosdataprettify.css'><link rel='stylesheet' href='../lib/docs/docs.css'><script src='../lib/docs/prettify.js'></script><script src='../lib/docs/prettyprint-sql.js'></script></head><body><script>$('#documentation-href').addClass('active')</script><div class='container-fluid'><main class='content-wrapper'><section class='documentation'><a href='../index.html'>回去</a><h1>高级功能</h1>
<a class='anchor' id='连续查询(Continuous-Query)'></a><h2>连续查询(Continuous Query)</h2>
<p>连续查询是TDengine定期自动执行的查询,采用滑动窗口的方式进行计算,是一种简化的时间驱动的流式计算。针对库中的表或超级表,TDengine可提供定期自动执行的连续查询,用户可让TDengine推送查询的结果,也可以将结果再写回到TDengine中。每次执行的查询是一个时间窗口,时间窗口随着时间流动向前滑动。在定义连续查询的时候需要指定时间窗口(time window, 参数interval )大小和每次前向增量时间(forward sliding times, 参数sliding)。</p>
<p>TDengine的连续查询采用时间驱动模式,可以直接使用TAOS SQL进行定义,不需要额外的操作。使用连续查询,可以方便快捷地按照时间窗口生成结果,从而对原始采集数据进行降采样(down sampling)。用户通过TAOS SQL定义连续查询以后,TDengine自动在最后的一个完整的时间周期末端拉起查询,并将计算获得的结果推送给用户或者写回TDengine。</p>
<p>TDengine提供的连续查询与普通流计算中的时间窗口计算具有以下区别:</p>
<ul>
<li><p>不同于流计算的实时反馈计算结果,连续查询只在时间窗口关闭以后才开始计算。例如时间周期是1天,那么当天的结果只会在23:59:59以后才会生成。</p></li>
<li><p>如果有历史记录写入到已经计算完成的时间区间,连续查询并不会重新进行计算,也不会重新将结果推送给用户。对于写回TDengine的模式,也不会更新已经存在的计算结果。</p></li>
<li><p>使用连续查询推送结果的模式,服务端并不缓存客户端计算状态,也不提供Exactly-Once的语意保证。如果用户的应用端崩溃,再次拉起的连续查询将只会从再次拉起的时间开始重新计算最近的一个完整的时间窗口。如果使用写回模式,TDengine可确保数据写回的有效性和连续性。</p></li>
</ul>
<h4>使用连续查询</h4>
<p>使用TAOS SQL定义连续查询的过程,需要调用API taos_stream在应用端启动连续查询。例如要对统计表FOO_TABLE 每1分钟统计一次记录数量,前向滑动的时间是30秒,SQL语句如下:</p>
<pre><code class="sql language-sql">SELECT COUNT(*)
FROM FOO_TABLE
INTERVAL(1M) SLIDING(30S)</code></pre>
<p>其中查询的时间窗口(time window)是1分钟,前向增量(forward sliding time)时间是30秒。也可以不使用sliding来指定前向滑动时间,此时系统将自动向前滑动一个查询时间窗口再开始下一次计算,即时间窗口长度等于前向滑动时间。</p>
<pre><code class="sql language-sql">SELECT COUNT(*)
FROM FOO_TABLE
INTERVAL(1M)</code></pre>
<p>如果需要将连续查询的计算结果写回到数据库中,可以使用如下的SQL语句</p>
<pre><code class="sql language-sql">CREATE TABLE QUERY_RES
AS
SELECT COUNT(*)
FROM FOO_TABLE
INTERVAL(1M) SLIDING(30S)</code></pre>
<p>此时系统将自动创建表QUERY_RES,然后将连续查询的结果写入到该表。需要注意的是,前向滑动时间不能大于时间窗口的范围。如果用户指定的前向滑动时间超过时间窗口范围,系统将自动将其设置为时间窗口的范围值。如上所示SQL语句,如果用户设置前向滑动时间超过1分钟,系统将强制将其设置为1分钟。 </p>
<p>此外,TDengine还支持用户指定连续查询的结束时间,默认如果不输入结束时间,连续查询将永久运行,如果用户指定了结束时间,连续查询在系统时间达到指定的时间以后停止运行。如SQL所示,连续查询将运行1个小时,1小时之后连续查询自动停止。</p>
<pre><code class="sql language-sql">CREATE TABLE QUERY_RES
AS
SELECT COUNT(*)
FROM FOO_TABLE
WHERE TS &gt; NOW AND TS &lt;= NOW + 1H
INTERVAL(1M) SLIDING(30S) </code></pre>
<p>此外,还需要注意的是查询时间窗口的最小值是10毫秒,没有时间窗口范围的上限。</p>
<h4>管理连续查询</h4>
<p>用户可在控制台中通过 <em>show streams</em> 命令来查看系统中全部运行的连续查询,并可以通过 <em>kill stream</em> 命令杀掉对应的连续查询。在写回模式中,如果用户可以直接将写回的表删除,此时连续查询也会自动停止并关闭。后续版本会提供更细粒度和便捷的连续查询管理命令。</p>
<a class='anchor' id='数据订阅(Publisher/Subscriber)'></a><h2>数据订阅(Publisher/Subscriber)</h2>
<p>基于数据天然的时间序列特性,TDengine的数据写入(insert)与消息系统的数据发布(pub)逻辑上一致,均可视为系统中插入一条带时间戳的新记录。同时,TDengine在内部严格按照数据时间序列单调递增的方式保存数据。本质上来说,TDengine中里每一张表均可视为一个标准的消息队列。</p>
<p>TDengine内嵌支持轻量级的消息订阅与推送服务。使用系统提供的API,用户可订阅数据库中的某一张表(或超级表)。订阅的逻辑和操作状态的维护均是由客户端完成,客户端定时轮询服务器是否有新的记录到达,有新的记录到达就会将结果反馈到客户。</p>
<p>TDengine的订阅与推送服务的状态是客户端维持,TDengine服务器并不维持。因此如果应用重启,从哪个时间点开始获取最新数据,由应用决定。</p>
<h4>API说明</h4>
<p>使用订阅的功能,主要API如下:</p>
<ul>
<li><p><code>TAOS_SUB *taos_subscribe(char *host, char *user, char *pass, char *db, char *table, int64_t time, int mseconds)</code></p><p>该函数负责启动订阅服务。其中参数说明:</p></li><ul>
<li><p>host:主机IP地址</p></li>
<li><p>user:数据库登录用户名</p></li>
<li><p>pass:密码</p></li>
<li><p>db:数据库名称</p></li>
<li><p>table:(超级) 表的名称</p></li>
<li><p>time:启动时间,Unix Epoch时间,单位为毫秒。从1970年1月1日起计算的毫秒数。如果设为0,表示从当前时间开始订阅</p></li>
<li><p>mseconds:查询数据库更新的时间间隔,单位为毫秒。一般设置为1000毫秒。返回值为指向TDengine_SUB 结构的指针,如果返回为空,表示失败。</p></li>
</ul><li><p><code>TAOS_ROW taos_consume(TAOS_SUB *tsub)</code>
</p><p>该函数用来获取订阅的结果,用户应用程序将其置于一个无限循环语句。如果数据库有新记录到达,该API将返回该最新的记录。如果没有新的记录,该API将阻塞。如果返回值为空,说明系统出错。参数说明:</p></li><ul><li><p>tsub:taos_subscribe的结构体指针。</p></li></ul><li><p><code>void taos_unsubscribe(TAOS_SUB *tsub)</code></p><p>取消订阅。应用程序退出时,务必调用该函数以避免资源泄露。</p></li>
<li><p><code>int taos_num_fields(TAOS_SUB *tsub)</code></p><p>获取返回的一行记录中数据包含多少列。</p></li>
<li><p><code>TAOS_FIELD *taos_fetch_fields(TAOS_SUB *tsub)</code></p><p>获取每列数据的属性(数据类型、名字、长度),与taos_num_subfileds配合使用,可解析返回的每行数据。</p></li></ul>
<p>示例代码:请看安装包中的的示范程序</p>
<a class='anchor' id='缓存-(Cache)'></a><h2>缓存 (Cache)</h2>
<p>TDengine采用时间驱动缓存管理策略(First-In-First-Out,FIFO),又称为写驱动的缓存管理机制。这种策略有别于读驱动的数据缓存模式(Least-Recent-Use,LRU),直接将最近写入的数据保存在系统的缓存中。当缓存达到临界值的时候,将最早的数据批量写入磁盘。一般意义上来说,对于物联网数据的使用,用户最为关心最近产生的数据,即当前状态。TDengine充分利用了这一特性,将最近到达的(当前状态)数据保存在缓存中。</p>
<p>TDengine通过查询函数向用户提供毫秒级的数据获取能力。直接将最近到达的数据保存在缓存中,可以更加快速地响应用户针对最近一条或一批数据的查询分析,整体上提供更快的数据库查询响应能力。从这个意义上来说,可通过设置合适的配置参数将TDengine作为数据缓存来使用,而不需要再部署额外的缓存系统,可有效地简化系统架构,降低运维的成本。需要注意的是,TDengine重启以后系统的缓存将被清空,之前缓存的数据均会被批量写入磁盘,缓存的数据将不会像专门的Key-value缓存系统再将之前缓存的数据重新加载到缓存中。</p>
<p>TDengine分配固定大小的内存空间作为缓存空间,缓存空间可根据应用的需求和硬件资源配置。通过适当的设置缓存空间,TDengine可以提供极高性能的写入和查询的支持。TDengine中每个虚拟节点(virtual node)创建时分配独立的缓存池。每个虚拟节点管理自己的缓存池,不同虚拟节点间不共享缓存池。每个虚拟节点内部所属的全部表共享该虚拟节点的缓存池。</p>
<p>一个缓存池了有很多个缓存块,缓存的大小由缓存块的个数以及缓存块的大小决定。参数cacheBlockSize决定每个缓存块的大小,参数cacheNumOfBlocks决定每个虚拟节点可用缓存块数量。因此单个虚拟节点总缓存开销为cacheBlockSize x cacheNumOfBlocks。参数numOfBlocksPerMeter决定每张表可用缓存块的数量,TDengine要求每张表至少有2个缓存块可供使用,因此cacheNumOfBlocks的数值不应该小于虚拟节点中所包含的表数量的两倍,即cacheNumOfBlocks ≤ sessionsPerVnode x 2。一般情况下cacheBlockSize可以不用调整,使用系统默认值即可,缓存块需要存储至少几十条记录才能确保TDengine更有效率地进行数据写入。</p>
<p>你可以通过函数last快速获取一张表或一张超级表的最后一条记录,这样很便于在大屏显示各设备的实时状态或采集值。例如:</p>
<pre><code class="mysql language-mysql">select degree from thermometer where location='beijing';</code></pre>
<p>该SQL语句将获取所有位于北京的传感器最后记录的温度值。</p><a href='../index.html'>回去</a></section></main></div><?php include($s.'/footer.php'); ?><script>$('pre').addClass('prettyprint linenums');PR.prettyPrint()</script><script src='lib/docs/liner.js'></script></body></html>
\ No newline at end of file
<!DOCTYPE html><html lang='cn'><head><title>文档 | 涛思数据</title><meta name='description' content='TDengine是一个开源的专为物联网、车联网、工业互联网、IT运维等设计和优化的大数据平台。除核心的快10倍以上的时序数据库功能外,还提供缓存、数据订阅、流式计算等功能,最大程度减少研发和运维的工作量。'><meta name='keywords' content='大数据,Big Data,开源,物联网,车联网,工业互联网,IT运维, 时序数据库,缓存,数据订阅,消息队列,流式计算,开源,涛思数据,TAOS Data, TDengine'><meta name='title' content='文档 | 涛思数据'><meta property='og:site_name' content='涛思数据'/><meta property='og:title' content='文档 | 涛思数据'/><meta property='og:type' content='article'/><meta property='og:url' content='https://www.taosdata.com/cn/documentation/connections-with-other-tools-ch/index.php'/><meta property='og:description' content='TDengine是一个开源的专为物联网、车联网、工业互联网、IT运维等设计和优化的大数据平台。除核心的快10倍以上的时序数据库功能外,还提供缓存、数据订阅、流式计算等功能,最大程度减少研发和运维的工作量。' /><link rel='canonical' href='https://www.taosdata.com/cn/documentation/connections-with-other-tools-ch/index.php'/><script src='../lib/jquery-3.4.1.min.js' type='application/javascript'></script><link href='../lib/bootstrap.min.css' rel='stylesheet'><link href='../styles/base.min.css' rel='stylesheet'><link rel='stylesheet' href='../lib/docs/taosdataprettify.css'><link rel='stylesheet' href='../lib/docs/docs.css'><script src='../lib/docs/prettify.js'></script><script src='../lib/docs/prettyprint-sql.js'></script></head><body><script>$('#documentation-href').addClass('active')</script><div class='container-fluid'><main class='content-wrapper'><section class='documentation'><a href='../index.html'>回去</a><h1>与其他工具的连接</h1>
<a class='anchor' id='Telegraf'></a><h2>Telegraf</h2>
<p>TDengine能够与开源数据采集系统<a href="https://www.influxdata.com/time-series-platform/telegraf/">Telegraf</a>快速集成,整个过程无需任何代码开发。</p>
<a class='anchor' id='安装Telegraf'></a><h3>安装Telegraf</h3>
<p>目前TDengine支持Telegraf 1.7.4以上的版本。用户可以根据当前的操作系统,到Telegraf官网下载安装包,并执行安装。下载地址如下:https://portal.influxdata.com/downloads</p>
<a class='anchor' id='配置Telegraf'></a><h3>配置Telegraf</h3>
<p>修改Telegraf配置文件/etc/telegraf/telegraf.conf中与TDengine有关的配置项。 </p>
<p>在output plugins部分,增加[[outputs.http]]配置项: </p>
<ul>
<li>url:http://ip:6020/telegraf/udb,其中ip为TDengine集群的中任意一台服务器的IP地址,6020为TDengine RESTful接口的端口号,telegraf为固定关键字,udb为用于存储采集数据的数据库名称,可预先创建。</li>
<li>method: "POST" </li>
<li>username: 登录TDengine的用户名</li>
<li>password: 登录TDengine的密码</li>
<li>data_format: "json"</li>
<li>json_timestamp_units: "1ms"</li>
</ul>
<p>在agent部分:</p>
<ul>
<li>hostname: 区分不同采集设备的机器名称,需确保其唯一性</li>
<li>metric_batch_size: 30,允许Telegraf每批次写入记录最大数量,增大其数量可以降低Telegraf的请求发送频率,但对于TDengine,该数值不能超过50</li>
</ul>
<p>关于如何使用Telegraf采集数据以及更多有关使用Telegraf的信息,请参考Telegraf官方的<a href="https://docs.influxdata.com/telegraf/v1.11/">文档</a></p>
<a class='anchor' id='Grafana'></a><h2>Grafana</h2>
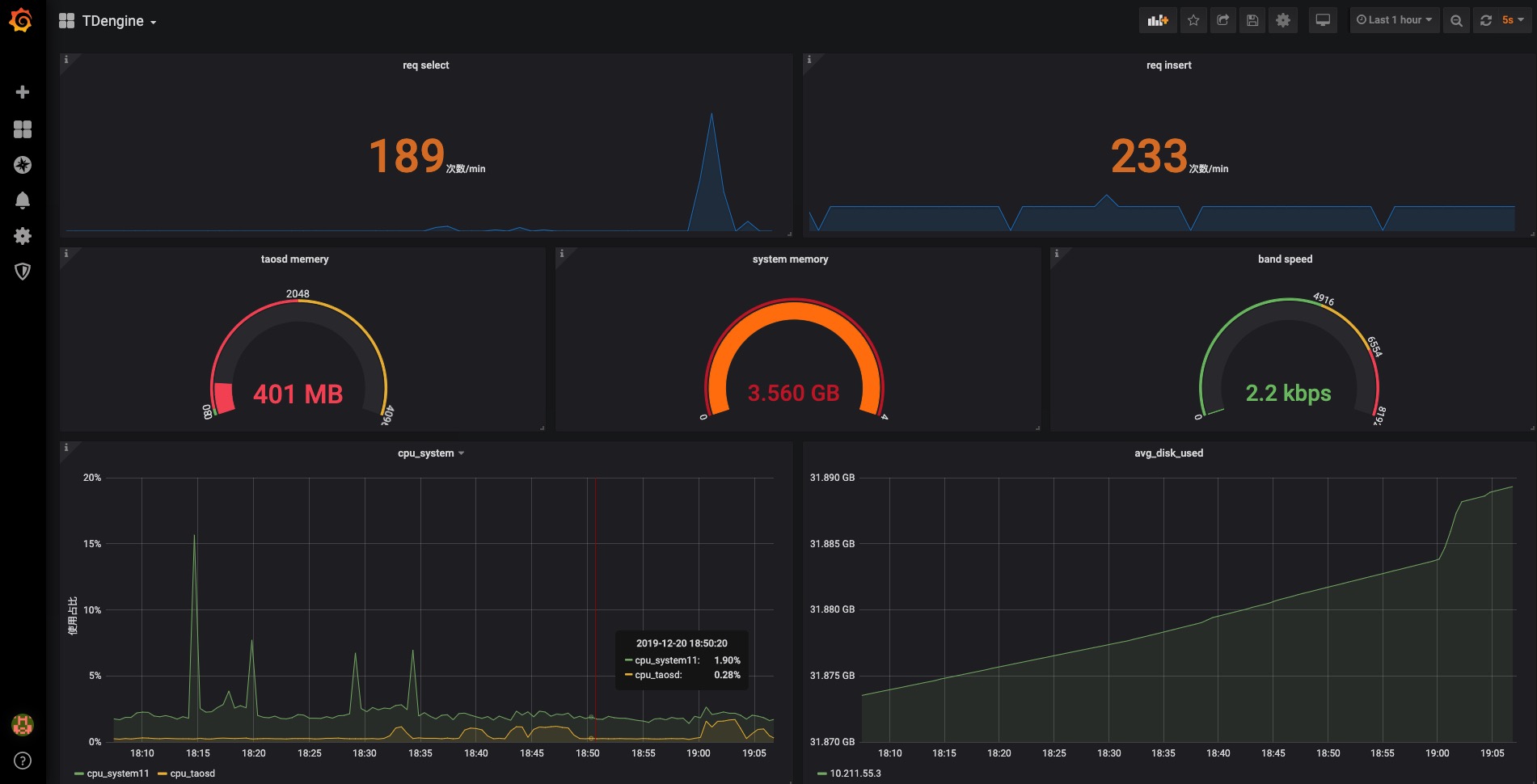
<p>TDengine能够与开源数据可视化系统<a href="https://www.grafana.com/">Grafana</a>快速集成搭建数据监测报警系统,整个过程无需任何代码开发,TDengine中数据表中内容可以在仪表盘(DashBoard)上进行可视化展现。</p>
<a class='anchor' id='安装Grafana'></a><h3>安装Grafana</h3>
<p>目前TDengine支持Grafana 5.2.4以上的版本。用户可以根据当前的操作系统,到Grafana官网下载安装包,并执行安装。下载地址如下:https://grafana.com/grafana/download</p>
<a class='anchor' id='配置Grafana'></a><h3>配置Grafana</h3>
<p>TDengine的Grafana插件在安装包的/usr/local/taos/connector/grafana目录下。</p>
<p>以CentOS 7.2操作系统为例,将tdengine目录拷贝到/var/lib/grafana/plugins目录下,重新启动grafana即可。</p>
<a class='anchor' id='使用Grafana'></a><h3>使用Grafana</h3>
<p>用户可以直接通过localhost:3000的网址,登录Grafana服务器(用户名/密码:admin/admin),配置TDengine数据源,如下图所示,此时可以在下拉列表中看到TDengine数据源。 </p>
<p><img src="../assets/clip_image001.png" alt="img" /></p>
<p>TDengine数据源中的HTTP配置里面的Host地址要设置为TDengine集群的中任意一台服务器的IP地址与TDengine RESTful接口的端口号(6020)。假设TDengine数据库与Grafana部署在同一机器,那么应输入:http://localhost:6020。</p>
<p>此外,还需配置登录TDengine的用户名与密码,然后点击下图中的Save&amp;Test按钮保存。 </p>
<p><img src="../assets/clip_image001-2474914.png" alt="img" /></p>
<p>然后,就可以在Grafana的数据源列表中看到刚创建好的TDengine的数据源:</p>
<p><img src="../assets/clip_image001-2474939.png" alt="img" /></p>
<p>基于上面的步骤,就可以在创建Dashboard的时候使用TDengine数据源,如下图所示: </p>
<p><img src="../assets/clip_image001-2474961.png" alt="img" /></p>
<p>然后,可以点击Add Query按钮增加一个新查询。</p>
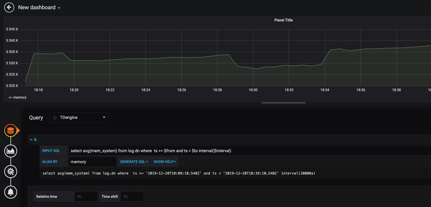
<p>在INPUT SQL输入框中输入查询SQL语句,该SQL语句的结果集应为两行多列的曲线数据,例如SELECT count(*) FROM sys.cpu WHERE ts&gt;=from and ts&lt;​to interval(interval)。其中,from、to和interval为TDengine插件的内置变量,表示从Grafana插件面板获取的查询范围和时间间隔。</p>
<p>ALIAS BY输入框为查询的别名,点击GENERATE SQL 按钮可以获取发送给TDengine的SQL语句。如下图所示: </p>
<p><img src="../assets/clip_image001-2474987.png" alt="img" /></p>
<p>关于如何使用Grafana创建相应的监测界面以及更多有关使用Grafana的信息,请参考Grafana官方的<a href="https://grafana.com/docs/">文档</a></p>
<a class='anchor' id='Matlab'></a><h2>Matlab</h2>
<p>MatLab可以通过安装包内提供的JDBC Driver直接连接到TDengine获取数据到本地工作空间。</p>
<a class='anchor' id='MatLab的JDBC接口适配'></a><h3>MatLab的JDBC接口适配</h3>
<p>MatLab的适配有下面几个步骤,下面以Windows10上适配MatLab2017a为例:</p>
<ul>
<li>将TDengine安装包内的驱动程序JDBCDriver-1.0.0-dist.jar拷贝到${matlab_root}\MATLAB\R2017a\java\jar\toolbox</li>
<li>将TDengine安装包内的taos.lib文件拷贝至${matlab_ root _dir}\MATLAB\R2017a\lib\win64</li>
<li>将新添加的驱动jar包加入MatLab的classpath。在${matlab_ root _dir}\MATLAB\R2017a\toolbox\local\classpath.txt文件中添加下面一行</li>
</ul>
<p><code>$matlabroot/java/jar/toolbox/JDBCDriver-1.0.0-dist.jar</code></p>
<ul>
<li>在${user_home}\AppData\Roaming\MathWorks\MATLAB\R2017a\下添加一个文件javalibrarypath.txt, 并在该文件中添加taos.dll的路径,比如您的taos.dll是在安装时拷贝到了C:\Windows\System32下,那么就应该在javalibrarypath.txt中添加如下一行:</li>
</ul>
<p><code>C:\Windows\System32</code></p>
<a class='anchor' id='在MatLab中连接TDengine获取数据'></a><h3>在MatLab中连接TDengine获取数据</h3>
<p>在成功进行了上述配置后,打开MatLab。</p>
<ul>
<li><p>创建一个连接:</p>
<p><code>conn = database(‘db’, ‘root’, ‘taosdata’, ‘com.taosdata.jdbc.TSDBDriver’, ‘jdbc:TSDB://127.0.0.1:0/’)</code></p></li>
<li><p>执行一次查询:</p>
<p><code>sql0 = [‘select * from tb’]</code></p>
<p><code>data = select(conn, sql0);</code></p></li>
<li><p>插入一条记录:</p>
<p><code>sql1 = [‘insert into tb values (now, 1)’]</code></p>
<p><code>exec(conn, sql1)</code></p></li>
</ul>
<p>更多例子细节请参考安装包内examples\Matlab\TDengineDemo.m文件。</p>
<a class='anchor' id='R'></a><h2>R</h2>
<p>R语言支持通过JDBC接口来连接TDengine数据库。首先需要安装R语言的JDBC包。启动R语言环境,然后执行以下命令安装R语言的JDBC支持库:</p>
<pre><code class="R language-R">install.packages('rJDBC', repos='http://cran.us.r-project.org')</code></pre>
<p>安装完成以后,通过执行<code>library('RJDBC')</code>命令加载 <em>RJDBC</em> 包:</p>
<p>然后加载TDengine的JDBC驱动:</p>
<pre><code class="R language-R">drv&lt;-JDBC("com.taosdata.jdbc.TSDBDriver","JDBCDriver-1.0.0-dist.jar", identifier.quote="\"")</code></pre>
<p>如果执行成功,不会出现任何错误信息。之后通过以下命令尝试连接数据库:</p>
<pre><code class="R language-R">conn&lt;-dbConnect(drv,"jdbc:TSDB://192.168.0.1:0/?user=root&amp;password=taosdata","root","taosdata")</code></pre>
<p>注意将上述命令中的IP地址替换成正确的IP地址。如果没有任务错误的信息,则连接数据库成功,否则需要根据错误提示调整连接的命令。TDengine支持以下的 <em>RJDBC</em> 包中函数:</p>
<ul>
<li>dbWriteTable(conn, "test", iris, overwrite=FALSE, append=TRUE):将数据框iris写入表test中,overwrite必须设置为false,append必须设为TRUE,且数据框iris要与表test的结构一致。</li>
<li>dbGetQuery(conn, "select count(*) from test"):查询语句</li>
<li>dbSendUpdate(conn, "use db"):执行任何非查询sql语句。例如dbSendUpdate(conn, "use db"), 写入数据dbSendUpdate(conn, "insert into t1 values(now, 99)")等。</li>
<li>dbReadTable(conn, "test"):读取表test中数据</li>
<li>dbDisconnect(conn):关闭连接</li>
<li>dbRemoveTable(conn, "test"):删除表test</li>
</ul>
<p>TDengine客户端暂不支持如下函数:</p>
<ul>
<li>dbExistsTable(conn, "test"):是否存在表test</li>
<li>dbListTables(conn):显示连接中的所有表</li>
</ul><a href='../index.html'>回去</a></section></main></div><?php include($s.'/footer.php'); ?><script>$('pre').addClass('prettyprint linenums');PR.prettyPrint()</script><script src='lib/docs/liner.js'></script></body></html>
\ No newline at end of file
<!DOCTYPE html><html lang='cn'><head><title>文档 | 涛思数据</title><meta name='description' content='TDengine是一个开源的专为物联网、车联网、工业互联网、IT运维等设计和优化的大数据平台。除核心的快10倍以上的时序数据库功能外,还提供缓存、数据订阅、流式计算等功能,最大程度减少研发和运维的工作量。'><meta name='keywords' content='大数据,Big Data,开源,物联网,车联网,工业互联网,IT运维, 时序数据库,缓存,数据订阅,消息队列,流式计算,开源,涛思数据,TAOS Data, TDengine'><meta name='title' content='文档 | 涛思数据'><meta property='og:site_name' content='涛思数据'/><meta property='og:title' content='文档 | 涛思数据'/><meta property='og:type' content='article'/><meta property='og:url' content='https://www.taosdata.com/cn/documentation/data-model-and-architecture-ch/index.php'/><meta property='og:description' content='TDengine是一个开源的专为物联网、车联网、工业互联网、IT运维等设计和优化的大数据平台。除核心的快10倍以上的时序数据库功能外,还提供缓存、数据订阅、流式计算等功能,最大程度减少研发和运维的工作量。' /><link rel='canonical' href='https://www.taosdata.com/cn/documentation/data-model-and-architecture-ch/index.php'/><script src='../lib/jquery-3.4.1.min.js' type='application/javascript'></script><link href='../lib/bootstrap.min.css' rel='stylesheet'><link href='../styles/base.min.css' rel='stylesheet'><link rel='stylesheet' href='../lib/docs/taosdataprettify.css'><link rel='stylesheet' href='../lib/docs/docs.css'><script src='../lib/docs/prettify.js'></script><script src='../lib/docs/prettyprint-sql.js'></script></head><body><script>$('#documentation-href').addClass('active')</script><div class='container-fluid'><main class='content-wrapper'><section class='documentation'><a href='../index.html'>回去</a><h1>数据模型和设计</h1>
<a class='anchor' id='数据模型'></a><h2>数据模型</h2>
<a class='anchor' id='物联网典型场景'></a><h3>物联网典型场景</h3>
<p>在典型的物联网、车联网、运维监测场景中,往往有多种不同类型的数据采集设备,采集一个到多个不同的物理量。而同一种采集设备类型,往往又有多个具体的采集设备分布在不同的地点。大数据处理系统就是要将各种采集的数据汇总,然后进行计算和分析。对于同一类设备,其采集的数据类似如下的表格:</p>
<figure><table>
<thead>
<tr>
<th style="text-align:center;">Device ID</th>
<th style="text-align:center;">Time Stamp</th>
<th style="text-align:center;">Value 1</th>
<th style="text-align:center;">Value 2</th>
<th style="text-align:center;">Value 3</th>
<th style="text-align:center;">Tag 1</th>
<th style="text-align:center;">Tag 2</th>
</tr>
</thead>
<tbody>
<tr>
<td style="text-align:center;">D1001</td>
<td style="text-align:center;">1538548685000</td>
<td style="text-align:center;">10.3</td>
<td style="text-align:center;">219</td>
<td style="text-align:center;">0.31</td>
<td style="text-align:center;">Red</td>
<td style="text-align:center;">Tesla</td>
</tr>
<tr>
<td style="text-align:center;">D1002</td>
<td style="text-align:center;">1538548684000</td>
<td style="text-align:center;">10.2</td>
<td style="text-align:center;">220</td>
<td style="text-align:center;">0.23</td>
<td style="text-align:center;">Blue</td>
<td style="text-align:center;">BMW</td>
</tr>
<tr>
<td style="text-align:center;">D1003</td>
<td style="text-align:center;">1538548686500</td>
<td style="text-align:center;">11.5</td>
<td style="text-align:center;">221</td>
<td style="text-align:center;">0.35</td>
<td style="text-align:center;">Black</td>
<td style="text-align:center;">Honda</td>
</tr>
<tr>
<td style="text-align:center;">D1004</td>
<td style="text-align:center;">1538548685500</td>
<td style="text-align:center;">13.4</td>
<td style="text-align:center;">223</td>
<td style="text-align:center;">0.29</td>
<td style="text-align:center;">Red</td>
<td style="text-align:center;">Volvo</td>
</tr>
<tr>
<td style="text-align:center;">D1001</td>
<td style="text-align:center;">1538548695000</td>
<td style="text-align:center;">12.6</td>
<td style="text-align:center;">218</td>
<td style="text-align:center;">0.33</td>
<td style="text-align:center;">Red</td>
<td style="text-align:center;">Tesla</td>
</tr>
<tr>
<td style="text-align:center;">D1004</td>
<td style="text-align:center;">1538548696600</td>
<td style="text-align:center;">11.8</td>
<td style="text-align:center;">221</td>
<td style="text-align:center;">0.28</td>
<td style="text-align:center;">Black</td>
<td style="text-align:center;">Honda</td>
</tr>
</tbody>
</table></figure>
<p>每一条记录都有设备ID,时间戳,采集的物理量,还有与每个设备相关的静态标签。每个设备是受外界的触发,或按照设定的周期采集数据。采集的数据点是时序的,是一个数据流。</p>
<a class='anchor' id='数据特征'></a><h3>数据特征</h3>
<p>除时序特征外,仔细研究发现,物联网、车联网、运维监测类数据还具有很多其他明显的特征。</p>
<ol>
<li>数据是结构化的;</li>
<li>数据极少有更新或删除操作;</li>
<li>无需传统数据库的事务处理;</li>
<li>相对互联网应用,写多读少;</li>
<li>流量平稳,根据设备数量和采集频次,可以预测出来;</li>
<li>用户关注的是一段时间的趋势,而不是某一特点时间点的值;</li>
<li>数据是有保留期限的;</li>
<li>数据的查询分析一定是基于时间段和地理区域的;</li>
<li>除存储查询外,还往往需要各种统计和实时计算操作;</li>
<li>数据量巨大,一天采集的数据就可以超过100亿条。</li>
</ol>
<p>充分利用上述特征,TDengine采取了一特殊的优化的存储和计算设计来处理时序数据,能将系统处理能力显著提高。</p>
<a class='anchor' id='关系型数据库模型'></a><h3>关系型数据库模型</h3>
<p>因为采集的数据一般是结构化数据,而且为降低学习门槛,TDengine采用传统的关系型数据库模型管理数据。因此用户需要先创建库,然后创建表,之后才能插入或查询数据。</p>
<a class='anchor' id='一个设备一张表'></a><h3>一个设备一张表</h3>
<p>为充分利用其数据的时序性和其他数据特点,TDengine要求<strong>对每个数据采集点单独建表</strong>(比如有一千万个智能电表,就需创建一千万张表,上述表格中的D1001, D1002, D1003, D1004都需单独建表),用来存储这个采集点所采集的时序数据。这种设计能保证一个采集点的数据在存储介质上是一块一块连续的,大幅减少随机读取操作,成数量级的提升读取和查询速度。而且由于不同数据采集设备产生数据的过程完全独立,每个设备只产生属于自己的数据,一张表也就只有一个写入者。这样每个表就可以采用无锁方式来写,写入速度就能大幅提升。同时,对于一个数据采集点而言,其产生的数据是时序的,因此写的操作可用追加的方式实现,进一步大幅提高数据写入速度。</p>
<a class='anchor' id='数据建模最佳实践'></a><h3>数据建模最佳实践</h3>
<p><strong>表(Table)</strong>:TDengine 建议用数据采集点的名字(如上表中的D1001)来做表名。每个数据采集点可能同时采集多个物理量(如上表中的value1, value2, value3),每个物理量对应一张表中的一列,数据类型可以是整型、浮点型、字符串等。除此之外,表的第一列必须是时间戳,即数据类型为 timestamp。有的设备有多组采集量,每一组的采集频次是不一样的,这是需要对同一个设备建多张表。对采集的数据,TDengine将自动按照时间戳建立索引,但对采集的物理量不建任何索引。数据是用列式存储方式保存。 </p>
<p><strong>超级表(Super Table)</strong>:对于同一类型的采集点,为保证Schema的一致性,而且为便于聚合统计操作,可以先定义超级表STable(详见第10章),然后再定义表。每个采集点往往还有静态标签信息(如上表中的Tag 1, Tag 2),比如设备型号、颜色等,这些静态信息不会保存在存储采集数据的数据节点中,而是通过超级表保存在元数据节点中。这些静态标签信息将作为过滤条件,用于采集点之间的数据聚合统计操作。</p>
<p><strong>库(DataBase)</strong>:不同的数据采集点往往具有不同的数据特征,包括数据采集频率高低,数据保留时间长短,备份数目,单个字段大小等等。为让各种场景下TDengine都能最大效率的工作,TDengine建议将不同数据特征的表创建在不同的库里。创建一个库时,除SQL标准的选项外,应用还可以指定保留时长、数据备份的份数、cache大小、文件块大小、是否压缩等多种参数(详见第19章)。</p>
<p><strong>Schemaless vs Schema</strong>: 与NoSQL的各种引擎相比,由于应用需要定义schema,插入数据的灵活性降低。但对于物联网、金融这些典型的时序数据场景,schema会很少变更,因此这个灵活性不够的设计就不成问题。相反,TDengine采用结构化数据来进行处理的方式将让查询、分析的性能成数量级的提升。</p>
<p>TDengine对库的数量、超级表的数量以及表的数量没有做任何限制,而且其多少不会对性能产生影响,应用按照自己的场景创建即可。</p>
<a class='anchor' id='主要模块'></a><h2>主要模块</h2>
<p>如图所示,TDengine服务主要包含两大模块:<strong>管理节点模块(MGMT)</strong><strong>数据节点模块(DNODE)</strong>。整个TDengine还包含<strong>客户端模块</strong></p>
<p><center> <img src="../assets/structure.png"> </center>
<center> 图 1 TDengine架构示意图 </center></p>
<a class='anchor' id='管理节点模块'></a><h3>管理节点模块</h3>
<p>管理节点模块主要负责元数据的存储和查询等工作,其中包括用户信息的管理、数据库和表信息的创建、删除以及查询等。应用连接TDengine时会首先连接到管理节点。在创建/删除数据库和表时,请求也会首先发送请求到管理节点模块。由管理节点模块首先创建/删除元数据信息,然后发送请求到数据节点模块进行分配/删除所需要的资源。在数据写入和查询时,应用同样会首先访问管理节点模块,获取元数据信息。然后根据元数据管理信息访问数据节点模块。</p>
<a class='anchor' id='数据节点模块'></a><h3>数据节点模块</h3>
<p>写入数据的存储和查询工作是由数据节点模块负责。 为了更高效地利用资源,以及方便将来进行水平扩展,TDengine内部对数据节点进行了虚拟化,引入了虚拟节点(virtual node, 简称vnode)的概念,作为存储、资源分配以及数据备份的单元。如图2所示,在一个dnode上,通过虚拟化,可以将该dnode视为多个虚拟节点的集合。</p>
<p>创建一个库时,系统会自动分配vnode。每个vnode存储一定数量的表中的数据,但一个表只会存在于一个vnode里,不会跨vnode。一个vnode只会属于一个库,但一个库会有一到多个vnode。不同的vnode之间资源互不共享。每个虚拟节点都有自己的缓存,在硬盘上也有自己的存储目录。而同一vnode内部无论是缓存还是硬盘的存储都是共享的。通过虚拟化,TDengine可以将dnode上有限的物理资源合理地分配给不同的vnode,大大提高资源的利用率和并发度。一台物理机器上的虚拟节点个数可以根据其硬件资源进行配置。</p>
<p><center> <img src="../assets/vnode.png"> </center>
<center> 图 2 TDengine虚拟化 </center></p>
<a class='anchor' id='客户端模块'></a><h3>客户端模块</h3>
<p>TDengine客户端模块主要负责将应用传来的请求(SQL语句)进行解析,转化为内部结构体再发送到服务端。TDengine的各种接口都是基于TDengine的客户端模块进行开发的。客户端模块与管理模块使用TCP/UDP通讯,端口号由系统参数mgmtShellPort配置, 缺省值为6030。客户端与数据节点模块也是使用TCP/UDP通讯,端口号由系统参数vnodeShellPort配置, 缺省值为6035。两个端口号均可通过<a href="../administrator/#Configuration-on-Server">系统配置文件taos.cfg</a>进行个性化设置。</p>
<a class='anchor' id='写入流程'></a><h2>写入流程</h2>
<p>TDengine的完整写入流程如图3所示。为了保证写入数据的安全性和完整性,TDengine在写入数据时采用[预写日志算法]。客户端发来的数据在经过验证以后,首先会写入预写日志中,以保证TDengine能够在断电等因素导致的服务重启时从预写日志中恢复数据,避免数据的丢失。写入预写日志后,数据会被写到对应的vnode的缓存中。随后,服务端会发送确认信息给客户端表示写入成功。TDengine中存在两种机制可以促使缓存中的数据写入到硬盘上进行持久化存储:</p>
<p><center> <img src="../assets/write_process.png"> </center>
<center> 图 3 TDengine写入流程 </center></p>
<ol>
<li><strong>时间驱动的落盘</strong>:TDengine服务会定时将vnode缓存中的数据写入到硬盘上,默认为一个小时落一次盘。落盘间隔可在配置文件taos.cfg中通过参数commitTime配置。</li>
<li><strong>数据驱动的落盘</strong>:当vnode中缓存的数据达到一定规模时,为了不阻塞后续数据的写入,TDengine也会拉起落盘线程将缓存中的数据清空。数据驱动的落盘会刷新定时落盘的时间。</li>
</ol>
<p>TDengine在数据落盘时会打开新的预写日志文件,在落盘后则会删除老的预写日志文件,避免日志文件无限制的增长。TDengine对缓存按照先进先出的原则进行管理,以保证每个表的最新数据都在缓存中。</p>
<a class='anchor' id='数据存储'></a><h2>数据存储</h2>
<p>TDengine将所有数据存储在/var/lib/taos/目录下,您可以通过系统配置参数dataDir进行个性化配置。</p>
<p>TDengine中的元数据信息包括TDengine中的数据库、表、用户等信息。每个超级表、以及每个表的标签数据也存放在这里。为提高访问速度,元数据全部有缓存。</p>
<p>TDengine中写入的数据在硬盘上是按时间维度进行分片的。同一个vnode中的表在同一时间范围内的数据都存放在同一文件组中。这一数据分片方式可以大大简化数据在时间维度的查询,提高查询速度。在默认配置下,硬盘上的每个数据文件存放10天数据。用户可根据需要修改系统配置参数daysPerFile进行个性化配置。</p>
<p>表中的数据都有保存时间,一旦超过保存时间(缺省是3650天),数据将被系统自动删除。您可以通过系统配置参数daysToKeep进行个性化设置。</p>
<p>数据在文件中是按块存储的。每个数据块只包含一张表的数据,且数据是按照时间主键递增排列的。数据在数据块中按列存储,这样使得同列的数据存放在一起,对于不同的数据类型还采用不同的压缩方法,大大提高压缩的比例,节省存储空间。</p>
<p>数据文件总共有三类文件,一类是data文件,它存放了真实的数据块,该文件只进行追加操作;一类文件是head文件, 它存放了其对应的data文件中数据块的索引信息;第三类是last文件,专门存储最后写入的数据,每次落盘操作时,这部分数据会与内存里的数据合并,并决定是否写入data文件还是last文件。</p><a href='../index.html'>回去</a></section></main></div><?php include($s.'/footer.php'); ?><script>$('pre').addClass('prettyprint linenums');PR.prettyPrint()</script><script src='lib/docs/liner.js'></script></body></html>
\ No newline at end of file
<!DOCTYPE html><html lang='cn'><head><title>文档 | 涛思数据</title><meta name='description' content='TDengine是一个开源的专为物联网、车联网、工业互联网、IT运维等设计和优化的大数据平台。除核心的快10倍以上的时序数据库功能外,还提供缓存、数据订阅、流式计算等功能,最大程度减少研发和运维的工作量。'><meta name='keywords' content='大数据,Big Data,开源,物联网,车联网,工业互联网,IT运维, 时序数据库,缓存,数据订阅,消息队列,流式计算,开源,涛思数据,TAOS Data, TDengine'><meta name='title' content='文档 | 涛思数据'><meta property='og:site_name' content='涛思数据'/><meta property='og:title' content='文档 | 涛思数据'/><meta property='og:type' content='article'/><meta property='og:url' content='https://www.taosdata.com/cn/documentation/faq-ch/index.php'/><meta property='og:description' content='TDengine是一个开源的专为物联网、车联网、工业互联网、IT运维等设计和优化的大数据平台。除核心的快10倍以上的时序数据库功能外,还提供缓存、数据订阅、流式计算等功能,最大程度减少研发和运维的工作量。' /><link rel='canonical' href='https://www.taosdata.com/cn/documentation/faq-ch/index.php'/><script src='../lib/jquery-3.4.1.min.js' type='application/javascript'></script><link href='../lib/bootstrap.min.css' rel='stylesheet'><link href='../styles/base.min.css' rel='stylesheet'><link rel='stylesheet' href='../lib/docs/taosdataprettify.css'><link rel='stylesheet' href='../lib/docs/docs.css'><script src='../lib/docs/prettify.js'></script><script src='../lib/docs/prettyprint-sql.js'></script></head><body><script>$('#documentation-href').addClass('active')</script><div class='container-fluid'><main class='content-wrapper'><section class='documentation'><a href='../index.html'>回去</a><h1>常见问题</h1>
<h4>1. 遇到错误"failed to connect to server", 我怎么办?</h4>
<p>客户端遇到链接故障,请按照下面的步骤进行检查:</p>
<ol>
<li>在服务器,执行 <code>systemctl status taosd</code> 检查<em>taosd</em>运行状态。如果没有运行,启动<em>taosd</em></li>
<li>确认客户端连接时指定了正确的服务器IP地址</li>
<li>ping服务器IP,如果没有反应,请检查你的网络</li>
<li>检查防火墙设置,确认TCP/UDP 端口6030-6039 是打开的</li>
<li>对于Linux上的JDBC(ODBC, Python, Go等接口类似)连接, 确保<em>libtaos.so</em>在目录<em>/usr/local/lib/taos</em>里, 并且<em>/usr/local/lib/taos</em>在系统库函数搜索路径<em>LD_LIBRARY_PATH</em></li>
<li>对于windows上的JDBC, ODBC, Python, Go等连接,确保<em>driver/c/taos.dll</em>在你的系统搜索目录里 (建议<em>taos.dll</em>放在目录 <em>C:\Windows\System32</em>)</li>
<li>如果仍不能排除连接故障,请使用命令行工具nc来分别判断指定端口的TCP和UDP连接是否通畅
检查UDP端口连接是否工作:<code>nc -vuz {hostIP} {port}</code>
检查服务器侧TCP端口连接是否工作:<code>nc -l {port}</code>
检查客户端侧TCP端口链接是否工作:<code>nc {hostIP} {port}</code></li>
</ol>
<h4>2. 虽然语法正确,为什么我还是得到 "Invalid SQL" 错误</h4>
<p>如果你确认语法正确,请检查SQL语句长度是否超过64K。如果超过,也会返回这个错误。</p>
<h4>3. 为什么我删除超级表总是失败?</h4>
<p>请确保超级表下已经没有其他表,否则系统不允许删除该超级表。</p>
<h4>4. 是否支持validation queries?</h4>
<p>TDengine还没有一组专用的validation queries。然而建议你使用系统监测的数据库”log"来做。</p>
<h4>5. 我可以删除或更新一条记录吗?</h4>
<p>不能。因为TDengine是为联网设备采集的数据设计的,不容许修改。但TDengine提供数据保留策略,只要数据记录超过保留时长,就会被自动删除。</p>
<h4>6. 我怎么创建超过250列的表?</h4>
<p>TDengine最大允许创建250列的表。但是如果确实超过,我们建议按照数据特性,逻辑地将这个宽表分解成几个小表。</p>
<h4>7. 最有效的写入数据的方法是什么?</h4>
<p>批量插入。每条写入语句可以一张表同时插入多条记录,也可以同时插入多张表的记录。</p>
<h4>8. windows系统下插入的nchar类数据中的汉字被解析成了乱码如何解决?</h4>
<p>windows下插入nchar类的数据中如果有中文,请先确认系统的地区设置成了中国(在Control Panel里可以设置),这时cmd中的<code>taos</code>客户端应该已经可以正常工作了;如果是在IDE里开发Java应用,比如Eclipse, Intellij,请确认IDE里的文件编码为GBK(这是Java默认的编码类型),然后在生成Connection时,初始化客户端的配置,具体语句如下:</p>
<p>​ Class.forName("com.taosdata.jdbc.TSDBDriver");</p>
<p>​ Properties properties = new Properties();</p>
<p>​ properties.setProperty(TSDBDriver.LOCALE_KEY, "UTF-8");</p>
<p>​ Connection = DriverManager.getConnection(url, properties);</p><a href='../index.html'>回去</a></section></main></div><?php include($s.'/footer.php'); ?><script>$('pre').addClass('prettyprint linenums');PR.prettyPrint()</script><script src='lib/docs/liner.js'></script></body></html>
\ No newline at end of file
<!DOCTYPE html><html lang='cn'><head><title>文档 | 涛思数据</title><meta name='description' content='TDengine是一个开源的专为物联网、车联网、工业互联网、IT运维等设计和优化的大数据平台。除核心的快10倍以上的时序数据库功能外,还提供缓存、数据订阅、流式计算等功能,最大程度减少研发和运维的工作量。'><meta name='keywords' content='大数据,Big Data,开源,物联网,车联网,工业互联网,IT运维, 时序数据库,缓存,数据订阅,消息队列,流式计算,开源,涛思数据,TAOS Data, TDengine'><meta name='title' content='文档 | 涛思数据'><meta property='og:site_name' content='涛思数据'/><meta property='og:title' content='文档 | 涛思数据'/><meta property='og:type' content='article'/><meta property='og:url' content='https://www.taosdata.com/cn/documentation/getting-started-ch/index.php'/><meta property='og:description' content='TDengine是一个开源的专为物联网、车联网、工业互联网、IT运维等设计和优化的大数据平台。除核心的快10倍以上的时序数据库功能外,还提供缓存、数据订阅、流式计算等功能,最大程度减少研发和运维的工作量。' /><link rel='canonical' href='https://www.taosdata.com/cn/documentation/getting-started-ch/index.php'/><script src='../lib/jquery-3.4.1.min.js' type='application/javascript'></script><link href='../lib/bootstrap.min.css' rel='stylesheet'><link href='../styles/base.min.css' rel='stylesheet'><link rel='stylesheet' href='../lib/docs/taosdataprettify.css'><link rel='stylesheet' href='../lib/docs/docs.css'><script src='../lib/docs/prettify.js'></script><script src='../lib/docs/prettyprint-sql.js'></script></head><body><script>$('#documentation-href').addClass('active')</script><div class='container-fluid'><main class='content-wrapper'><section class='documentation'><a href='../index.html'>回去</a><h1>立即开始</h1>
<a class='anchor' id='快速上手'></a><h2>快速上手</h2>
<p>TDengine目前只支持在Linux系统上安装和运行。用户可根据需求选择通过<a href="#通过源码安装">源码</a>或者<a href="#通过安装包安装">安装包</a>来安装。</p>
<a class='anchor' id='通过源码安装'></a><h3>通过源码安装</h3>
<p>请参考我们的<a href="https://github.com/taosdata/TDengine">TDengine github主页</a>下载源码并安装.</p>
<a class='anchor' id='通过安装包安装'></a><h3>通过安装包安装</h3>
<p>我们提供三种安装包,请选择你所需要的。TDengine的安装非常简单,从下载到安装成功仅仅只要几秒钟。</p>
<ul id='packageList'>
<li><a id='tdengine-rpm' style='color:var(--b2)'>TDengine RPM package (1.5M)</a></li>
<li><a id='tdengine-deb' style='color:var(--b2)'>TDengine DEB package (1.7M)</a></li>
<li><a id='tdengine-tar' style='color:var(--b2)'>TDengine Tarball (3.0M)</a></li>
</ul>
<p>目前,TDengine只支持在使用<a href="https://en.wikipedia.org/wiki/Systemd"><code>systemd</code></a>做进程服务管理的linux系统上安装。其他linux系统的支持正在开发中。用<code>which</code>命令来检测系统中是否存在<code>systemd</code>:</p>
<pre><code class="cmd language-cmd">which systemd</code></pre>
<p>如果系统中不存在<code>systemd</code>命令,请考虑<a href="#通过源码安装">通过源码安装</a>TDengine。</p>
<a class='anchor' id='启动并体验TDengine'></a><h2>启动并体验TDengine</h2>
<p>安装成功后,用户可使用<code>systemctl</code>命令来启动TDengine的服务进程。</p>
<pre><code class="cmd language-cmd">systemctl start taosd</code></pre>
<p>检查服务是否正常工作。</p>
<pre><code class="cmd language-cmd">systemctl status taosd</code></pre>
<p>如果TDengine服务正常工作,那么您可以通过TDengine的命令行程序<code>taos</code>来访问并体验TDengine。</p>
<p><strong>注:<em>systemctl</em> 命令需要 <em>root</em> 权限来运行,如果您非 <em>root</em> 用户,请在命令前添加 <em>sudo</em></strong></p>
<a class='anchor' id='TDengine命令行程序'></a><h2>TDengine命令行程序</h2>
<p>执行TDengine命令行程序,您只要在Linux终端执行<code>taos</code>即可</p>
<pre><code class="cmd language-cmd">taos</code></pre>
<p>如果TDengine终端链接服务成功,将会打印出欢迎消息和版本信息。如果失败,则会打印错误消息出来(请参考<a href="https://www.taosdata.com/cn/faq/">FAQ</a>来解决终端链接服务端失败的问题)。TDengine终端的提示符号如下:</p>
<pre><code class="cmd language-cmd">taos&gt;</code></pre>
<p>在TDengine终端中,用户可以通过SQL命令来创建/删除数据库、表等,并进行插入查询操作。在终端中运行的SQL语句需要以分号结束来运行。示例:</p>
<pre><code class="mysql language-mysql">create database db;
use db;
create table t (ts timestamp, speed int);
insert into t values ('2019-07-15 00:00:00', 10);
insert into t values ('2019-07-15 01:00:00', 20);
select * from t;
ts | speed |
===================================
19-07-15 00:00:00.000| 10|
19-07-15 01:00:00.000| 20|
Query OK, 2 row(s) in set (0.001700s)</code></pre>
<p>除执行SQL语句外,系统管理员还可以从TDengine终端检查系统运行状态,添加删除用户账号等。</p>
<a class='anchor' id='命令行参数'></a><h3>命令行参数</h3>
<p>您可通过配置命令行参数来改变TDengine终端的行为。以下为常用的几个命令行参数:</p>
<ul>
<li>-c, --config-dir: 指定配置文件目录,默认为<em>/etc/taos</em></li>
<li>-h, --host: 指定服务的IP地址,默认为本地服务</li>
<li>-s, --commands: 在不进入终端的情况下运行TDengine命令</li>
<li>-u, -- user: 链接TDengine服务器的用户名,缺省为root</li>
<li>-p, --password: 链接TDengine服务器的密码,缺省为taosdata</li>
<li>-?, --help: 打印出所有命令行参数</li>
</ul>
<p>示例:</p>
<pre><code class="cmd language-cmd">taos -h 192.168.0.1 -s "use db; show tables;"</code></pre>
<a class='anchor' id='运行SQL命令脚本'></a><h3>运行SQL命令脚本</h3>
<p>TDengine终端可以通过<code>source</code>命令来运行SQL命令脚本.</p>
<pre><code>taos&gt; source &lt;filename&gt;;</code></pre>
<a class='anchor' id='Shell小技巧'></a><h3>Shell小技巧</h3>
<ul>
<li>可以使用上下光标键查看已经历史输入的命令</li>
<li>修改用户密码。在shell中使用alter user命令</li>
<li>ctrl+c 中止正在进行中的查询</li>
<li>执行<code>RESET QUERY CACHE</code>清空本地缓存的表的schema</li>
</ul>
<a class='anchor' id='主要功能'></a><h2>主要功能</h2>
<p>TDengine的核心功能是时序数据库。除此之外,为减少研发的复杂度、系统维护的难度,TDengine还提供缓存、消息队列、订阅、流式计算等功能。更详细的功能如下:</p>
<ul>
<li>使用类SQL语言插入或查询数据</li>
<li>支持C/C++, Java(JDBC), Python, Go, RESTful, and Node.JS 开发接口</li>
<li>可通过Python/R/Matlab or TDengine shell做Ad Hoc查询分析</li>
<li>通过定时连续查询支持基于滑动窗口的流式计算</li>
<li>使用超级表来更灵活高效的聚合多个时间线的数据</li>
<li>时间轴上聚合一个或多个时间线的数据</li>
<li>支持数据订阅,一旦有新数据,就立即通知应用</li>
<li>支持缓存,每个时间线或设备的最新数据都从内存里快速获取</li>
<li>历史数据与实时数据处理完全透明,不用区别对待</li>
<li>支持链接Telegraf, Grafana等第三方工具</li>
<li>成套的配置和工具,让你更好的管理TDengine </li>
</ul>
<p>对于企业版,TDengine还提供如下高级功能:</p>
<ul>
<li>线性水平扩展能力,以提供更高的处理速度和数据容量</li>
<li>高可靠,无单点故障,提供运营商级别的服务</li>
<li>多个副本自动同步,而且可以跨机房</li>
<li>多级存储,让历史数据处理的成本更低</li>
<li>用户友好的管理后台和工具,让管理更轻松简单 </li>
</ul>
<p>TDengine是专为物联网、车联网、工业互联网、运维监测等场景优化设计的时序数据处理引擎。与其他方案相比,它的插入查询速度都快10倍以上。单核一秒钟就能插入100万数据点,读出1000万数据点。由于采用列式存储和优化的压缩算法,存储空间不及普通数据库的1/10.</p>
<a class='anchor' id='深入了解TDengine'></a><h2>深入了解TDengine</h2>
<p>请继续阅读<a href="../documentation">文档</a>来深入了解TDengine。</p><a href='../index.html'>回去</a></section></main></div><?php include($s.'/footer.php'); ?><script>$('pre').addClass('prettyprint linenums');PR.prettyPrint()</script><script src='lib/docs/liner.js'></script></body></html>
<!DOCTYPE html><html lang='cn'><head><title>文档 | 涛思数据</title><meta name='description' content='TDengine是一个开源的专为物联网、车联网、工业互联网、IT运维等设计和优化的大数据平台。除核心的快10倍以上的时序数据库功能外,还提供缓存、数据订阅、流式计算等功能,最大程度减少研发和运维的工作量。'><meta name='keywords' content='大数据,Big Data,开源,物联网,车联网,工业互联网,IT运维, 时序数据库,缓存,数据订阅,消息队列,流式计算,开源,涛思数据,TAOS Data, TDengine'><meta name='title' content='文档 | 涛思数据'><meta property='og:site_name' content='涛思数据'/><meta property='og:title' content='文档 | 涛思数据'/><meta property='og:type' content='article'/><meta property='og:url' content='https://www.taosdata.com/cn/documentation'/><meta property='og:description' content='TDengine是一个开源的专为物联网、车联网、工业互联网、IT运维等设计和优化的大数据平台。除核心的快10倍以上的时序数据库功能外,还提供缓存、数据订阅、流式计算等功能,最大程度减少研发和运维的工作量。' /><link rel='canonical' href='https://www.taosdata.com/cn/documentation'/><script src='lib/jquery-3.4.1.min.js' type='application/javascript'></script><link href='lib/bootstrap.min.css' rel='stylesheet'><link href='styles/base.min.css' rel='stylesheet'><link rel='stylesheet' href='lib/docs/taosdataprettify.css'><link rel='stylesheet' href='lib/docs/docs.css'><link rel='stylesheet' href='styles/documentation/index.min.css'><script src='lib/docs/prettify.js'></script><script src='lib/docs/prettyprint-sql.js'></script></head><body><script>$('#documentation-href').addClass('active')</script><div class='container-fluid'><main class='content-wrapper'><section class='documentation'><h1>TDengine文档</h1><p>TDengine是一个高效的存储、查询、分析时序大数据的平台,专为物联网、车联网、工业互联网、运维监测等优化而设计。您可以像使用关系型数据库MySQL一样来使用它,但建议您在使用前仔细阅读一遍下面的文档,特别是<a href="data-model-and-architecture">数据模型</a><a href="super-table">超级表</a>一节。除本文档之外,欢迎<a href="https://www.taosdata.com/downloads/TDengine%20White%20Paper.pdf">下载产品白皮书</a></p><a href='getting-started/index.html'><h2>立即开始</h2></a><ul><li><a href='getting-started/index.html#快速上手'>快速上手</a>:下载、安装、体验,三秒钟搞定</li><li><a href='getting-started/index.html#TDengine命令行程序'>TDengine命令行程序</a>:访问TDengine的简便方式 </li><li><a href='getting-started/index.html#主要功能'>主要功能</a>:插入、查询、聚合、分析、缓存、订阅、流式计算等等</li></ul><a href='data-model-and-architecture/index.html'><h2>数据模型和设计</h2></a><ul><li><a href='data-model-and-architecture/index.html#数据模型'>数据模型</a>:关系型数据库模型,但要求每个采集设备单独建表 </li><li><a href='data-model-and-architecture/index.html#主要模块'>主要模块</a>:包含管理节点、数据节点和客户端,数据节点支持虚拟化</li><li><a href='data-model-and-architecture/index.html#写入流程'>写入流程</a>:先写入WAL、之后写入缓存,再给应用确认</li><li><a href='data-model-and-architecture/index.html#数据存储'>数据存储</a>:数据按时间段切片、采取列存、不同数据类型不同压缩算法 </li></ul><a href='taos-sql/index.html'><h2>TAOS SQL</h2></a><ul><li><a href='taos-sql/index.html#支持的数据类型'>支持的数据类型</a>:支持时间戳、整型、浮点型、布尔型、字符型等多种数据类型 </li><li><a href='taos-sql/index.html#数据库管理'>数据库管理</a>:添加、删除、查看数据库</li><li><a href='taos-sql/index.html#表管理'>表管理</a>:添加、删除、查看、修改表</li><li><a href='taos-sql/index.html#数据写入'>数据写入</a>:支持单表单条、多条、多表多条写入,支持历史数据写入</li><li><a href='taos-sql/index.html#数据查询'>数据查询</a>:支持时间段、值过滤、排序、查询结果手动分页等</li><li><a href='taos-sql/index.html#SQL函数'>SQL函数</a>:支持各种聚合函数、选择函数、计算函数,如avg, min, diff等</li><li><a href='taos-sql/index.html#时间维度聚合'>时间维度聚合</a>:将表中数据按照时间段进行切割后聚合,降维处理</li></ul><a href='super-table/index.html'><h2>超级表STable:多表聚合</h2></a><ul><li><a href='super-table/index.html#什么是超级表'>什么是超级表</a>:一种创新的方式来管理和聚合同一类设备</li><li><a href='super-table/index.html#超级表管理'>超级表管理</a>:创建/删除、改变超级表 </li><li><a href='super-table/index.html#写数据时自动建子表'>写数据时自动建子表</a>:用超级表做模板,自动建表</li><li><a href='super-table/index.html#STable中TAG管理'>STable中TAG管理</a>:增加、删除、修改超级表或表的标签</li><li><a href='super-table/index.html#STable多表聚合'>STable多表聚合</a>:通过设置标签过滤条件,将一组表进行聚合</li><li><a href='super-table/index.html#STable使用示例'>STable使用示例</a>:解释超级表的使用</li></ul><a href='advanced-features/index.html'><h2>高级功能</h2></a><ul><li><a href='advanced-features/index.html#连续查询(Continuous-Query)'>连续查询(Continuous Query)</a>:基于滑动窗口,定时自动的对数据流进行查询计算</li><li><a href='advanced-features/index.html#数据订阅(Publisher/Subscriber)'>数据订阅(Publisher/Subscriber)</a>:象典型的消息队列,应用可订阅接收到的最新数据</li><li><a href='advanced-features/index.html#缓存-(Cache)'>缓存 (Cache)</a>:每个设备最新的数据都会缓存在内存中,可快速获取</li></ul><a href='connector/index.html'><h2>连接器</h2></a><ul><li><a href='connector/index.html#C/C++-Connector'>C/C++ Connector</a>:通过libtaos客户端的库,连接TDengine服务器的主要方法</li><li><a href='connector/index.html#Java-Connector'>Java Connector(JDBC)</a>:通过标准的JDBC API,给Java应用提供到TDengine的连接</li><li><a href='connector/index.html#Python-Connector'>Python Connector</a>:给Python应用提供一个连接TDengine服务器的驱动 </li><li><a href='connector/index.html#RESTful-Connector'>RESTful Connector</a>:提供一最简单的连接TDengine服务器的方式</li><li><a href='connector/index.html#Go-Connector'>Go Connector</a>:给Go应用提供一个连接TDengine服务器的驱动</li><li><a href='connector/index.html#Node.js-Connector'>Node.js Connector</a>:给node应用提供一个链接TDengine服务器的驱动</li></ul><a href='connections-with-other-tools/index.html'><h2>与其他工具的连接</h2></a><ul><li><a href='connections-with-other-tools/index.html#Telegraf'>Telegraf</a>:将DevOps采集的数据发送到TDengine </li><li><a href='connections-with-other-tools/index.html#Grafana'>Grafana</a>:获取并可视化保存在TDengine的数据</li><li><a href='connections-with-other-tools/index.html#Matlab'>Matlab</a>:通过配置Matlab的JDBC数据源访问保存在TDengine的数据</li><li><a href='connections-with-other-tools/index.html#R'>R</a>:通过配置R的JDBC数据源访问保存在TDengine的数据 </li></ul><a href='administrator/index.html'><h2>系统管理</h2></a><ul><li><a href='administrator/index.html#文件目录结构'>文件目录结构</a>:TDengine数据文件、配置文件等所在目录</li><li><a href='administrator/index.html#服务端配置'>服务端配置</a>:端口,缓存大小,文件块大小和其他系统配置</li><li><a href='administrator/index.html#客户端配置'>客户端配置</a>:字符集、链接IP地址、缺省用户名、密码等配置</li><li><a href='administrator/index.html#用户管理'>用户管理</a>:添加、删除TDengine用户,修改用户密码</li><li><a href='administrator/index.html#数据导入'>数据导入</a>:可按脚本文件导入,也可按数据文件导入</li><li><a href='administrator/index.html#数据导出'>数据导出</a>:从shell按表导出,也可用taosdump工具做各种导出</li><li><a href='administrator/index.html#系统连接、任务查询管理'>系统连接、任务查询管理</a>:查询或停止现有的连接、查询和流式计算</li><li><a href='administrator/index.html#系统监控'>系统监控</a>:检查系统现有的连接、查询、流式计算,日志和事件等 </li></ul><a href='more-on-system-architecture/index.html'><h2>TDengine的技术设计</h2></a><ul><li><a href='more-on-system-architecture/index.html#存储设计'>存储设计</a>:为时序数据专门优化设计的列式存储格式</li><li><a href='more-on-system-architecture/index.html#查询处理'>查询处理</a>:高效的查询计算时序数据的方法</li><li><a href='more-on-system-architecture/index.html#集群设计'>集群设计</a>:吸取NoSQL的优点,支持高可靠,支持线性扩展</li><li><a href='https://www.taosdata.com/cn/blog/?categories=3'>技术博客</a>:更多的技术分析和架构设计文章</li></ul><a href='https://www.taosdata.com/cn/faq'><h2>培训和FAQ</h2></a><ul><li><a href='https://www.taosdata.com/en/faq'>FAQ</a>:常见问题与答案</li><li><a href='https://www.taosdata.com/en/blog/?categories=4'>应用案列</a>:一些使用实例来解释如何使用TDengine</li></ul><a href='../index.html'>回去</a></section></main></div><?php include($s.'/footer.php'); ?><script>$('pre').addClass('prettyprint linenums');PR.prettyPrint()</script><script src='lib/docs/liner.js'></script></body></html>
\ No newline at end of file
.documentation strong {
font-weight:600;
}
.documentation {
overflow:hidden;
margin-bottom: 10rem;
}
.documentation a {
font-size:1em;
text-decoration: none;
}
.documentation > a > h2 {
cursor:pointer;
color:var(--sg1);
}
.documentation > a >h2:hover {
color:var(--b2);
}
.documentation a:hover {
text-decoration: none;
}
.documentation pre {
margin-top: 0;
margin-bottom: 7px;
overflow: auto;
-ms-overflow-style: scrollbar;
margin-top: 7px;
}
pre * {
font-family:monospace !important
}
.documentation a {
color:var(--b2);
padding-bottom: 2px;
position: relative;
font-style: normal;
cursor: pointer;
}
.documentation a:hover,a:focus {
text-decoration: none;
color:var(--b2);
}
.documentation a::before {
content: "";
left: 0;
background-color: var(--b2);
width: 0%;
height: 1px;
top:-webkit-calc(1em + 8px);
top:calc(1em + 8px);
position: absolute;
z-index: 2;
-webkit-transition: background-color 0.2s, height 0.2s, top 0.2s, width 0.2s;
-o-transition: background-color 0.2s, height 0.2s, top 0.2s, width 0.2s;
transition: background-color 0.2s, height 0.2s, top 0.2s, width 0.2s;;
}
.documentation a:hover::before, .documentation a:focus::before {
content: "";
left: 0;
background-color: var(--b2);
width: 100%;
height: 1px;
top:-webkit-calc(1em + 8px);
top:calc(1em + 8px);
position: absolute;
z-index: 2;
-webkit-transition: background-color 0.2s, height 0.2s, top 0.2s, width 0.2s;
-o-transition: background-color 0.2s, height 0.2s, top 0.2s, width 0.2s;
transition: background-color 0.2s, height 0.2s, top 0.2s, width 0.2s;
text-decoration: none;
}
.documentation img {
width:100%;
max-width:640px;
margin-left: 50%;
-webkit-transform: translate(-50%,0);
-ms-transform: translate(-50%,0);
transform: translate(-50%,0);
}
h1,
h2,
h3,
h4,
h5,
h6 {
position: relative;
margin-bottom: 0.5rem;
font-weight: 500;
line-height: 1.4;
cursor: text;
}
h1:hover a.anchor,
h2:hover a.anchor,
h3:hover a.anchor,
h4:hover a.anchor,
h5:hover a.anchor,
h6:hover a.anchor {
text-decoration: none;
}
h1 tt,
h1 code {
font-size: inherit;
}
h2 tt,
h2 code {
font-size: inherit;
}
h3 tt,
h3 code {
font-size: inherit;
}
h4 tt,
h4 code {
font-size: inherit;
}
h5 tt,
h5 code {
font-size: inherit;
}
h6 tt,
h6 code {
font-size: inherit;
}
h1 {
font-size: 2.5rem;
line-height: 1.8;
}
h2 {
font-size: 1.7rem;
line-height: 1.8;
padding-left: 0.5em;
}
.documentation h2::before {
content:"";
height:1em;;
display: block;
width:3px;
margin-left: -0.5em;
margin-top: 0.4em;
position: absolute;
background-color: var(--b1);
}
h3 {
font-size: 1.4rem;
line-height: 1.43;
}
h4 {
font-size: 1.25rem;
}
h5 {
font-size: 1rem;
}
h6 {
font-size: 1rem;
color: #777;
}
p {
margin-bottom:0.5rem;
font-size:1em;
margin-top:0;
font-weight:300;
}
ol,ul,dl {
margin-top:0;
margin-bottom: 1rem;
}
li p {
margin-bottom: 0;
}
blockquote,
table{
margin: 0.8em 0;
width:100%;
}
figure table{
overflow: scroll;
}
hr {
height: 2px;
padding: 0;
margin: 16px 0;
background-color: #e7e7e7;
border: 0 none;
overflow: hidden;
-webkit-box-sizing: content-box;
box-sizing: content-box;
}
li p.first {
display: inline-block;
}
ul,
ol {
padding-left: 30px;
}
ul:first-child,
ol:first-child {
margin-top: 0;
}
ul:last-child,
ol:last-child {
margin-bottom: 0;
}
blockquote {
border-left: 4px solid #dfe2e5;
padding: 0 15px;
color: #777777;
}
blockquote blockquote {
padding-right: 0;
}
table {
padding: 0;
word-break: initial;
}
table tr {
border-top: 1px solid #dfe2e5;
margin: 0;
padding: 0;
}
table tr:nth-child(2n),
thead {
background-color: #f8f8f8;
}
table tr th {
font-weight: bold;
border: 1px solid #dfe2e5;
border-bottom: 0;
text-align: left;
margin: 0;
padding: 6px 13px;
}
table tr td {
border: 1px solid #dfe2e5;
text-align: left;
margin: 0;
padding: 6px 13px;
}
table tr th:first-child,
table tr td:first-child {
margin-top: 0;
}
table tr th:last-child,
table tr td:last-child {
margin-bottom: 0;
}
h1 code,h2 code, h3 code, h4 code, h5 code, h6 code,
p code, li code, td code,
tt {
border: 1px solid #e7eaed;
background-color: #f8f8f8;
-webkit-border-radius: 3px;
border-radius: 3px;
padding: 0;
font-size: 0.9em;
color:var(--sg1);
font-family:monospace;
background-color: #f3f4f4;
padding: 0 2px 0 2px;
}
/*Tell prettyprinted code not to follow above*/
.prettyprint code{
border:none;
background-color:transparent;
font-size:inherit;
padding:0 1px 0 0px;
}
\ No newline at end of file
/*JS to determine how many lines used in pre/code block, sets CSS appropriately. MUST be placed after elements with prettyprint class are loaded*/
$('.prettyprint').toArray().forEach(function(element){
let linenums = element.clientHeight / 25.2;
if (linenums > 99) {
$(element).addClass('threec');
}
else if (linenums > 9) {
$(element).addClass('twoc');
}
});
$('.prettyprint').toArray().forEach(function(element){
let linenums = element.clientHeight / 25.2;
if (linenums > 99) {
$(element).addClass('threec');
}
else if (linenums > 9) {
$(element).addClass('twoc');
}
});
\ No newline at end of file
!function(){/*
Copyright (C) 2006 Google Inc.
Licensed under the Apache License, Version 2.0 (the "License");
you may not use this file except in compliance with the License.
You may obtain a copy of the License at
http://www.apache.org/licenses/LICENSE-2.0
Unless required by applicable law or agreed to in writing, software
distributed under the License is distributed on an "AS IS" BASIS,
WITHOUT WARRANTIES OR CONDITIONS OF ANY KIND, either express or implied.
See the License for the specific language governing permissions and
limitations under the License.
*/
"undefined"!==typeof window&&(window.PR_SHOULD_USE_CONTINUATION=!0);
(function(){function T(a){function d(e){var a=e.charCodeAt(0);if(92!==a)return a;var c=e.charAt(1);return(a=w[c])?a:"0"<=c&&"7">=c?parseInt(e.substring(1),8):"u"===c||"x"===c?parseInt(e.substring(2),16):e.charCodeAt(1)}function f(e){if(32>e)return(16>e?"\\x0":"\\x")+e.toString(16);e=String.fromCharCode(e);return"\\"===e||"-"===e||"]"===e||"^"===e?"\\"+e:e}function c(e){var c=e.substring(1,e.length-1).match(RegExp("\\\\u[0-9A-Fa-f]{4}|\\\\x[0-9A-Fa-f]{2}|\\\\[0-3][0-7]{0,2}|\\\\[0-7]{1,2}|\\\\[\\s\\S]|-|[^-\\\\]","g"));
e=[];var a="^"===c[0],b=["["];a&&b.push("^");for(var a=a?1:0,g=c.length;a<g;++a){var h=c[a];if(/\\[bdsw]/i.test(h))b.push(h);else{var h=d(h),k;a+2<g&&"-"===c[a+1]?(k=d(c[a+2]),a+=2):k=h;e.push([h,k]);65>k||122<h||(65>k||90<h||e.push([Math.max(65,h)|32,Math.min(k,90)|32]),97>k||122<h||e.push([Math.max(97,h)&-33,Math.min(k,122)&-33]))}}e.sort(function(e,a){return e[0]-a[0]||a[1]-e[1]});c=[];g=[];for(a=0;a<e.length;++a)h=e[a],h[0]<=g[1]+1?g[1]=Math.max(g[1],h[1]):c.push(g=h);for(a=0;a<c.length;++a)h=
c[a],b.push(f(h[0])),h[1]>h[0]&&(h[1]+1>h[0]&&b.push("-"),b.push(f(h[1])));b.push("]");return b.join("")}function m(e){for(var a=e.source.match(RegExp("(?:\\[(?:[^\\x5C\\x5D]|\\\\[\\s\\S])*\\]|\\\\u[A-Fa-f0-9]{4}|\\\\x[A-Fa-f0-9]{2}|\\\\[0-9]+|\\\\[^ux0-9]|\\(\\?[:!=]|[\\(\\)\\^]|[^\\x5B\\x5C\\(\\)\\^]+)","g")),b=a.length,d=[],g=0,h=0;g<b;++g){var k=a[g];"("===k?++h:"\\"===k.charAt(0)&&(k=+k.substring(1))&&(k<=h?d[k]=-1:a[g]=f(k))}for(g=1;g<d.length;++g)-1===d[g]&&(d[g]=++E);for(h=g=0;g<b;++g)k=a[g],
"("===k?(++h,d[h]||(a[g]="(?:")):"\\"===k.charAt(0)&&(k=+k.substring(1))&&k<=h&&(a[g]="\\"+d[k]);for(g=0;g<b;++g)"^"===a[g]&&"^"!==a[g+1]&&(a[g]="");if(e.ignoreCase&&q)for(g=0;g<b;++g)k=a[g],e=k.charAt(0),2<=k.length&&"["===e?a[g]=c(k):"\\"!==e&&(a[g]=k.replace(/[a-zA-Z]/g,function(a){a=a.charCodeAt(0);return"["+String.fromCharCode(a&-33,a|32)+"]"}));return a.join("")}for(var E=0,q=!1,l=!1,n=0,b=a.length;n<b;++n){var p=a[n];if(p.ignoreCase)l=!0;else if(/[a-z]/i.test(p.source.replace(/\\u[0-9a-f]{4}|\\x[0-9a-f]{2}|\\[^ux]/gi,
""))){q=!0;l=!1;break}}for(var w={b:8,t:9,n:10,v:11,f:12,r:13},r=[],n=0,b=a.length;n<b;++n){p=a[n];if(p.global||p.multiline)throw Error(""+p);r.push("(?:"+m(p)+")")}return new RegExp(r.join("|"),l?"gi":"g")}function U(a,d){function f(a){var b=a.nodeType;if(1==b){if(!c.test(a.className)){for(b=a.firstChild;b;b=b.nextSibling)f(b);b=a.nodeName.toLowerCase();if("br"===b||"li"===b)m[l]="\n",q[l<<1]=E++,q[l++<<1|1]=a}}else if(3==b||4==b)b=a.nodeValue,b.length&&(b=d?b.replace(/\r\n?/g,"\n"):b.replace(/[ \t\r\n]+/g,
" "),m[l]=b,q[l<<1]=E,E+=b.length,q[l++<<1|1]=a)}var c=/(?:^|\s)nocode(?:\s|$)/,m=[],E=0,q=[],l=0;f(a);return{a:m.join("").replace(/\n$/,""),c:q}}function J(a,d,f,c,m){f&&(a={h:a,l:1,j:null,m:null,a:f,c:null,i:d,g:null},c(a),m.push.apply(m,a.g))}function V(a){for(var d=void 0,f=a.firstChild;f;f=f.nextSibling)var c=f.nodeType,d=1===c?d?a:f:3===c?W.test(f.nodeValue)?a:d:d;return d===a?void 0:d}function G(a,d){function f(a){for(var l=a.i,n=a.h,b=[l,"pln"],p=0,q=a.a.match(m)||[],r={},e=0,t=q.length;e<
t;++e){var z=q[e],v=r[z],g=void 0,h;if("string"===typeof v)h=!1;else{var k=c[z.charAt(0)];if(k)g=z.match(k[1]),v=k[0];else{for(h=0;h<E;++h)if(k=d[h],g=z.match(k[1])){v=k[0];break}g||(v="pln")}!(h=5<=v.length&&"lang-"===v.substring(0,5))||g&&"string"===typeof g[1]||(h=!1,v="src");h||(r[z]=v)}k=p;p+=z.length;if(h){h=g[1];var A=z.indexOf(h),C=A+h.length;g[2]&&(C=z.length-g[2].length,A=C-h.length);v=v.substring(5);J(n,l+k,z.substring(0,A),f,b);J(n,l+k+A,h,K(v,h),b);J(n,l+k+C,z.substring(C),f,b)}else b.push(l+
k,v)}a.g=b}var c={},m;(function(){for(var f=a.concat(d),l=[],n={},b=0,p=f.length;b<p;++b){var w=f[b],r=w[3];if(r)for(var e=r.length;0<=--e;)c[r.charAt(e)]=w;w=w[1];r=""+w;n.hasOwnProperty(r)||(l.push(w),n[r]=null)}l.push(/[\0-\uffff]/);m=T(l)})();var E=d.length;return f}function x(a){var d=[],f=[];a.tripleQuotedStrings?d.push(["str",/^(?:\'\'\'(?:[^\'\\]|\\[\s\S]|\'{1,2}(?=[^\']))*(?:\'\'\'|$)|\"\"\"(?:[^\"\\]|\\[\s\S]|\"{1,2}(?=[^\"]))*(?:\"\"\"|$)|\'(?:[^\\\']|\\[\s\S])*(?:\'|$)|\"(?:[^\\\"]|\\[\s\S])*(?:\"|$))/,
null,"'\""]):a.multiLineStrings?d.push(["str",/^(?:\'(?:[^\\\']|\\[\s\S])*(?:\'|$)|\"(?:[^\\\"]|\\[\s\S])*(?:\"|$)|\`(?:[^\\\`]|\\[\s\S])*(?:\`|$))/,null,"'\"`"]):d.push(["str",/^(?:\'(?:[^\\\'\r\n]|\\.)*(?:\'|$)|\"(?:[^\\\"\r\n]|\\.)*(?:\"|$))/,null,"\"'"]);a.verbatimStrings&&f.push(["str",/^@\"(?:[^\"]|\"\")*(?:\"|$)/,null]);var c=a.hashComments;c&&(a.cStyleComments?(1<c?d.push(["com",/^#(?:##(?:[^#]|#(?!##))*(?:###|$)|.*)/,null,"#"]):d.push(["com",/^#(?:(?:define|e(?:l|nd)if|else|error|ifn?def|include|line|pragma|undef|warning)\b|[^\r\n]*)/,
null,"#"]),f.push(["str",/^<(?:(?:(?:\.\.\/)*|\/?)(?:[\w-]+(?:\/[\w-]+)+)?[\w-]+\.h(?:h|pp|\+\+)?|[a-z]\w*)>/,null])):d.push(["com",/^#[^\r\n]*/,null,"#"]));a.cStyleComments&&(f.push(["com",/^\/\/[^\r\n]*/,null]),f.push(["com",/^\/\*[\s\S]*?(?:\*\/|$)/,null]));if(c=a.regexLiterals){var m=(c=1<c?"":"\n\r")?".":"[\\S\\s]";f.push(["lang-regex",RegExp("^(?:^^\\.?|[+-]|[!=]=?=?|\\#|%=?|&&?=?|\\(|\\*=?|[+\\-]=|->|\\/=?|::?|<<?=?|>>?>?=?|,|;|\\?|@|\\[|~|{|\\^\\^?=?|\\|\\|?=?|break|case|continue|delete|do|else|finally|instanceof|return|throw|try|typeof)\\s*("+
("/(?=[^/*"+c+"])(?:[^/\\x5B\\x5C"+c+"]|\\x5C"+m+"|\\x5B(?:[^\\x5C\\x5D"+c+"]|\\x5C"+m+")*(?:\\x5D|$))+/")+")")])}(c=a.types)&&f.push(["typ",c]);c=(""+a.keywords).replace(/^ | $/g,"");c.length&&f.push(["kwd",new RegExp("^(?:"+c.replace(/[\s,]+/g,"|")+")\\b"),null]);d.push(["pln",/^\s+/,null," \r\n\t\u00a0"]);c="^.[^\\s\\w.$@'\"`/\\\\]*";a.regexLiterals&&(c+="(?!s*/)");f.push(["lit",/^@[a-z_$][a-z_$@0-9]*/i,null],["typ",/^(?:[@_]?[A-Z]+[a-z][A-Za-z_$@0-9]*|\w+_t\b)/,null],["pln",/^[a-z_$][a-z_$@0-9]*/i,
null],["lit",/^(?:0x[a-f0-9]+|(?:\d(?:_\d+)*\d*(?:\.\d*)?|\.\d\+)(?:e[+\-]?\d+)?)[a-z]*/i,null,"0123456789"],["pln",/^\\[\s\S]?/,null],["pun",new RegExp(c),null]);return G(d,f)}function L(a,d,f){function c(a){var b=a.nodeType;if(1==b&&!t.test(a.className))if("br"===a.nodeName.toLowerCase())m(a),a.parentNode&&a.parentNode.removeChild(a);else for(a=a.firstChild;a;a=a.nextSibling)c(a);else if((3==b||4==b)&&f){var e=a.nodeValue,d=e.match(q);d&&(b=e.substring(0,d.index),a.nodeValue=b,(e=e.substring(d.index+
d[0].length))&&a.parentNode.insertBefore(l.createTextNode(e),a.nextSibling),m(a),b||a.parentNode.removeChild(a))}}function m(a){function c(a,b){var e=b?a.cloneNode(!1):a,k=a.parentNode;if(k){var k=c(k,1),d=a.nextSibling;k.appendChild(e);for(var f=d;f;f=d)d=f.nextSibling,k.appendChild(f)}return e}for(;!a.nextSibling;)if(a=a.parentNode,!a)return;a=c(a.nextSibling,0);for(var e;(e=a.parentNode)&&1===e.nodeType;)a=e;b.push(a)}for(var t=/(?:^|\s)nocode(?:\s|$)/,q=/\r\n?|\n/,l=a.ownerDocument,n=l.createElement("li");a.firstChild;)n.appendChild(a.firstChild);
for(var b=[n],p=0;p<b.length;++p)c(b[p]);d===(d|0)&&b[0].setAttribute("value",d);var w=l.createElement("ol");w.className="linenums";d=Math.max(0,d-1|0)||0;for(var p=0,r=b.length;p<r;++p)n=b[p],n.className="L"+(p+d)%10,n.firstChild||n.appendChild(l.createTextNode("\u00a0")),w.appendChild(n);a.appendChild(w)}function t(a,d){for(var f=d.length;0<=--f;){var c=d[f];I.hasOwnProperty(c)?D.console&&console.warn("cannot override language handler %s",c):I[c]=a}}function K(a,d){a&&I.hasOwnProperty(a)||(a=/^\s*</.test(d)?
"default-markup":"default-code");return I[a]}function M(a){var d=a.j;try{var f=U(a.h,a.l),c=f.a;a.a=c;a.c=f.c;a.i=0;K(d,c)(a);var m=/\bMSIE\s(\d+)/.exec(navigator.userAgent),m=m&&8>=+m[1],d=/\n/g,t=a.a,q=t.length,f=0,l=a.c,n=l.length,c=0,b=a.g,p=b.length,w=0;b[p]=q;var r,e;for(e=r=0;e<p;)b[e]!==b[e+2]?(b[r++]=b[e++],b[r++]=b[e++]):e+=2;p=r;for(e=r=0;e<p;){for(var x=b[e],z=b[e+1],v=e+2;v+2<=p&&b[v+1]===z;)v+=2;b[r++]=x;b[r++]=z;e=v}b.length=r;var g=a.h;a="";g&&(a=g.style.display,g.style.display="none");
try{for(;c<n;){var h=l[c+2]||q,k=b[w+2]||q,v=Math.min(h,k),A=l[c+1],C;if(1!==A.nodeType&&(C=t.substring(f,v))){m&&(C=C.replace(d,"\r"));A.nodeValue=C;var N=A.ownerDocument,u=N.createElement("span");u.className=b[w+1];var B=A.parentNode;B.replaceChild(u,A);u.appendChild(A);f<h&&(l[c+1]=A=N.createTextNode(t.substring(v,h)),B.insertBefore(A,u.nextSibling))}f=v;f>=h&&(c+=2);f>=k&&(w+=2)}}finally{g&&(g.style.display=a)}}catch(y){D.console&&console.log(y&&y.stack||y)}}var D="undefined"!==typeof window?
window:{},B=["break,continue,do,else,for,if,return,while"],F=[[B,"auto,case,char,const,default,double,enum,extern,float,goto,inline,int,long,register,restrict,short,signed,sizeof,static,struct,switch,typedef,union,unsigned,void,volatile"],"catch,class,delete,false,import,new,operator,private,protected,public,this,throw,true,try,typeof"],H=[F,"alignas,alignof,align_union,asm,axiom,bool,concept,concept_map,const_cast,constexpr,decltype,delegate,dynamic_cast,explicit,export,friend,generic,late_check,mutable,namespace,noexcept,noreturn,nullptr,property,reinterpret_cast,static_assert,static_cast,template,typeid,typename,using,virtual,where"],
O=[F,"abstract,assert,boolean,byte,extends,finally,final,implements,import,instanceof,interface,null,native,package,strictfp,super,synchronized,throws,transient"],P=[F,"abstract,add,alias,as,ascending,async,await,base,bool,by,byte,checked,decimal,delegate,descending,dynamic,event,finally,fixed,foreach,from,get,global,group,implicit,in,interface,internal,into,is,join,let,lock,null,object,out,override,orderby,params,partial,readonly,ref,remove,sbyte,sealed,select,set,stackalloc,string,select,uint,ulong,unchecked,unsafe,ushort,value,var,virtual,where,yield"],
F=[F,"abstract,async,await,constructor,debugger,enum,eval,export,from,function,get,import,implements,instanceof,interface,let,null,of,set,undefined,var,with,yield,Infinity,NaN"],Q=[B,"and,as,assert,class,def,del,elif,except,exec,finally,from,global,import,in,is,lambda,nonlocal,not,or,pass,print,raise,try,with,yield,False,True,None"],R=[B,"alias,and,begin,case,class,def,defined,elsif,end,ensure,false,in,module,next,nil,not,or,redo,rescue,retry,self,super,then,true,undef,unless,until,when,yield,BEGIN,END"],
B=[B,"case,done,elif,esac,eval,fi,function,in,local,set,then,until"],S=/^(DIR|FILE|array|vector|(de|priority_)?queue|(forward_)?list|stack|(const_)?(reverse_)?iterator|(unordered_)?(multi)?(set|map)|bitset|u?(int|float)\d*)\b/,W=/\S/,X=x({keywords:[H,P,O,F,"caller,delete,die,do,dump,elsif,eval,exit,foreach,for,goto,if,import,last,local,my,next,no,our,print,package,redo,require,sub,undef,unless,until,use,wantarray,while,BEGIN,END",Q,R,B],hashComments:!0,cStyleComments:!0,multiLineStrings:!0,regexLiterals:!0}),
I={};t(X,["default-code"]);t(G([],[["pln",/^[^<?]+/],["dec",/^<!\w[^>]*(?:>|$)/],["com",/^<\!--[\s\S]*?(?:-\->|$)/],["lang-",/^<\?([\s\S]+?)(?:\?>|$)/],["lang-",/^<%([\s\S]+?)(?:%>|$)/],["pun",/^(?:<[%?]|[%?]>)/],["lang-",/^<xmp\b[^>]*>([\s\S]+?)<\/xmp\b[^>]*>/i],["lang-js",/^<script\b[^>]*>([\s\S]*?)(<\/script\b[^>]*>)/i],["lang-css",/^<style\b[^>]*>([\s\S]*?)(<\/style\b[^>]*>)/i],["lang-in.tag",/^(<\/?[a-z][^<>]*>)/i]]),"default-markup htm html mxml xhtml xml xsl".split(" "));t(G([["pln",/^[\s]+/,
null," \t\r\n"],["atv",/^(?:\"[^\"]*\"?|\'[^\']*\'?)/,null,"\"'"]],[["tag",/^^<\/?[a-z](?:[\w.:-]*\w)?|\/?>$/i],["atn",/^(?!style[\s=]|on)[a-z](?:[\w:-]*\w)?/i],["lang-uq.val",/^=\s*([^>\'\"\s]*(?:[^>\'\"\s\/]|\/(?=\s)))/],["pun",/^[=<>\/]+/],["lang-js",/^on\w+\s*=\s*\"([^\"]+)\"/i],["lang-js",/^on\w+\s*=\s*\'([^\']+)\'/i],["lang-js",/^on\w+\s*=\s*([^\"\'>\s]+)/i],["lang-css",/^style\s*=\s*\"([^\"]+)\"/i],["lang-css",/^style\s*=\s*\'([^\']+)\'/i],["lang-css",/^style\s*=\s*([^\"\'>\s]+)/i]]),["in.tag"]);
t(G([],[["atv",/^[\s\S]+/]]),["uq.val"]);t(x({keywords:H,hashComments:!0,cStyleComments:!0,types:S}),"c cc cpp cxx cyc m".split(" "));t(x({keywords:"null,true,false"}),["json"]);t(x({keywords:P,hashComments:!0,cStyleComments:!0,verbatimStrings:!0,types:S}),["cs"]);t(x({keywords:O,cStyleComments:!0}),["java"]);t(x({keywords:B,hashComments:!0,multiLineStrings:!0}),["bash","bsh","csh","sh"]);t(x({keywords:Q,hashComments:!0,multiLineStrings:!0,tripleQuotedStrings:!0}),["cv","py","python"]);t(x({keywords:"caller,delete,die,do,dump,elsif,eval,exit,foreach,for,goto,if,import,last,local,my,next,no,our,print,package,redo,require,sub,undef,unless,until,use,wantarray,while,BEGIN,END",
hashComments:!0,multiLineStrings:!0,regexLiterals:2}),["perl","pl","pm"]);t(x({keywords:R,hashComments:!0,multiLineStrings:!0,regexLiterals:!0}),["rb","ruby"]);t(x({keywords:F,cStyleComments:!0,regexLiterals:!0}),["javascript","js","ts","typescript"]);t(x({keywords:"all,and,by,catch,class,else,extends,false,finally,for,if,in,is,isnt,loop,new,no,not,null,of,off,on,or,return,super,then,throw,true,try,unless,until,when,while,yes",hashComments:3,cStyleComments:!0,multilineStrings:!0,tripleQuotedStrings:!0,
regexLiterals:!0}),["coffee"]);t(G([],[["str",/^[\s\S]+/]]),["regex"]);var Y=D.PR={createSimpleLexer:G,registerLangHandler:t,sourceDecorator:x,PR_ATTRIB_NAME:"atn",PR_ATTRIB_VALUE:"atv",PR_COMMENT:"com",PR_DECLARATION:"dec",PR_KEYWORD:"kwd",PR_LITERAL:"lit",PR_NOCODE:"nocode",PR_PLAIN:"pln",PR_PUNCTUATION:"pun",PR_SOURCE:"src",PR_STRING:"str",PR_TAG:"tag",PR_TYPE:"typ",TAOSDATA_FUNCTION:"td-fun",TAOSDATA_DATATYPE:"td-dtp",TAOSDATA_TERMINAL:"tem",TAOSDATA_OPTION:"td-opt",prettyPrintOne:D.prettyPrintOne=function(a,d,f){f=f||!1;d=d||null;var c=document.createElement("div");c.innerHTML="<pre>"+a+"</pre>";
c=c.firstChild;f&&L(c,f,!0);M({j:d,m:f,h:c,l:1,a:null,i:null,c:null,g:null});return c.innerHTML},prettyPrint:D.prettyPrint=function(a,d){function f(){for(var c=D.PR_SHOULD_USE_CONTINUATION?b.now()+250:Infinity;p<x.length&&b.now()<c;p++){for(var d=x[p],l=g,n=d;n=n.previousSibling;){var m=n.nodeType,u=(7===m||8===m)&&n.nodeValue;if(u?!/^\??prettify\b/.test(u):3!==m||/\S/.test(n.nodeValue))break;if(u){l={};u.replace(/\b(\w+)=([\w:.%+-]+)/g,function(a,b,c){l[b]=c});break}}n=d.className;if((l!==g||r.test(n))&&
!e.test(n)){m=!1;for(u=d.parentNode;u;u=u.parentNode)if(v.test(u.tagName)&&u.className&&r.test(u.className)){m=!0;break}if(!m){d.className+=" prettyprinted";m=l.lang;if(!m){var m=n.match(w),q;!m&&(q=V(d))&&z.test(q.tagName)&&(m=q.className.match(w));m&&(m=m[1])}if(B.test(d.tagName))u=1;else var u=d.currentStyle,y=t.defaultView,u=(u=u?u.whiteSpace:y&&y.getComputedStyle?y.getComputedStyle(d,null).getPropertyValue("white-space"):0)&&"pre"===u.substring(0,3);y=l.linenums;(y="true"===y||+y)||(y=(y=n.match(/\blinenums\b(?::(\d+))?/))?
y[1]&&y[1].length?+y[1]:!0:!1);y&&L(d,y,u);M({j:m,h:d,m:y,l:u,a:null,i:null,c:null,g:null})}}}p<x.length?D.setTimeout(f,250):"function"===typeof a&&a()}for(var c=d||document.body,t=c.ownerDocument||document,c=[c.getElementsByTagName("pre"),c.getElementsByTagName("code"),c.getElementsByTagName("xmp")],x=[],q=0;q<c.length;++q)for(var l=0,n=c[q].length;l<n;++l)x.push(c[q][l]);var c=null,b=Date;b.now||(b={now:function(){return+new Date}});var p=0,w=/\blang(?:uage)?-([\w.]+)(?!\S)/,r=/\bprettyprint\b/,
e=/\bprettyprinted\b/,B=/pre|xmp/i,z=/^code$/i,v=/^(?:pre|code|xmp)$/i,g={};f()}},H=D.define;"function"===typeof H&&H.amd&&H("google-code-prettify",[],function(){return Y})})();}()
PR['registerLangHandler'](
PR['createSimpleLexer'](
[
// Whitespace
[PR['PR_PLAIN'], /^[\t\n\r \xA0]+/, null, '\t\n\r \xA0'],
// A double or single quoted, possibly multi-line, string.
[PR['PR_STRING'], /^(?:"(?:[^\"\\]|\\.)*"|'(?:[^\'\\]|\\.)*')/, null,
'"\'']
],
[
// A comment is either a line comment that starts with two dashes, or
// two dashes preceding a long bracketed block.
[PR['PR_COMMENT'], /^(?:--[^\r\n]*|\/\*[\s\S]*?(?:\*\/|$))/],
[PR['PR_KEYWORD'], /^(?:ADD|ALL|ALTER|AND|ANY|APPLY|AS|ASC|AUTHORIZATION|BACKUP|BEGIN|BETWEEN|BREAK|BROWSE|BULK|BY|CASCADE|CASE|CHECK|CHECKPOINT|CLOSE|CLUSTERED|COALESCE|COLLATE|COLUMN|COMMIT|COMPUTE|CONNECT|CONSTRAINT|CONTAINS|CONTAINSTABLE|CONTINUE|CONVERT|CREATE|CROSS|CURRENT|CURRENT_DATE|CURRENT_TIME|CURRENT_TIMESTAMP|CURRENT_USER|CURSOR|DATABASE|DBCC|DEALLOCATE|DECLARE|DEFAULT|DELETE|DENY|DESC|DISK|DISTINCT|DISTRIBUTED|DROP|DUMMY|DUMP|ELSE|END|ERRLVL|ESCAPE|EXCEPT|EXEC|EXECUTE|EXISTS|EXIT|FETCH|FILE|FILL|FILLFACTOR|FOLLOWING|FOR|FOREIGN|FREETEXT|FREETEXTTABLE|FROM|FULL|FUNCTION|GOTO|GRANT|GROUP|HAVING|HOLDLOCK|IDENTITY|IDENTITYCOL|IDENTITY_INSERT|IF|IN|INDEX|INNER|INSERT|INTERSECT|INTO|IS|JOIN|KEY|KILL|LEFT|LIKE|LINENO|LOAD|MATCH|MATCHED|MERGE|NATURAL|NATIONAL|NOCHECK|NONCLUSTERED|NOCYCLE|NOT|NULL|NULLIF|OF|OFF|OFFSETS|ON|OPEN|OPENDATASOURCE|OPENQUERY|OPENROWSET|OPENXML|OPTION|OR|ORDER|OUTER|OVER|PARTITION|PERCENT|PIVOT|PLAN|PRECEDING|PRIMARY|PRINT|PROC|PROCEDURE|PUBLIC|RAISERROR|READ|READTEXT|RECONFIGURE|REFERENCES|REPLICATION|RESTORE|RESTRICT|RETURN|REVOKE|RIGHT|ROLLBACK|ROWCOUNT|ROWGUIDCOL|RULE|SAVE|SCHEMA|SELECT|SESSION_USER|SET|SETUSER|SHUTDOWN|SLIDING|SOME|START|STATISTICS|SYSTEM_USER|TABLE|TAGS|TEXTSIZE|THEN|TO|TRAN|TRANSACTION|TRIGGER|TRUNCATE|TSEQUAL|UNBOUNDED|UNION|UNIQUE|UNPIVOT|UPDATE|UPDATETEXT|USE|USER|USING|VALUES|VARYING|VIEW|WAITFOR|WHEN|WHERE|WHILE|WITH|WITHIN|WRITETEXT|XML|ID|STRING|INTEGER|OR|AND|NOT|EQ|NE|ISNULL|NOTNULL|IS|LIKE|GLOB|BETWEEN|IN|GT|GE|LT|LE|BITAND|BITOR|LSHIFT|RSHIFT|PLUS|MINUS|DIVIDE|TIMES|STAR|SLASH|REM|CONCAT|UMINUS|UPLUS|BITNOT|SHOW|DATABASES|MNODES|USERS|MODULES|QUERIES|CONNECTIONS|STREAMS|CONFIGS|SCORES|GRANTS|DOT|TABLES|METRICS|VGROUPS|DROP|TABLE|DATABASE|IP|USER|USE|DESCRIBE|ALTER|PASS|PRIVILEGE|LOCAL|IF|EXISTS|REPLICA|DAYS|KEEP|ROWS|CACHE|ABLOCKS|TBLOCKS|CTIME|CLOG|COMP|LP|RP|TAGS|USING|AS|COMMA|SELECT|FROM|VARIABLE|INTERVAL|FILL|SLIDING|ORDER|BY|ASC|DESC|GROUP|LIMIT|OFFSET|WHERE|NOW|INSERT|INTO|VALUES|RESET|QUERY|ADD|COLUMN|TAG|CHANGE|SET|KILL|CONNECTION|STREAM|ABORT|AFTER|ATTACH|BEFORE|BEGIN|CASCADE|CLUSTER|CONFLICT|COPY|DEFERRED|DELIMITERS|DETACH|EACH|END|EXPLAIN|FAIL|FOR|IGNORE|IMMEDIATE|INITIALLY|INSTEAD|MATCH|KEY|OF|RAISE|REPLACE|RESTRICT|ROW|STATEMENT|TRIGGER|VIEW|ALL|SEMI|NONE|PREV|LINEAR|IMPORT|METRIC|TBNAME|JOIN|STABLE|STABLES|SLIMIT|SOFFSET|HAVING|PRECISION|STREAMS|NULL)(?=[^\w-]|$)/i, null],
//
[PR['TAOSDATA_FUNCTION'], /^(?:"APERCENTILE|AVG|BOTTOM|COUNT|DIFF|FIRST|HISTOGRAM|INTERP|LAST|LAST_ROW|LEASTSQUARES|MAX|MIN|PERCENTILE|SPREAD|STDDEV|SUM|TOP|WAVG")(?=[^\w-]|$)/i, null],
[PR['TAOSDATA_OPTION'],
/^(?:ABLOCKS|CACHE|CLOG|COMP|CTIME|DAYS|KEEP|PRECISION|REPLICA|ROWS|TABLES|TBLOCKS)(?=[^\w-]|$)/i,null],
[PR['TAOSDATA_DATATYPE'],
/^(?:BIGINT|BINARY|BOOL|DOUBLE|FLOAT|INT|NCHAR|SMALLINT|TINYINT[^\w-]|$)/i, null],
// A number is a hex integer literal, a decimal real literal, or in
// scientific notation.
[PR['PR_LITERAL'],
/^[+-]?(?:0x[\da-f]+|(?:(?:\.\d+|\d+(?:\.\d*)?)(?:e[+\-]?\d+)?))/i],
// An identifier
[PR['PR_PLAIN'], /^[a-z_][\w-]*/i],
// A run of punctuation
[PR['PR_PUNCTUATION'], /^[^\w\t\n\r \xA0\"\'][^\w\t\n\r \xA0+\-\"\']*/]
]
),
['sql','mysql']);
\ No newline at end of file
PR['registerLangHandler'](
PR['createSimpleLexer'](
[
// A comment is either a line comment that starts with two dashes, or
// two dashes preceding a long bracketed block.
[PR['TAOSDATA_TERMINAL'], /^(*?)/]
]
),
['terminal','term']);
\ No newline at end of file
pre.prettyprint ol {
list-style-type: none;
margin-left: 0;
}
pre.prettyprint ol > li {
counter-increment: customlistcounter;
}
pre.prettyprint ol > li:first-child:before {
border-top-left-radius: 0.25rem;
}
pre.prettyprint ol > li:last-child:before {
border-bottom-left-radius: 0.25rem;
}
pre.prettyprint ol > li:before {
content: counter(customlistcounter) " ";
font-weight: 300;
display: inline-block;
position: absolute;
transform:translateX(-38px);
width: 27px;
text-align: right;
background-color:var(--white);
padding-bottom: 0.1px;
}
pre.prettyprint ol > li:nth-last-child(1)::before {
padding-bottom: 0px !important;
}
pre.prettyprint.twoc ol > li:before {
transform:translateX(-45px);
width:34px;
}
pre.prettyprint.twoc {
padding-left:35px;
}
pre.prettyprint.threec ol > li:before {
transform:translateX(-53px);
width:42px;
}
pre.prettyprint.threec {
padding-left:43px;
}
ol:first-child {
counter-reset: customlistcounter;
}
pre.prettyprint ol {
padding-right: 4px;
}
pre .atn,
pre .kwd,
pre .tag {
font-weight: 400
}
pre * {
font-family:monospace;
}
pre.prettyprint li {
background-color:rgb(244,245,246);
}
pre.prettyprint {
display: block;
background-color:rgb(244,245,246);
border-radius:0.25rem;
padding-left: 27px;
/*each additional digit needs 8px*/
width:100%;
border:1px solid #e7eaed;
color:#d58936;
}
/* TAOSDATA Specific */
pre.lang-blank span {
color:var(--sg1);
}
pre.lang-blank {
}
pre.lang-term span{
color: var(--white) ;
}
pre.lang-term ol {
background-color: var(--sg1);
}
pre.lang-term ol.linenums {
border-left:1px solid var(--sg1);
}
pre.lang-term li {
background-color:var(--sg1);
}
/*Functions*/
pre .td-fun {
color:#f24352;
}
/*Options*/
pre .td-opt {
/*color:mediumpurple;*/
color:#5882bc;
}
/*Datatypes*/
pre .td-dtp {
color:darkcyan;
}
pre .nocode {
background-color: var(--white);
color: var(--sg1);
}
/*Strings*/
pre .str {
color: #690;
}
/*Keywords*/
pre .kwd {
color: #5882bc;
}
/*Comments*/
pre .com {
color: slategray;
}
/*Type*/
pre .typ {
color: #9c5fc6;
}
/*Literals*/
pre .lit {
color: #91001f;
}
/*Plain Text*/
pre .pln {
color: #d58936;
}
/*Punctuation*/
pre .pun {
color: rgb(51,66,78);
}
pre .tag {
color: khaki
}
pre .atn {
color: #bdb76b
}
pre .atv {
color: #ffa0a0
}
pre .dec {
color: #98fb98
}
ol.linenums {
margin-top: 0;
margin-bottom: 0;
color: #AEAEAE;
border-left:1px solid var(--b1);
padding-left: 0px;
}
pre li {
padding-left: 0.6rem;
}
li.L0,
li.L1,
li.L2,
li.L3,
li.L5,
li.L6,
li.L7,
li.L8 {
list-style-type: none
}
@media print {
pre.prettyprint {
background-color: none
}
code .str,
pre .str {
color: #690;
}
code .kwd,
pre .kwd {
color: #5882bc;
font-weight: 400
}
code .com,
pre .com {
color: #600;
font-style: italic
}
code .typ,
pre .typ {
color: #404;
font-weight: 400
}
code .lit,
pre .lit {
color: #044
}
code .pun,
pre .pun {
color: #440
}
code .pln,
pre .pln {
color: #000
}
code .tag,
pre .tag {
color: #006;
font-weight: 400
}
code .atn,
pre .atn {
color: #404
}
code .atv,
pre .atv {
color: #060
}
}
\ No newline at end of file
:root{--b1:rgb(0,118,206);--b1t:rgba(0,118,206,0.15);--b2:rgb(72,159,223);--sg-1:#b3b4b9;--sg0:#585c66;--sg1:rgb(51,56,68);--sg2:#2F333E;--sg3:#21242c;--black:#212529;--white:#fefefe;--white2:rgb(251, 251, 253);--white3:rgb(240,242,244);--footer1:#fefefe;--footer2:#333844;--red:#ea4741;--green:#72c156;--p1:#72c156;--p1t:rgba(114,193,86,0.15);--p2:#43b3ae;--p2t:rgba(70,161,168,0.15);--p3:#4997d0;--p3t:rgba(73,151,208,0.15)}html{font-size:12pt;background-color:var(--white)}body,body *{font-family:"Open Sans",Helvetica,'Hiragino Sans GB',sans-serif,"Apple Color Emoji";-webkit-font-smoothing:auto!important;-moz-osx-font-smoothing:auto!important;font-smooth:auto!important;letter-spacing:normal;line-height:1.6}body{-webkit-box-sizing:border-box;box-sizing:border-box;font-weight:300;color:var(--sg1);font-family:"Open Sans",Helvetica,sans-serif!important;background-color:var(--white)}strong{font-weight:600}.anchor{display:block;position:relative;z-index:-1;top:-10px}input{outline:0;-webkit-box-shadow:inset 0 0 0 0 transparent;box-shadow:inset 0 0 0 0 transparent}input[type=submit],input[type=text],textarea{-webkit-appearance:none}input[l]{font-size:inherit;outline:0;color:var(--sg1);padding-left:.4em;width:-webkit-calc(100%);width:calc(100%);border:solid 1px;display:inline-block;border-left:1px solid;-webkit-border-radius:4px;border-radius:4px;-webkit-transition:border-left .2s;-o-transition:border-left .2s;transition:border-left .2s;vertical-align:top;font-weight:400;border-color:inherit;margin-bottom:.5rem}input[l]:focus{border-left:1rem solid}input[l]:focus{width:-webkit-calc(auto);width:calc(auto)}input[plain]:valid{border-color:var(--b1)}input[plain]:focus:valid{border-color:var(--b1)}textarea{-webkit-box-shadow:inset 0 0 0 0 transparent;box-shadow:inset 0 0 0 0 transparent}textarea[l]{font-size:inherit;outline:0;color:var(--sg1);padding-left:.4em;width:-webkit-calc(100%);width:calc(100%);border:solid 1px;display:inline-block;border-left:1px solid;-webkit-border-radius:4px;border-radius:4px;-webkit-transition:border-left .2s;-o-transition:border-left .2s;transition:border-left .2s;vertical-align:top;font-weight:400;border-color:inherit;margin-bottom:.5rem}ul{padding-left:30px}li,p{font-size:1em}p{margin-bottom:.5rem}h1{font-size:2.5rem;line-height:1.8}h2{font-size:1.7rem;line-height:1.8}h3{font-size:1.4rem;line-height:1.43}h4{font-size:1.25rem}h5{font-size:1rem}h6{font-size:1rem;color:#777}h1[b]::before,h2[b]::before,h3[b]::before{content:"";height:1em;display:block;width:3px;margin-left:-.5em;margin-top:.45em;position:absolute;background-color:var(--b1)}h1[b],h2[b],h3[b]{padding-left:.5em}.logo{height:2.5rem}a{font-size:1em}a:hover{text-decoration:none}a[l]{color:var(--b2);padding-bottom:2px;position:relative;font-style:normal;cursor:pointer}a[l]:focus,a[l]:hover{text-decoration:none}a[l]::before{content:"";left:0;background-color:var(--b2);width:0%;height:1px;top:-webkit-calc(1em + 8px);top:calc(1em + 8px);position:absolute;z-index:2;-webkit-transition:background-color .2s,height .2s,top .2s,width .2s;-o-transition:background-color .2s,height .2s,top .2s,width .2s;transition:background-color .2s,height .2s,top .2s,width .2s}a[l]:focus::before,a[l]:hover::before{content:"";left:0;background-color:var(--b2);width:100%;height:1px;top:-webkit-calc(1em + 8px);top:calc(1em + 8px);position:absolute;z-index:2;-webkit-transition:background-color .2s,height .2s,top .2s,width .2s;-o-transition:background-color .2s,height .2s,top .2s,width .2s;transition:background-color .2s,height .2s,top .2s,width .2s;text-decoration:none}.navbar-brand{margin-left:10%;padding-left:15px;color:var(--white)!important}.navbar-nav{top:0}.navbar{background-color:var(--sg1);z-index:10000;padding-left:0;padding-right:0;padding-top:.75rem;padding-bottom:.75rem}.navbar-toggler{margin-right:-webkit-calc(2rem + 15px);margin-right:calc(2rem + 15px)}.nav-link{color:var(--white)!important;line-height:3.65rem}.nav-item{height:4.65rem;font-size:1.1rem;padding-left:.15rem;padding-right:.15rem;-webkit-transition:all .2s;-o-transition:all .2s;transition:all .2s;border-bottom:0 solid var(--white)}.nav-item:hover{border-bottom:.45rem solid var(--white)}.dropdown-menu{top:4.1rem;z-index:1000;border-top:none;border:none;min-width:120px;margin-left:-1px;-webkit-border-top-left-radius:0;border-top-left-radius:0;-webkit-border-top-right-radius:0;border-top-right-radius:0;-webkit-border-bottom-left-radius:.25rem;border-bottom-left-radius:.25rem;-webkit-border-bottom-right-radius:.25rem;border-bottom-right-radius:.25rem}.dropdown-menu.show{-webkit-box-shadow:0 4px 24px rgba(100,109,146,.15);box-shadow:0 4px 24px rgba(100,109,146,.15)}.dropdown-item{color:var(--sg1);background-color:var(--white);-webkit-transition:all .2s;-o-transition:all .2s;transition:all .2s;cursor:pointer}.dropdown-item:active,.dropdown-item:hover{background-color:var(--sg1);color:var(--white)!important}.dropdown-toggle::after{display:none}.dropdown a::after{-webkit-transform:rotate(-90deg);-ms-transform:rotate(-90deg);transform:rotate(-90deg);-webkit-transition:-webkit-transform .2s;transition:-webkit-transform .2s;-o-transition:transform .2s;transition:transform .2s;transition:transform .2s,-webkit-transform .2s}.dropdown.show a::after{-webkit-transform:rotate(0);-ms-transform:rotate(0);transform:rotate(0)}.navbar-nav .active{border-bottom:.45rem solid var(--white)}.navbar-nav{position:absolute;right:-webkit-calc(10% + 15px);right:calc(10% + 15px)}#language-dropdown .dropdown-menu{width:50px}footer{background-color:var(--footer2);padding-top:1rem}.page-footer{padding-bottom:2rem}.footer-contact,.footer-content,.footer-legal{width:80%;margin-left:10%;padding-top:1rem;color:var(--footer1);font-size:.8em}.footer-content a{color:var(--footer1)}.footer-content a{color:var(--footer1)}.links-list{text-align:left;list-style:none;padding:0}.content-wrapper>.links-list{padding-left:15px}.links-list-title h4{font-size:1.2em;font-weight:400}.legal-links{position:absolute;right:-webkit-calc(10% + 15px);right:calc(10% + 15px)}.legal-links a{color:var(--footer1)}.links-list li{height:2em}.legal-links a::before,.links-list li a::before{background-color:var(--footer1)}.legal-links a:hover::before,.links-list li a:hover::before{background-color:var(--footer1)}.links-list .divider{border-bottom:1px solid var(--footer1);opacity:.15;height:0;margin-bottom:.3em}.footer-divider{border-bottom:1px solid var(--footer1);width:-webkit-calc(80% - 30px);width:calc(80% - 30px);margin-left:-webkit-calc(10% + 15px);margin-left:calc(10% + 15px)}#social-media-links li{height:2rem;line-height:2rem;display:inline-block;font-size:1em}#social-media-links li:last-child::after{content:""}#social-media-links li::after{content:" | "}#social-media-links svg{margin-left:2px;margin-right:.4rem;width:20px}#social-media-links svg path{fill:var(--footer1)}#social-media-links li a::before{left:1.9rem;background-color:var(--footer1)}#social-media-links li a:focus::before,#social-media-links li a:hover::before{left:1.9rem;width:-webkit-calc(100% - 1.9rem);width:calc(100% - 1.9rem);background-color:var(--footer1)}#social-media-links ion-icon{font-size:20px;margin-right:.5rem}#social-media-links svg{font-size:20px;margin-right:.5rem}#email-subscribe-form{width:-webkit-calc(100% - 160px);width:calc(100% - 160px)}#email-subscribe-form input{width:-webkit-calc(100% - 4rem);width:calc(100% - 4rem);font-size:1.2em;outline:0;height:1.8em;color:var(--sg1);padding-left:.6em;border:none;display:inline-block;border-left:0 solid var(--b1);-webkit-border-radius:4px;border-radius:4px;-webkit-transition:border-left .2s;-o-transition:border-left .2s;transition:border-left .2s;vertical-align:top;font-weight:400}#email-subscribe-form input:focus{border-left:1rem solid var(--b1);padding-top:2px}#email-subscribe-form input:invalid,#email-subscribe-form input:invalid:focus{border-color:var(--b1)}#email-subscribe-form input.invalid-input,#email-subscribe-form input.invalid-input:focus{border-color:var(--red)}#email-subscribe-form input:valid,#email-subscribe-form input:valid:focus{border-color:var(--green)}#email-subscribe-form button{font-size:1.2em;height:1.8em;line-height:1em;float:right;width:3rem;padding:0}form{border-color:var(--b1)}form input:invalid,form input:invalid:focus{border-color:inherit}form input.invalid-input,form input.invalid-input:focus,form textarea.invalid-input,form textarea.invalid-input:focus{border-color:var(--red)}form input:valid,form input:valid:focus{border-color:var(--green)}.sub-arrow{width:1.2em;fill:var(--b1)}@media only screen and (max-width:991px){.page-footer{padding-left:20px;padding-right:20px}.footer-legal{width:100%}#legal-1{padding-left:20px}.legal-links{right:20px}.footer-content .col-xl-4,.footer-content .col-xl-8{padding-left:20px;padding-right:20px}.footer-content{width:-webkit-calc(100% + 40px);width:calc(100% + 40px)}.footer-divider{width:100%;margin-left:0}}.content-wrapper{width:80%;margin-left:10%;margin-top:6rem;margin-bottom:3rem;min-height:-webkit-calc(100vh - 187.7px - 74.45px);min-height:calc(100vh - 187.7px - 74.45px)}.section-item-title,.section-title{color:var(--b1)}.container-fluid{background-color:var(--white)}.center{left:50%;position:relative}.btn-primary{color:var(--b1);background-color:var(--white);border-color:var(--b1);-webkit-box-shadow:0 0 0 0 rgba(255,255,255,.55);box-shadow:0 0 0 0 rgba(255,255,255,.55);-webkit-transition:all .2s;-o-transition:all .2s;transition:all .2s}.btn-primary:focus,.btn-primary:hover{color:var(--b1);background-color:var(--white);border-color:var(--b1);-webkit-box-shadow:4px 4px 0 0 var(--b1t);box-shadow:4px 4px 0 0 var(--b1t);-webkit-transform:translate(-2px,-2px);-ms-transform:translate(-2px,-2px);transform:translate(-2px,-2px)}.btn-primary:active{color:var(--b1)!important;background-color:var(--white)!important;border-color:var(--b1)!important;-webkit-box-shadow:2px 2px 0 0 var(--b1t);box-shadow:2px 2px 0 0 var(--b1t);-webkit-transform:translate(-1px,-1px);-ms-transform:translate(-1px,-1px);transform:translate(-1px,-1px)}.btn-white{color:var(--b1);background-color:var(--white);-webkit-transition:all .2s;-o-transition:all .2s;transition:all .2s;-webkit-box-shadow:0 0 0 0 rgba(255,255,255,.55);box-shadow:0 0 0 0 rgba(255,255,255,.55)}.btn-white:focus,.btn-white:hover{color:var(--b1);background-color:var(--white);-webkit-box-shadow:4px 4px 0 0 rgba(255,255,255,.55);box-shadow:4px 4px 0 0 rgba(255,255,255,.55);-webkit-transform:translate(-2px,-2px);-ms-transform:translate(-2px,-2px);transform:translate(-2px,-2px)}.btn-white:active{color:var(--b1)!important;background-color:var(--white)!important;-webkit-box-shadow:2px 2px 0 0 rgba(255,255,255,.55);box-shadow:2px 2px 0 0 rgba(255,255,255,.55);-webkit-transform:translate(-1px,-1px);-ms-transform:translate(-1px,-1px);transform:translate(-1px,-1px)}.btn-filled{color:var(--white)!important;background-color:var(--b1);border-color:var(--b1);-webkit-box-shadow:0 0 0 0 rgba(255,255,255,.55);box-shadow:0 0 0 0 rgba(255,255,255,.55);-webkit-transition:all .2s;-o-transition:all .2s;transition:all .2s}.btn-filled:hover{color:var(--white)!important;background-color:var(--b1);border-color:var(--b1);-webkit-box-shadow:4px 4px 0 0 var(--b1t);box-shadow:4px 4px 0 0 var(--b1t);-webkit-transform:translate(-2px,-2px);-ms-transform:translate(-2px,-2px);transform:translate(-2px,-2px)}.btn-filled:active{color:var(--white)!important;background-color:var(--b1)!important;border-color:var(--b1)!important;-webkit-box-shadow:2px 2px 0 0 var(--b1t);box-shadow:2px 2px 0 0 var(--b1t);-webkit-transform:translate(-1px,-1px);-ms-transform:translate(-1px,-1px);transform:translate(-1px,-1px)}#popup-wrapper{display:block;position:absolute;z-index:1000;-webkit-transition:opacity .5s;-o-transition:opacity .5s;transition:opacity .5s;opacity:1}#popup-page-cover{display:none;position:fixed;height:100vh;width:100vw;top:0;left:0;background-color:rgba(131,145,174,.32);z-index:1000;-webkit-transition:opacity .5s;-o-transition:opacity .5s;transition:opacity .5s;opacity:0}#popup{position:fixed;display:none;height:auto;width:100px;z-index:1001;max-width:-webkit-calc(100% - 30px);max-width:calc(100% - 30px);background-color:var(--white);left:50%;-webkit-transform:translate(-50%,-50%);-ms-transform:translate(-50%,-50%);transform:translate(-50%,-50%);top:50%;-webkit-transition:opacity .5s;-o-transition:opacity .5s;transition:opacity .5s;opacity:0;-webkit-border-radius:.25rem;border-radius:.25rem;-webkit-box-shadow:0 12px 48px 0 rgba(0,0,0,.24);box-shadow:0 12px 48px 0 rgba(0,0,0,.24)}#close-popup{position:absolute;right:1rem;z-index:1;cursor:pointer;top:0}#close-popup svg{margin-top:4px}#close-popup::before{content:"";width:0;display:block;position:absolute;top:50%;left:50%;height:0;background-color:rgba(0,0,0,.15);-webkit-border-radius:50%;border-radius:50%;z-index:-1;cursor:pointer;-webkit-transition:all .2s;-o-transition:all .2s;transition:all .2s}#close-popup:hover::before{content:"";width:32px;display:block;position:absolute;top:10px;left:0;height:32px;background-color:rgba(0,0,0,.15);-webkit-border-radius:50%;border-radius:50%;z-index:-1}#popup-title{padding-left:1rem;background-color:var(--b1);color:var(--white);font-weight:400;font-size:1.6em;width:100%;display:block;-webkit-border-radius:.25rem .25rem 0 0;border-radius:.25rem .25rem 0 0;padding-right:60px;position:relative}#popup-title-text{line-height:1.2;display:inline-block;padding-top:9px}#popup-content{padding:1rem;display:block}#popup-title path{fill:var(--white)}.banner-content{padding-right:32px}.banner-wrapper{width:100vw;position:fixed;top:4.3rem;left:0;z-index:1000}.banner{background-color:var(--b1);width:-webkit-calc(100% - 20px);width:calc(100% - 20px);margin:auto;-webkit-border-radius:.25rem;border-radius:.25rem;padding:.5rem;color:var(--white);font-size:1.6em;margin-top:1rem;-webkit-box-shadow:0 4px 12px 0 rgba(0,0,0,.24);box-shadow:0 4px 12px 0 rgba(0,0,0,.24);opacity:1;-webkit-animation:bannerOpaque .2s;animation:bannerOpaque .2s}@-webkit-keyframes bannerOpaque{from{opacity:0}to{opacity:1}}@keyframes bannerOpaque{from{opacity:0}to{opacity:1}}.close-banner{position:absolute;right:1rem;z-index:1;cursor:pointer;-webkit-transform:translate(0,-3px);-ms-transform:translate(0,-3px);transform:translate(0,-3px)}.close-banner::before{content:"";width:0;display:block;position:absolute;margin-top:26px;left:50%;height:0;background-color:rgba(0,0,0,.15);-webkit-border-radius:50%;border-radius:50%;z-index:-1;cursor:pointer;-webkit-transition:all .2s;-o-transition:all .2s;transition:all .2s}.close-banner:hover::before{content:"";width:32px;margin-top:7px;display:block;position:absolute;left:0;height:32px;background-color:rgba(0,0,0,.15);-webkit-border-radius:50%;border-radius:50%;z-index:-1}@media only screen and (max-width:991px){.banner{font-size:1.2rem}}#globe-svg{height:60px;fill:#fefefe}#page-cover{width:100vw;top:-100vh;left:0;-webkit-transition-delay:.3s;-o-transition-delay:.3s;transition-delay:.3s;-webkit-transition:all .7s;-o-transition:all .7s;transition:all .7s;height:100vh;position:fixed;z-index:1000;background-color:rgba(54,61,75,.25)}#menu-button{border:none;outline:0}#menu-bar{-webkit-transition:all .15s;-o-transition:all .15s;transition:all .15s}#close-bar{-webkit-transition:all .15s;-o-transition:all .15s;transition:all .15s;display:none}#rect1{-webkit-transition:all .2s;-o-transition:all .2s;transition:all .2s}#rect2{-webkit-transition:all .2s;-o-transition:all .2s;transition:all .2s}#rect3{-webkit-transition:all .2s;-o-transition:all .2s;transition:all .2s}@media only screen and (max-width:991px){.content-wrapper{width:-webkit-calc(100%);width:calc(100%);left:0;padding-left:0;margin-left:0;margin-top:4.7rem}.container-fluid{padding-left:20px;padding-right:20px}.row{margin-left:-20px;margin-right:-20px}#menu-button{margin-right:20px;padding:0}.navbar-brand{margin-left:20px;padding-left:0}}.bot-logo{margin-bottom:.5rem}@media only screen and (min-width:1200px){#page-cover{display:none}.bot-logo{margin-left:15px}}@media only screen and (max-width:1199px){#globe-svg{height:60px;fill:var(--sg1)}.navbar-collapse.show{-webkit-box-shadow:0 10px 24px rgba(0,0,0,.15);box-shadow:0 10px 24px rgba(0,0,0,.15)}.nav-item:first-child{border-top:1px solid rgba(255,255,255,.35)}#menu-button{margin-right:-webkit-calc(10% + 15px);margin-right:calc(10% + 15px);padding:0}#menu-button:hover{background-color:transparent}.nav-item{height:auto;border-bottom:1px solid rgba(0,0,0,.35);padding-left:-webkit-calc(10% + 15px);padding-left:calc(10% + 15px)}.nav-link{line-height:3rem;padding:0}.nav-link{color:var(--sg1)!important}.nav-item:hover{border-bottom:1px solid rgba(0,0,0,.35)}.navbar-nav{background-color:var(--white2);margin-top:15px}.navbar-nav .active{border-bottom:1px solid rgba(0,0,0,.35)}#language-dropdown .dropdown-menu{width:-webkit-calc(80% + 4rem);width:calc(80% + 4rem);background-color:var(--white)}.dropdown-menu{border:none;margin-top:-20px}.nav-item:last-child{border-bottom:none}.dropdown-menu.show{-webkit-box-shadow:0 4px 24px rgba(100,109,146,.15);box-shadow:0 4px 24px rgba(100,109,146,.15);margin-bottom:1rem;margin-top:-.5rem}.dropdown-item{padding-left:15px;font-weight:300}.navbar-nav{position:relative;right:0}.long-form input{width:100%}}@media only screen and (max-width:991px){.nav-item{padding-left:20px;padding-right:20px}#language-dropdown{padding-left:20px}#language-dropdown .dropdown-menu{width:100%}#menu-button{margin-right:20px;padding:0}.navbar{padding-top:.25rem;padding-bottom:.25rem}.logo{height:1.8rem}.anchor{top:-55px}}@media only screen and (max-width:556px){#legal-1{width:100%}.legal-links{position:inherit;margin-left:20px;margin-bottom:1em}}@media only screen and (max-width:375px){#legal-1 p{display:block}}.lds-ring{display:inline-block;position:relative;width:18px;height:18px;padding-top:2px}#email-subscribe-form .lds-ring{padding-top:1px}.lds-ring div{-webkit-box-sizing:border-box;box-sizing:border-box;display:block;position:absolute;width:18px;height:18px;border:2px solid var(--b2);-webkit-border-radius:50%;border-radius:50%;-webkit-animation:lds-ring 1.2s cubic-bezier(.5,0,.5,1) infinite;animation:lds-ring 1.2s cubic-bezier(.5,0,.5,1) infinite;border-color:var(--b2) transparent transparent transparent}.lds-ring div:nth-child(1){-webkit-animation-delay:-.45s;animation-delay:-.45s}.lds-ring div:nth-child(2){-webkit-animation-delay:-.3s;animation-delay:-.3s}.lds-ring div:nth-child(3){-webkit-animation-delay:-.15s;animation-delay:-.15s}@-webkit-keyframes lds-ring{0%{-webkit-transform:rotate(0);transform:rotate(0)}100%{-webkit-transform:rotate(360deg);transform:rotate(360deg)}}@keyframes lds-ring{0%{-webkit-transform:rotate(0);transform:rotate(0)}100%{-webkit-transform:rotate(360deg);transform:rotate(360deg)}}#email-subscribe-form .sub-arrow{padding-top:2px}.sub-arrow{display:inline-block}.sub-load{display:none}
\ No newline at end of file
<!DOCTYPE html><html lang='cn'><head><title>文档 | 涛思数据</title><meta name='description' content='TDengine是一个开源的专为物联网、车联网、工业互联网、IT运维等设计和优化的大数据平台。除核心的快10倍以上的时序数据库功能外,还提供缓存、数据订阅、流式计算等功能,最大程度减少研发和运维的工作量。'><meta name='keywords' content='大数据,Big Data,开源,物联网,车联网,工业互联网,IT运维, 时序数据库,缓存,数据订阅,消息队列,流式计算,开源,涛思数据,TAOS Data, TDengine'><meta name='title' content='文档 | 涛思数据'><meta property='og:site_name' content='涛思数据'/><meta property='og:title' content='文档 | 涛思数据'/><meta property='og:type' content='article'/><meta property='og:url' content='https://www.taosdata.com/cn/documentation/super-table-ch/index.php'/><meta property='og:description' content='TDengine是一个开源的专为物联网、车联网、工业互联网、IT运维等设计和优化的大数据平台。除核心的快10倍以上的时序数据库功能外,还提供缓存、数据订阅、流式计算等功能,最大程度减少研发和运维的工作量。' /><link rel='canonical' href='https://www.taosdata.com/cn/documentation/super-table-ch/index.php'/><script src='../lib/jquery-3.4.1.min.js' type='application/javascript'></script><link href='../lib/bootstrap.min.css' rel='stylesheet'><link href='../styles/base.min.css' rel='stylesheet'><link rel='stylesheet' href='../lib/docs/taosdataprettify.css'><link rel='stylesheet' href='../lib/docs/docs.css'><script src='../lib/docs/prettify.js'></script><script src='../lib/docs/prettyprint-sql.js'></script></head><body><script>$('#documentation-href').addClass('active')</script><div class='container-fluid'><main class='content-wrapper'><section class='documentation'><a href='../index.html'>回去</a><h1>超级表STable:多表聚合</h1>
<p>TDengine要求每个数据采集点单独建表,这样能极大提高数据的插入/查询性能,但是导致系统中表的数量猛增,让应用对表的维护以及聚合、统计操作难度加大。为降低应用的开发难度,TDengine引入了超级表STable (Super Table)的概念。</p>
<a class='anchor' id='什么是超级表'></a><h2>什么是超级表</h2>
<p>STable是同一类型数据采集点的抽象,是同类型采集实例的集合,包含多张数据结构一样的子表。每个STable为其子表定义了表结构和一组标签:表结构即表中记录的数据列及其数据类型;标签名和数据类型由STable定义,标签值记录着每个子表的静态信息,用以对子表进行分组过滤。子表本质上就是普通的表,由一个时间戳主键和若干个数据列组成,每行记录着具体的数据,数据查询操作与普通表完全相同;但子表与普通表的区别在于每个子表从属于一张超级表,并带有一组由STable定义的标签值。每种类型的采集设备可以定义一个STable。数据模型定义表的每列数据的类型,如温度、压力、电压、电流、GPS实时位置等,而标签信息属于Meta Data,如采集设备的序列号、型号、位置等,是静态的,是表的元数据。用户在创建表(数据采集点)时指定STable(采集类型)外,还可以指定标签的值,也可事后增加或修改。</p>
<p>TDengine扩展标准SQL语法用于定义STable,使用关键词tags指定标签信息。语法如下:</p>
<pre><code class="mysql language-mysql">CREATE TABLE &lt;stable_name&gt; (&lt;field_name&gt; TIMESTAMP, field_name1 field_type,…) TAGS(tag_name tag_type, …) </code></pre>
<p>其中tag_name是标签名,tag_type是标签的数据类型。标签可以使用时间戳之外的其他TDengine支持的数据类型,标签的个数最多为6个,名字不能与系统关键词相同,也不能与其他列名相同。如:</p>
<pre><code class="mysql language-mysql">create table thermometer (ts timestamp, degree float)
tags (location binary(20), type int)</code></pre>
<p>上述SQL创建了一个名为thermometer的STable,带有标签location和标签type。</p>
<p>为某个采集点创建表时,可以指定其所属的STable以及标签的值,语法如下:</p>
<pre><code class="mysql language-mysql">CREATE TABLE &lt;tb_name&gt; USING &lt;stb_name&gt; TAGS (tag_value1,...)</code></pre>
<p>沿用上面温度计的例子,使用超级表thermometer建立单个温度计数据表的语句如下:</p>
<pre><code class="mysql language-mysql">create table t1 using thermometer tags (‘beijing', 10)</code></pre>
<p>上述SQL以thermometer为模板,创建了名为t1的表,这张表的Schema就是thermometer的Schema,但标签location值为'beijing',标签type值为10。</p>
<p>用户可以使用一个STable创建数量无上限的具有不同标签的表,从这个意义上理解,STable就是若干具有相同数据模型,不同标签的表的集合。与普通表一样,用户可以创建、删除、查看超级表STable,大部分适用于普通表的查询操作都可运用到STable上,包括各种聚合和投影选择函数。除此之外,可以设置标签的过滤条件,仅对STbale中部分表进行聚合查询,大大简化应用的开发。</p>
<p>TDengine对表的主键(时间戳)建立索引,暂时不提供针对数据模型中其他采集量(比如温度、压力值)的索引。每个数据采集点会采集若干数据记录,但每个采集点的标签仅仅是一条记录,因此数据标签在存储上没有冗余,且整体数据规模有限。TDengine将标签数据与采集的动态数据完全分离存储,而且针对STable的标签建立了高性能内存索引结构,为标签提供全方位的快速操作支持。用户可按照需求对其进行增删改查(Create,Retrieve,Update,Delete,CRUD)操作。</p>
<p>STable从属于库,一个STable只属于一个库,但一个库可以有一到多个STable, 一个STable可有多个子表。</p>
<a class='anchor' id='超级表管理'></a><h2>超级表管理</h2>
<ul>
<li><p>创建超级表</p>
<pre><code class="mysql language-mysql">CREATE TABLE &lt;stable_name&gt; (&lt;field_name&gt; TIMESTAMP, field_name1 field_type,…) TAGS(tag_name tag_type, …)</code></pre>
<p>与创建表的SQL语法相似。但需指定TAGS字段的名称和类型。 </p>
<p>说明:</p>
<ol>
<li>TAGS列总长度不能超过512 bytes;</li>
<li>TAGS列的数据类型不能是timestamp类型;</li>
<li>TAGS列名不能与其他列名相同;</li>
<li>TAGS列名不能为预留关键字. </li></ol></li>
<li><p>显示已创建的超级表</p>
<pre><code class="mysql language-mysql">show stables;</code></pre>
<p>查看数据库内全部STable,及其相关信息,包括STable的名称、创建时间、列数量、标签(TAG)数量、通过该STable建表的数量。 </p></li>
<li><p>删除超级表</p>
<pre><code class="mysql language-mysql">DROP TABLE &lt;stable_name&gt;</code></pre>
<p>Note: 删除STable时,所有通过该STable创建的表都将被删除。</p></li>
<li><p>查看属于某STable并满足查询条件的表</p>
<pre><code class="mysql language-mysql">SELECT TBNAME,[TAG_NAME,…] FROM &lt;stable_name&gt; WHERE &lt;tag_name&gt; &lt;[=|=&lt;|&gt;=|&lt;&gt;] values..&gt; ([AND|OR] …)</code></pre>
<p>查看属于某STable并满足查询条件的表。说明:TBNAME为关键词,显示通过STable建立的子表表名,查询过程中可以使用针对标签的条件。</p>
<pre><code class="mysql language-mysql">SELECT COUNT(TBNAME) FROM &lt;stable_name&gt; WHERE &lt;tag_name&gt; &lt;[=|=&lt;|&gt;=|&lt;&gt;] values..&gt; ([AND|OR] …)</code></pre>
<p>统计属于某个STable并满足查询条件的子表的数量</p></li>
</ul>
<a class='anchor' id='写数据时自动建子表'></a><h2>写数据时自动建子表</h2>
<p>在某些特殊场景中,用户在写数据时并不确定某个设备的表是否存在,此时可使用自动建表语法来实现写入数据时用超级表定义的表结构自动创建不存在的子表,若该表已存在则不会建立新表。注意:自动建表语句只能自动建立子表而不能建立超级表,这就要求超级表已经被事先定义好。自动建表语法跟insert/import语法非常相似,唯一区别是语句中增加了超级表和标签信息。具体语法如下:</p>
<pre><code class="mysql language-mysql">INSERT INTO &lt;tb_name&gt; USING &lt;stb_name&gt; TAGS (&lt;tag1_value&gt;, ...) VALUES (field_value, ...) (field_value, ...) ...;</code></pre>
<p>向表tb_name中插入一条或多条记录,如果tb_name这张表不存在,则会用超级表stb_name定义的表结构以及用户指定的标签值(即tag1_value…)来创建名为tb_name新表,并将用户指定的值写入表中。如果tb_name已经存在,则建表过程会被忽略,系统也不会检查tb_name的标签是否与用户指定的标签值一致,也即不会更新已存在表的标签。</p>
<pre><code class="mysql language-mysql">INSERT INTO &lt;tb1_name&gt; USING &lt;stb1_name&gt; TAGS (&lt;tag1_value1&gt;, ...) VALUES (&lt;field1_value1&gt;, ...) (&lt;field1_value2&gt;, ...) ... &lt;tb_name2&gt; USING &lt;stb_name2&gt; TAGS(&lt;tag1_value2&gt;, ...) VALUES (&lt;field1_value1&gt;, ...) ...;</code></pre>
<p>向多张表tb1_name,tb2_name等插入一条或多条记录,并分别指定各自的超级表进行自动建表。</p>
<a class='anchor' id='STable中TAG管理'></a><h2>STable中TAG管理</h2>
<p>除了更新标签的值的操作是针对子表进行,其他所有的标签操作(添加标签、删除标签等)均只能作用于STable,不能对单个子表操作。对STable添加标签以后,依托于该STable建立的所有表将自动增加了一个标签,对于数值型的标签,新增加的标签的默认值是0.</p>
<ul>
<li><p>添加新的标签</p>
<pre><code class="mysql language-mysql">ALTER TABLE &lt;stable_name&gt; ADD TAG &lt;new_tag_name&gt; &lt;TYPE&gt;</code></pre>
<p>为STable增加一个新的标签,并指定新标签的类型。标签总数不能超过6个。</p></li>
<li><p>删除标签</p>
<pre><code class="mysql language-mysql">ALTER TABLE &lt;stable_name&gt; DROP TAG &lt;tag_name&gt;</code></pre>
<p>删除超级表的一个标签,从超级表删除某个标签后,该超级表下的所有子表也会自动删除该标签。</p>
<p>说明:第一列标签不能删除,至少需要为STable保留一个标签。</p></li>
<li><p>修改标签名</p>
<pre><code class="mysql language-mysql">ALTER TABLE &lt;stable_name&gt; CHANGE TAG &lt;old_tag_name&gt; &lt;new_tag_name&gt;</code></pre>
<p>修改超级表的标签名,从超级表修改某个标签名后,该超级表下的所有子表也会自动更新该标签名。</p></li>
<li><p>修改子表的标签值</p>
<pre><code class="mysql language-mysql">ALTER TABLE &lt;table_name&gt; SET TAG &lt;tag_name&gt;=&lt;new_tag_value&gt;</code></pre></li>
</ul>
<a class='anchor' id='STable多表聚合'></a><h2>STable多表聚合</h2>
<p>针对所有的通过STable创建的子表进行多表聚合查询,支持按照全部的TAG值进行条件过滤,并可将结果按照TAGS中的值进行聚合,暂不支持针对binary类型的模糊匹配过滤。语法如下:</p>
<pre><code class="mysql language-mysql">SELECT function&lt;field_name&gt;,…
FROM &lt;stable_name&gt;
WHERE &lt;tag_name&gt; &lt;[=|&lt;=|&gt;=|&lt;&gt;] values..&gt; ([AND|OR] …)
INTERVAL (&lt;time range&gt;)
GROUP BY &lt;tag_name&gt;, &lt;tag_name&gt;
ORDER BY &lt;tag_name&gt; &lt;asc|desc&gt;
SLIMIT &lt;group_limit&gt;
SOFFSET &lt;group_offset&gt;
LIMIT &lt;record_limit&gt;
OFFSET &lt;record_offset&gt;</code></pre>
<p><strong>说明</strong></p>
<p>超级表聚合查询,TDengine目前支持以下聚合\选择函数:sum、count、avg、first、last、min、max、top、bottom,以及针对全部或部分列的投影操作,使用方式与单表查询的计算过程相同。暂不支持其他类型的聚合计算和四则运算。当前所有的函数及计算过程均不支持嵌套的方式进行执行。</p>
<p>不使用GROUP BY的查询将会对超级表下所有满足筛选条件的表按时间进行聚合,结果输出默认是按照时间戳单调递增输出,用户可以使用ORDER BY _c0 ASC|DESC选择查询结果时间戳的升降排序;使用GROUP BY <tag_name> 的聚合查询会按照tags进行分组,并对每个组内的数据分别进行聚合,输出结果为各个组的聚合结果,组间的排序可以由ORDER BY <tag_name> 语句指定,每个分组内部,时间序列是单调递增的。 </p>
<p>使用SLIMIT/SOFFSET语句指定组间分页,即指定结果集中输出的最大组数以及对组起始的位置。使用LIMIT/OFFSET语句指定组内分页,即指定结果集中每个组内最多输出多少条记录以及记录起始的位置。</p>
<a class='anchor' id='STable使用示例'></a><h2>STable使用示例</h2>
<p>以温度传感器采集时序数据作为例,示范STable的使用。 在这个例子中,对每个温度计都会建立一张表,表名为温度计的ID,温度计读数的时刻记为ts,采集的值记为degree。通过tags给每个采集器打上不同的标签,其中记录温度计的地区和类型,以方便我们后面的查询。所有温度计的采集量都一样,因此我们用STable来定义表结构。</p>
<a class='anchor' id='定义STable表结构并使用它创建子表'></a><h3>定义STable表结构并使用它创建子表</h3>
<p>创建STable语句如下:</p>
<pre><code class="mysql language-mysql">CREATE TABLE thermometer (ts timestamp, degree double)
TAGS(location binary(20), type int)</code></pre>
<p>假设有北京,天津和上海三个地区的采集器共4个,温度采集器有3种类型,我们就可以对每个采集器建表如下: </p>
<pre><code class="mysql language-mysql">CREATE TABLE therm1 USING thermometer TAGS ('beijing', 1);
CREATE TABLE therm2 USING thermometer TAGS ('beijing', 2);
CREATE TABLE therm3 USING thermometer TAGS ('tianjin', 1);
CREATE TABLE therm4 USING thermometer TAGS ('shanghai', 3);</code></pre>
<p>其中therm1,therm2,therm3,therm4是超级表thermometer四个具体的子表,也即普通的Table。以therm1为例,它表示采集器therm1的数据,表结构完全由thermometer定义,标签location=”beijing”, type=1表示therm1的地区是北京,类型是第1类的温度计。</p>
<a class='anchor' id='写入数据'></a><h3>写入数据</h3>
<p>注意,写入数据时不能直接对STable操作,而是要对每张子表进行操作。我们分别向四张表therm1,therm2, therm3, therm4写入一条数据,写入语句如下:</p>
<pre><code class="mysql language-mysql">INSERT INTO therm1 VALUES ('2018-01-01 00:00:00.000', 20);
INSERT INTO therm2 VALUES ('2018-01-01 00:00:00.000', 21);
INSERT INTO therm3 VALUES ('2018-01-01 00:00:00.000', 24);
INSERT INTO therm4 VALUES ('2018-01-01 00:00:00.000', 23);</code></pre>
<a class='anchor' id='按标签聚合查询'></a><h3>按标签聚合查询</h3>
<p>查询位于北京(beijing)和天津(tianjing)两个地区的温度传感器采样值的数量count(*)、平均温度avg(degree)、最高温度max(degree)、最低温度min(degree),并将结果按所处地域(location)和传感器类型(type)进行聚合。</p>
<pre><code class="mysql language-mysql">SELECT COUNT(*), AVG(degree), MAX(degree), MIN(degree)
FROM thermometer
WHERE location='beijing' or location='tianjin'
GROUP BY location, type </code></pre>
<a class='anchor' id='按时间周期聚合查询'></a><h3>按时间周期聚合查询</h3>
<p>查询仅位于北京以外地区的温度传感器最近24小时(24h)采样值的数量count(*)、平均温度avg(degree)、最高温度max(degree)和最低温度min(degree),将采集结果按照10分钟为周期进行聚合,并将结果按所处地域(location)和传感器类型(type)再次进行聚合。</p>
<pre><code class="mysql language-mysql">SELECT COUNT(*), AVG(degree), MAX(degree), MIN(degree)
FROM thermometer
WHERE location&lt;&gt;'beijing' and ts&gt;=now-1d
INTERVAL(10M)
GROUP BY location, type</code></pre><a href='../index.html'>回去</a></section></main></div><?php include($s.'/footer.php'); ?><script>$('pre').addClass('prettyprint linenums');PR.prettyPrint()</script><script src='lib/docs/liner.js'></script></body></html>
<!DOCTYPE html><html lang='en'><head><title>Documentation | Taos Data</title><meta name='description' content='TDengine is an open-source big data platform for IoT. Along with a 10x faster time-series database, it provides caching, stream computing, message queuing, and other functionalities. It is designed and optimized for Internet of Things, Connected Cars, and Industrial IoT. Read the documentation for TDengine here to get started right away.'><meta name='keywords' content='TDengine, Big Data, Open Source, IoT, Connected Cars, Industrial IoT, time-series database, caching, stream computing, message queuing, IT infrastructure monitoring, application performance monitoring, Internet of Things,TAOS Data, Documentation, programming, coding, syntax, frequently asked questions, questions, faq'><meta name='title' content='Documentation | Taos Data'><meta property='og:site_name' content='Taos Data'/><meta property='og:title' content='Documentation | Taos Data'/><meta property='og:type' content='article'/><meta property='og:url' content='https://www.taosdata.com/en/documentation/administrator/index.php'/><meta property='og:description' content='TDengine is an open-source big data platform for IoT. Along with a 10x faster time-series database, it provides caching, stream computing, message queuing, and other functionalities. It is designed and optimized for Internet of Things, Connected Cars, and Industrial IoT. Read the documentation for TDengine here to get started right away.' /><link rel='canonical' href='https://www.taosdata.com/en/documentation/administrator/index.php'/><script src='../lib/jquery-3.4.1.min.js' type='application/javascript'></script><link href='../lib/bootstrap.min.css' rel='stylesheet'><link href='../styles/base.min.css' rel='stylesheet'><link rel='stylesheet' href='../lib/docs/taosdataprettify.css'><link rel='stylesheet' href='../lib/docs/docs.css'><script src='../lib/docs/prettify.js'></script><script src='../lib/docs/prettyprint-sql.js'></script></head><body><script>$('#documentation-href').addClass('active')</script><div class='container-fluid'><main class='content-wrapper'><section class='documentation'><a href='../index.html'>Back</a><h1>Administrator</h1>
<a class='anchor' id='Directory-and-Files'></a><h2>Directory and Files</h2>
<p>After TDengine is installed, by default, the following directories will be created:</p>
<figure><table>
<thead>
<tr>
<th>Directory/File</th>
<th style="text-align:left;">Description</th>
</tr>
</thead>
<tbody>
<tr>
<td>/etc/taos/taos.cfg</td>
<td style="text-align:left;">TDengine configuration file</td>
</tr>
<tr>
<td>/usr/local/taos/driver</td>
<td style="text-align:left;">TDengine dynamic link library</td>
</tr>
<tr>
<td>/var/lib/taos</td>
<td style="text-align:left;">TDengine default data directory</td>
</tr>
<tr>
<td>/var/log/taos</td>
<td style="text-align:left;">TDengine default log directory</td>
</tr>
<tr>
<td>/usr/local/taos/bin.</td>
<td style="text-align:left;">TDengine executables</td>
</tr>
</tbody>
</table></figure>
<a class='anchor' id='Executables'></a><h3>Executables</h3>
<p>All TDengine executables are located at <em>/usr/local/taos/bin</em> , including:</p>
<ul>
<li><code>taosd</code>:TDengine server </li>
<li><code>taos</code>: TDengine Shell, the command line interface.</li>
<li><code>taosdump</code>:TDengine data export tool</li>
<li><code>rmtaos</code>: a script to uninstall TDengine</li>
</ul>
<p>You can change the data directory and log directory setting through the system configuration file</p>
<a class='anchor' id='Configuration-on-Server'></a><h2>Configuration on Server</h2>
<p><code>taosd</code> is running on the server side, you can change the system configuration file taos.cfg to customize its behavior. By default, taos.cfg is located at /etc/taos, but you can specify the path to configuration file via the command line parameter -c. For example: <code>taosd -c /home/user</code> means the configuration file will be read from directory /home/user.</p>
<p>This section lists only the most important configuration parameters. Please check taos.cfg to find all the configurable parameters. <strong>Note: to make your new configurations work, you have to restart taosd after you change taos.cfg</strong>.</p>
<ul>
<li>mgmtShellPort: TCP and UDP port between client and TDengine mgmt (default: 6030). Note: 5 successive UDP ports (6030-6034) starting from this number will be used.</li>
<li>vnodeShellPort: TCP and UDP port between client and TDengine vnode (default: 6035). Note: 5 successive UDP ports (6035-6039) starting from this number will be used.</li>
<li>httpPort: TCP port for RESTful service (default: 6020)</li>
<li>dataDir: data directory, default is /var/lib/taos</li>
<li>maxUsers: maximum number of users allowed</li>
<li>maxDbs: maximum number of databases allowed</li>
<li>maxTables: maximum number of tables allowed</li>
<li>enableMonitor: turn on/off system monitoring, 0: off, 1: on</li>
<li>logDir: log directory, default is /var/log/taos</li>
<li>numOfLogLines: maximum number of lines in the log file</li>
<li>debugFlag: log level, 131: only error and warnings, 135: all</li>
</ul>
<p>In different scenarios, data characteristics are different. For example, the retention policy, data sampling period, record size, the number of devices, and data compression may be different. To gain the best performance, you can change the following configurations related to storage: </p>
<ul>
<li>days: number of days to cover for a data file</li>
<li>keep: number of days to keep the data</li>
<li>rows: number of rows of records in a block in data file.</li>
<li>comp: compression algorithm, 0: off, 1: standard; 2: maximum compression</li>
<li>ctime: period (seconds) to flush data to disk</li>
<li>clog: flag to turn on/off Write Ahead Log, 0: off, 1: on </li>
<li>tables: maximum number of tables allowed in a vnode</li>
<li>cache: cache block size (bytes)</li>
<li>tblocks: maximum number of cache blocks for a table</li>
<li>abloks: average number of cache blocks for a table </li>
<li>precision: timestamp precision, us: microsecond ms: millisecond, default is ms</li>
</ul>
<p>For an application, there may be multiple data scenarios. The best design is to put all data with the same characteristics into one database. One application may have multiple databases, and every database has its own configuration to maximize the system performance. You can specify the above configurations related to storage when you create a database. For example: </p>
<pre><code class="mysql language-mysql">CREATE DATABASE demo DAYS 10 CACHE 16000 ROWS 2000 </code></pre>
<p>The above SQL statement will create a database demo, with 10 days for each data file, 16000 bytes for a cache block, and 2000 rows in a file block.</p>
<p>The configuration provided when creating a database will overwrite the configuration in taos.cfg. </p>
<a class='anchor' id='Configuration-on-Client'></a><h2>Configuration on Client</h2>
<p><em>taos</em> is the TDengine shell and is a client that connects to taosd. TDengine uses the same configuration file taos.cfg for the client, with default location at /etc/taos. You can change it by specifying command line parameter -c when you run taos. For example, <em>taos -c /home/user</em>, it will read the configuration file taos.cfg from directory /home/user.</p>
<p>The parameters related to client configuration are listed below: </p>
<ul>
<li>masterIP: IP address of TDengine server</li>
<li>charset: character set, default is the system . For data type nchar, TDengine uses unicode to store the data. Thus, the client needs to tell its character set.</li>
<li>locale: system language setting</li>
<li>defaultUser: default login user, default is root</li>
<li>defaultPass: default password, default is taosdata</li>
</ul>
<p>For TCP/UDP port, and system debug/log configuration, it is the same as the server side.</p>
<p>For server IP, user name, password, you can always specify them in the command line when you run taos. If they are not specified, they will be read from the taos.cfg</p>
<a class='anchor' id='User-Management'></a><h2>User Management</h2>
<p>System administrator (user root) can add, remove a user, or change the password from the TDengine shell. Commands are listed below:</p>
<p>Create a user, password shall be quoted with the single quote.</p>
<pre><code class="mysql language-mysql">CREATE USER user_name PASS ‘password’</code></pre>
<p>Remove a user</p>
<pre><code class="mysql language-mysql">DROP USER user_name</code></pre>
<p>Change the password for a user</p>
<pre><code class="mysql language-mysql">ALTER USER user_name PASS ‘password’ </code></pre>
<p>List all users</p>
<pre><code class="mysql language-mysql">SHOW USERS</code></pre>
<a class='anchor' id='Import-Data'></a><h2>Import Data</h2>
<p>Inside the TDengine shell, you can import data into TDengine from either a script or CSV file</p>
<p><strong>Import from Script</strong></p>
<pre><code>source &lt;filename&gt;</code></pre>
<p>Inside the file, you can put all SQL statements there. Each SQL statement has a line. If a line starts with "#", it means comments, it will be skipped. The system will execute the SQL statements line by line automatically until the ends </p>
<p><strong>Import from CVS</strong></p>
<pre><code class="mysql language-mysql">insert into tb1 file a.csv b.csv tb2 c.csv …
import into tb1 file a.csv b.csv tb2 c.csv …</code></pre>
<p>Each csv file contains records for only one table, and the data structure shall be the same as the defined schema for the table. </p>
<a class='anchor' id='Export-Data'></a><h2>Export Data</h2>
<p>You can export data either from TDengine shell or from tool taosdump.</p>
<p><strong>Export from TDengine Shell</strong></p>
<pre><code class="mysql language-mysql">select * from &lt;tb_name&gt; &gt;&gt; a.csv</code></pre>
<p>The above SQL statement will dump the query result set into a csv file. </p>
<p><strong>Export Using taosdump</strong></p>
<p>TDengine provides a data dumping tool taosdump. You can choose to dump a database, a table, all data or data only a time range, even only the metadata. For example:</p>
<ul>
<li>Export one or more tables in a DB: taosdump [OPTION…] dbname tbname …</li>
<li>Export one or more DBs: taosdump [OPTION…] --databases dbname…</li>
<li>Export all DBs (excluding system DB): taosdump [OPTION…] --all-databases</li>
</ul>
<p>run <em>taosdump —help</em> to get a full list of the options</p>
<a class='anchor' id='Management-of-Connections,-Streams,-Queries'></a><h2>Management of Connections, Streams, Queries</h2>
<p>The system administrator can check, kill the ongoing connections, streams, or queries. </p>
<pre><code>SHOW CONNECTIONS</code></pre>
<p>It lists all connections, one column shows ip:port from the client. </p>
<pre><code>KILL CONNECTION &lt;connection-id&gt;</code></pre>
<p>It kills the connection, where connection-id is the ip:port showed by "SHOW CONNECTIONS". You can copy and paste it.</p>
<pre><code>SHOW QUERIES</code></pre>
<p>It shows the ongoing queries, one column ip:port:id shows the ip:port from the client, and id assigned by the system</p>
<pre><code>KILL QUERY &lt;query-id&gt;</code></pre>
<p>It kills the query, where query-id is the ip:port:id showed by "SHOW QUERIES". You can copy and paste it.</p>
<pre><code>SHOW STREAMS</code></pre>
<p>It shows the continuous queries, one column shows the ip:port:id, where ip:port is the connection from the client, and id assigned by the system.</p>
<pre><code>KILL STREAM &lt;stream-id&gt;</code></pre>
<p>It kills the continuous query, where stream-id is the ip:port:id showed by "SHOW STREAMS". You can copy and paste it.</p>
<a class='anchor' id='System-Monitor'></a><h2>System Monitor</h2>
<p>TDengine runs a system monitor in the background. Once it is started, it will create a database sys automatically. System monitor collects the metric like CPU, memory, network, disk, number of requests periodically, and writes them into database sys. Also, TDengine will log all important actions, like login, logout, create database, drop database and so on, and write them into database sys. </p>
<p>You can check all the saved monitor information from database sys. By default, system monitor is turned on. But you can turn it off by changing the parameter in the configuration file.</p><a href='../index.html'>Back</a></section></main></div><?php include($s.'/footer.php'); ?><script>$('pre').addClass('prettyprint linenums');PR.prettyPrint()</script><script src='lib/docs/liner.js'></script></body></html>
\ No newline at end of file
<!DOCTYPE html><html lang='en'><head><title>Documentation | Taos Data</title><meta name='description' content='TDengine is an open-source big data platform for IoT. Along with a 10x faster time-series database, it provides caching, stream computing, message queuing, and other functionalities. It is designed and optimized for Internet of Things, Connected Cars, and Industrial IoT. Read the documentation for TDengine here to get started right away.'><meta name='keywords' content='TDengine, Big Data, Open Source, IoT, Connected Cars, Industrial IoT, time-series database, caching, stream computing, message queuing, IT infrastructure monitoring, application performance monitoring, Internet of Things,TAOS Data, Documentation, programming, coding, syntax, frequently asked questions, questions, faq'><meta name='title' content='Documentation | Taos Data'><meta property='og:site_name' content='Taos Data'/><meta property='og:title' content='Documentation | Taos Data'/><meta property='og:type' content='article'/><meta property='og:url' content='https://www.taosdata.com/en/documentation/advanced-features/index.php'/><meta property='og:description' content='TDengine is an open-source big data platform for IoT. Along with a 10x faster time-series database, it provides caching, stream computing, message queuing, and other functionalities. It is designed and optimized for Internet of Things, Connected Cars, and Industrial IoT. Read the documentation for TDengine here to get started right away.' /><link rel='canonical' href='https://www.taosdata.com/en/documentation/advanced-features/index.php'/><script src='../lib/jquery-3.4.1.min.js' type='application/javascript'></script><link href='../lib/bootstrap.min.css' rel='stylesheet'><link href='../styles/base.min.css' rel='stylesheet'><link rel='stylesheet' href='../lib/docs/taosdataprettify.css'><link rel='stylesheet' href='../lib/docs/docs.css'><script src='../lib/docs/prettify.js'></script><script src='../lib/docs/prettyprint-sql.js'></script></head><body><script>$('#documentation-href').addClass('active')</script><div class='container-fluid'><main class='content-wrapper'><section class='documentation'><a href='../index.html'>Back</a><h1>Advanced Features</h1>
<a class='anchor' id='Continuous-Query'></a><h2>Continuous Query</h2>
<p>Continuous Query is a query executed by TDengine periodically with a sliding window, it is a simplified stream computing driven by timers, not by events. Continuous query can be applied to a table or a STable, and the result set can be passed to the application directly via call back function, or written into a new table in TDengine. The query is always executed on a specified time window (window size is specified by parameter interval), and this window slides forward while time flows (the sliding period is specified by parameter sliding). </p>
<p>Continuous query is defined by TAOS SQL, there is nothing special. One of the best applications is downsampling. Once it is defined, at the end of each cycle, the system will execute the query, pass the result to the application or write it to a database. </p>
<p>If historical data pints are inserted into the stream, the query won't be re-executed, and the result set won't be updated. If the result set is passed to the application, the application needs to keep the status of continuous query, the server won't maintain it. If application re-starts, it needs to decide the time where the stream computing shall be started.</p>
<h4>How to use continuous query</h4>
<ul>
<li><p>Pass result set to application</p>
<p>Application shall use API taos_stream (details in connector section) to start the stream computing. Inside the API, the SQL syntax is:</p>
<pre><code class="sql language-sql">SELECT aggregation FROM [table_name | stable_name]
INTERVAL(window_size) SLIDING(period)</code></pre>
<p>where the new keyword INTERVAL specifies the window size, and SLIDING specifies the sliding period. If parameter sliding is not specified, the sliding period will be the same as window size. The minimum window size is 10ms. The sliding period shall not be larger than the window size. If you set a value larger than the window size, the system will adjust it to window size automatically.</p>
<p>For example:</p>
<pre><code class="sql language-sql">SELECT COUNT(*) FROM FOO_TABLE
INTERVAL(1M) SLIDING(30S)</code></pre>
<p>The above SQL statement will count the number of records for the past 1-minute window every 30 seconds.</p></li>
<li><p>Save the result into a database</p>
<p>If you want to save the result set of stream computing into a new table, the SQL shall be: </p>
<pre><code class="sql language-sql">CREATE TABLE table_name AS
SELECT aggregation from [table_name | stable_name]
INTERVAL(window_size) SLIDING(period)</code></pre>
<p>Also, you can set the time range to execute the continuous query. If no range is specified, the continuous query will be executed forever. For example, the following continuous query will be executed from now and will stop in one hour.</p>
<pre><code class="sql language-sql">CREATE TABLE QUERY_RES AS
SELECT COUNT(*) FROM FOO_TABLE
WHERE TS &gt; NOW AND TS &lt;= NOW + 1H
INTERVAL(1M) SLIDING(30S) </code></pre></li>
</ul>
<a class='anchor' id='Manage-the-Continuous-Query'></a><h3>Manage the Continuous Query</h3>
<p>Inside TDengine shell, you can use the command "show streams" to list the ongoing continuous queries, the command "kill stream" to kill a specific continuous query. </p>
<p>If you drop a table generated by the continuous query, the query will be removed too.</p>
<a class='anchor' id='Publisher/Subscriber'></a><h2>Publisher/Subscriber</h2>
<p>Time series data is a sequence of data points over time. Inside a table, the data points are stored in order of timestamp. Also, there is a data retention policy, the data points will be removed once their lifetime is passed. From another view, a table in TDengine is just a standard message queue. </p>
<p>To reduce the development complexity and improve data consistency, TDengine provides the pub/sub functionality. To publish a message, you simply insert a record into a table. Compared with popular messaging tool Kafka, you subscribe to a table or a SQL query statement, instead of a topic. Once new data points arrive, TDengine will notify the application. The process is just like Kafka. </p>
<p>The detailed API will be introduced in the <a href="https://www.taosdata.com/en/documentation/advanced-features/">connectors</a> section. </p>
<a class='anchor' id='Caching'></a><h2>Caching</h2>
<p>TDengine allocates a fixed-size buffer in memory, the newly arrived data will be written into the buffer first. Every device or table gets one or more memory blocks. For typical IoT scenarios, the hot data shall always be newly arrived data, they are more important for timely analysis. Based on this observation, TDengine manages the cache blocks in First-In-First-Out strategy. If no enough space in the buffer, the oldest data will be saved into hard disk first, then be overwritten by newly arrived data. TDengine also guarantees every device can keep at least one block of data in the buffer. </p>
<p>By this design, the application can retrieve the latest data from each device super-fast, since they are all available in memory. You can use last or last_row function to return the last data record. If the super table is used, it can be used to return the last data records of all or a subset of devices. For example, to retrieve the latest temperature from thermometers in located Beijing, execute the following SQL </p>
<pre><code class="mysql language-mysql">select last(*) from thermometers where location=’beijing’</code></pre>
<p>By this design, caching tool, like Redis, is not needed in the system. It will reduce the complexity of the system. </p>
<p>TDengine creates one or more virtual nodes(vnode) in each data node. Each vnode contains data for multiple tables and has its own buffer. The buffer of a vnode is fully separated from the buffer of another vnode, not shared. But the tables in a vnode share the same buffer. </p>
<p>System configuration parameter cacheBlockSize configures the cache block size in bytes, and another parameter cacheNumOfBlocks configures the number of cache blocks. The total memory for the buffer of a vnode is $cacheBlockSize \times cacheNumOfBlocks$. Another system parameter numOfBlocksPerMeter configures the maximum number of cache blocks a table can use. When you create a database, you can specify these parameters. </p><a href='../index.html'>Back</a></section></main></div><?php include($s.'/footer.php'); ?><script>$('pre').addClass('prettyprint linenums');PR.prettyPrint()</script><script src='lib/docs/liner.js'></script></body></html>
此差异已折叠。
/*JS to determine how many lines used in pre/code block, sets CSS appropriately. MUST be placed after elements with prettyprint class are loaded*/
$('.prettyprint').toArray().forEach(function(element){
let linenums = element.clientHeight / 25.2;
if (linenums > 99) {
$(element).addClass('threec');
}
else if (linenums > 9) {
$(element).addClass('twoc');
}
});
$('.prettyprint').toArray().forEach(function(element){
let linenums = element.clientHeight / 25.2;
if (linenums > 99) {
$(element).addClass('threec');
}
else if (linenums > 9) {
$(element).addClass('twoc');
}
});
\ No newline at end of file
PR['registerLangHandler'](
PR['createSimpleLexer'](
[
// A comment is either a line comment that starts with two dashes, or
// two dashes preceding a long bracketed block.
[PR['TAOSDATA_TERMINAL'], /^(*?)/]
]
),
['terminal','term']);
\ No newline at end of file
此差异已折叠。
此差异已折叠。
此差异已折叠。
此差异已折叠。
此差异已折叠。
此差异已折叠。
此差异已折叠。
此差异已折叠。
此差异已折叠。
此差异已折叠。
此差异已折叠。
此差异已折叠。
此差异已折叠。
此差异已折叠。
此差异已折叠。
此差异已折叠。
此差异已折叠。
此差异已折叠。
此差异已折叠。
此差异已折叠。
此差异已折叠。
此差异已折叠。
此差异已折叠。
此差异已折叠。
此差异已折叠。
此差异已折叠。
此差异已折叠。
此差异已折叠。
此差异已折叠。
此差异已折叠。
此差异已折叠。
此差异已折叠。
此差异已折叠。
此差异已折叠。
此差异已折叠。
此差异已折叠。
此差异已折叠。
此差异已折叠。
此差异已折叠。
此差异已折叠。
此差异已折叠。
此差异已折叠。
此差异已折叠。
此差异已折叠。
此差异已折叠。
此差异已折叠。
此差异已折叠。
此差异已折叠。
此差异已折叠。
此差异已折叠。
此差异已折叠。
此差异已折叠。
此差异已折叠。
此差异已折叠。
此差异已折叠。
此差异已折叠。
此差异已折叠。
此差异已折叠。
此差异已折叠。
此差异已折叠。
此差异已折叠。
此差异已折叠。
此差异已折叠。
此差异已折叠。
此差异已折叠。
此差异已折叠。
此差异已折叠。
此差异已折叠。
此差异已折叠。
此差异已折叠。
此差异已折叠。
此差异已折叠。
此差异已折叠。
此差异已折叠。
此差异已折叠。
此差异已折叠。
此差异已折叠。
此差异已折叠。
此差异已折叠。
此差异已折叠。
此差异已折叠。
此差异已折叠。
此差异已折叠。
此差异已折叠。
此差异已折叠。
此差异已折叠。
此差异已折叠。
此差异已折叠。
此差异已折叠。
此差异已折叠。
此差异已折叠。
此差异已折叠。
此差异已折叠。
此差异已折叠。
此差异已折叠。
此差异已折叠。
此差异已折叠。
此差异已折叠。
此差异已折叠。
此差异已折叠。
此差异已折叠。
此差异已折叠。
此差异已折叠。
此差异已折叠。
此差异已折叠。
此差异已折叠。
此差异已折叠。
此差异已折叠。
此差异已折叠。
此差异已折叠。
此差异已折叠。
此差异已折叠。
此差异已折叠。
此差异已折叠。
此差异已折叠。
此差异已折叠。
此差异已折叠。
此差异已折叠。
此差异已折叠。
此差异已折叠。
此差异已折叠。
此差异已折叠。
此差异已折叠。
此差异已折叠。
此差异已折叠。
此差异已折叠。
此差异已折叠。
此差异已折叠。
此差异已折叠。
此差异已折叠。
此差异已折叠。
此差异已折叠。
此差异已折叠。
此差异已折叠。
此差异已折叠。
此差异已折叠。
此差异已折叠。
此差异已折叠。
此差异已折叠。
此差异已折叠。
此差异已折叠。
此差异已折叠。
此差异已折叠。
此差异已折叠。
此差异已折叠。
此差异已折叠。
此差异已折叠。
此差异已折叠。
此差异已折叠。
此差异已折叠。
此差异已折叠。
此差异已折叠。
此差异已折叠。
此差异已折叠。
此差异已折叠。
此差异已折叠。
此差异已折叠。
此差异已折叠。
此差异已折叠。
此差异已折叠。
此差异已折叠。
此差异已折叠。
此差异已折叠。
此差异已折叠。
此差异已折叠。
此差异已折叠。
此差异已折叠。
此差异已折叠。
此差异已折叠。
此差异已折叠。
此差异已折叠。
此差异已折叠。
此差异已折叠。
此差异已折叠。
此差异已折叠。
此差异已折叠。
此差异已折叠。
此差异已折叠。
此差异已折叠。
此差异已折叠。
此差异已折叠。
此差异已折叠。
此差异已折叠。
此差异已折叠。
此差异已折叠。
此差异已折叠。
此差异已折叠。
此差异已折叠。
此差异已折叠。
此差异已折叠。
此差异已折叠。
此差异已折叠。
此差异已折叠。
此差异已折叠。
此差异已折叠。
此差异已折叠。
此差异已折叠。
此差异已折叠。
此差异已折叠。
此差异已折叠。
此差异已折叠。
此差异已折叠。
此差异已折叠。
此差异已折叠。
此差异已折叠。
此差异已折叠。
此差异已折叠。
此差异已折叠。
此差异已折叠。
此差异已折叠。
此差异已折叠。
此差异已折叠。
此差异已折叠。
此差异已折叠。
此差异已折叠。
此差异已折叠。
此差异已折叠。
此差异已折叠。
此差异已折叠。
此差异已折叠。
此差异已折叠。
此差异已折叠。
此差异已折叠。
此差异已折叠。
此差异已折叠。
此差异已折叠。
此差异已折叠。
此差异已折叠。
此差异已折叠。
此差异已折叠。
此差异已折叠。
此差异已折叠。
此差异已折叠。
此差异已折叠。
此差异已折叠。
此差异已折叠。
此差异已折叠。
此差异已折叠。
此差异已折叠。
此差异已折叠。
此差异已折叠。
此差异已折叠。
此差异已折叠。
此差异已折叠。
此差异已折叠。
此差异已折叠。
此差异已折叠。
此差异已折叠。
此差异已折叠。
此差异已折叠。
此差异已折叠。
此差异已折叠。
此差异已折叠。
此差异已折叠。
此差异已折叠。
此差异已折叠。
此差异已折叠。
此差异已折叠。
此差异已折叠。
此差异已折叠。
此差异已折叠。
此差异已折叠。
此差异已折叠。
此差异已折叠。
此差异已折叠。
此差异已折叠。
此差异已折叠。
此差异已折叠。
此差异已折叠。
此差异已折叠。
此差异已折叠。
此差异已折叠。
此差异已折叠。
此差异已折叠。
此差异已折叠。
此差异已折叠。
此差异已折叠。
此差异已折叠。
此差异已折叠。
此差异已折叠。
此差异已折叠。
此差异已折叠。
此差异已折叠。
此差异已折叠。
此差异已折叠。
此差异已折叠。
此差异已折叠。
此差异已折叠。
此差异已折叠。
此差异已折叠。
此差异已折叠。
此差异已折叠。
此差异已折叠。
此差异已折叠。
此差异已折叠。
此差异已折叠。
此差异已折叠。
此差异已折叠。
此差异已折叠。
此差异已折叠。
此差异已折叠。
此差异已折叠。
此差异已折叠。
此差异已折叠。
此差异已折叠。
此差异已折叠。
此差异已折叠。
此差异已折叠。
此差异已折叠。
此差异已折叠。
此差异已折叠。
此差异已折叠。
此差异已折叠。
此差异已折叠。
此差异已折叠。
此差异已折叠。
此差异已折叠。
此差异已折叠。
此差异已折叠。
此差异已折叠。
此差异已折叠。
此差异已折叠。
此差异已折叠。
此差异已折叠。
此差异已折叠。
此差异已折叠。
此差异已折叠。
此差异已折叠。
此差异已折叠。
此差异已折叠。
此差异已折叠。
此差异已折叠。
此差异已折叠。
此差异已折叠。
此差异已折叠。
此差异已折叠。
此差异已折叠。
此差异已折叠。
此差异已折叠。
此差异已折叠。
此差异已折叠。
此差异已折叠。
此差异已折叠。
此差异已折叠。
此差异已折叠。
此差异已折叠。
此差异已折叠。
此差异已折叠。
此差异已折叠。
此差异已折叠。
此差异已折叠。
此差异已折叠。
此差异已折叠。
此差异已折叠。
此差异已折叠。
此差异已折叠。
此差异已折叠。
此差异已折叠。
此差异已折叠。
此差异已折叠。
此差异已折叠。
此差异已折叠。
此差异已折叠。
Markdown is supported
0% .
You are about to add 0 people to the discussion. Proceed with caution.
先完成此消息的编辑!
想要评论请 注册