提交 29bc0c66 编写于 作者: X xieyinglin

update grafana doc

上级 6b4742b4
...@@ -42,43 +42,67 @@ TDengine的Grafana插件在安装包的/usr/local/taos/connector/grafana目录 ...@@ -42,43 +42,67 @@ TDengine的Grafana插件在安装包的/usr/local/taos/connector/grafana目录
以CentOS 7.2操作系统为例,将tdengine目录拷贝到/var/lib/grafana/plugins目录下,重新启动grafana即可。 以CentOS 7.2操作系统为例,将tdengine目录拷贝到/var/lib/grafana/plugins目录下,重新启动grafana即可。
### 使用Grafana ### 使用 Grafana
用户可以直接通过localhost:3000的网址,登录Grafana服务器(用户名/密码:admin/admin),配置TDengine数据源,如下图所示,此时可以在下拉列表中看到TDengine数据源。 #### 配置数据源
![img](../assets/clip_image001.png) 用户可以直接通过localhost:3000的网址,登录Grafana服务器(用户名/密码:admin/admin),通过左侧`Configuration -> Data Sources`可以添加数据源,如下图所示:
TDengine数据源中的HTTP配置里面的Host地址要设置为TDengine集群的中任意一台服务器的IP地址与TDengine RESTful接口的端口号(6020)。假设TDengine数据库与Grafana部署在同一机器,那么应输入:http://localhost:6020。 ![img](../assets/add_datasource1.jpg)
此外,还需配置登录TDengine的用户名与密码,然后点击下图中的Save&Test按钮保存。 点击 `Add data source` 可进入新增数据源页面,在查询框中输入TDengine 可选择添加,如下图所示:
![img](../assets/clip_image001-2474914.png) ![img](../assets/add_datasource2.jpg)
进入数据源配置页面,按照默认提示修改相应配置即可:
然后,就可以在Grafana的数据源列表中看到刚创建好的TDengine的数据源: ![img](../assets/add_datasource3.jpg)
![img](../assets/clip_image001-2474939.png) * Host
TDengine集群的中任意一台服务器的IP地址与TDengine RESTful接口的端口号(6020),默认http://localhost:6020
* User
TDengine 用户名
* Password
TDengine 用户密码
点击 `Save & Test` 进行测试,成功会有如下提示:
基于上面的步骤,就可以在创建Dashboard的时候使用TDengine数据源,如下图所示: ![img](../assets/add_datasource4.jpg)
![img](../assets/clip_image001-2474961.png) #### 创建 Dashboard
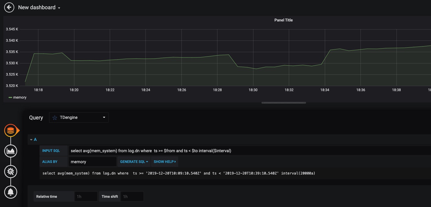
回到主界面创建 Dashboard,点击 Add Query 进入面板查询页面:
然后,可以点击Add Query按钮增加一个新查询。 ![img](../assets/create_dashboard1.jpg)
在INPUT SQL输入框中输入查询SQL语句,该SQL语句的结果集应为两行多列的曲线数据,例如SELECT count(*) FROM sys.cpu WHERE ts>=from and ts<​to interval(interval)。其中,from、to和interval为TDengine插件的内置变量,表示从Grafana插件面板获取的查询范围和时间间隔。 如上图所示,在 Query 中选中 `TDengine` 数据源,在下方查询框可输入相应 sql 进行查询,具体说明如下:
ALIAS BY输入框为查询的别名,点击GENERATE SQL 按钮可以获取发送给TDengine的SQL语句。如下图所示: * INPUT SQL
输入要查询的语句(该 SQL 语句的结果集应为两列多行),例如:`select avg(mem_system) from log.dn where ts >= $from and ts < $to interval($interval)` ,其中,from、to 和 interval 为 TDengine插件的内置变量,表示从Grafana插件面板获取的查询范围和时间间隔。除了内置变量外,`也支持可以使用自定义模板变量`
* ALIAS BY
可设置当前查询别名。
* GENERATE SQL
点击该按钮会自动替换相应变量,并生成最终执行的语句。
按照默认提示查询当前 TDengine 部署所在服务器指定间隔系统内存平均使用量如下:
![img](../assets/clip_image001-2474987.png) ![img](../assets/create_dashboard2.jpg)
> 关于如何使用Grafana创建相应的监测界面以及更多有关使用Grafana的信息,请参考Grafana官方的[文档](https://grafana.com/docs/)。
>
#### 导入 Dashboard
在 Grafana 插件目录 /usr/local/taos/connector/grafana/tdengine/dashboard/ 下提供了一个 `tdengine-grafana.json` 可导入的 dashboard。
点击左侧 `Import` 按钮,并上传 `tdengine-grafana.json` 文件:
![img](../assets/import_dashboard1.jpg)
导入完成之后可看到如下效果:
![img](../assets/import_dashboard2.jpg)
关于如何使用Grafana创建相应的监测界面以及更多有关使用Grafana的信息,请参考Grafana官方的[文档](https://grafana.com/docs/)
## Matlab ## Matlab
......
Markdown is supported
0% .
You are about to add 0 people to the discussion. Proceed with caution.
先完成此消息的编辑!
想要评论请 注册