Skip to content

  • 体验新版
    • 正在加载...
  • 登录
  • taosdata
  • TDengine
  • Repository

T
TDengine
  • 项目概览

taosdata / TDengine
大约 2 年 前同步成功

通知 1193
Star 22018
Fork 4786
  • 代码
    • 文件
    • 提交
    • 分支
    • Tags
    • 贡献者
    • 分支图
    • Diff
  • Issue 1
    • 列表
    • 看板
    • 标记
    • 里程碑
  • 合并请求 0
  • Wiki 0
    • Wiki
  • 分析
    • 仓库
    • DevOps
  • 项目成员
  • Pages
T
TDengine
  • 项目概览
    • 项目概览
    • 详情
    • 发布
  • 仓库
    • 仓库
    • 文件
    • 提交
    • 分支
    • 标签
    • 贡献者
    • 分支图
    • 比较
  • Issue 1
    • Issue 1
    • 列表
    • 看板
    • 标记
    • 里程碑
  • 合并请求 0
    • 合并请求 0
  • Pages
  • 分析
    • 分析
    • 仓库分析
    • DevOps
  • Wiki 0
    • Wiki
  • 成员
    • 成员
  • 收起侧边栏
  • 动态
  • 分支图
  • 创建新Issue
  • 提交
  • Issue看板
切换分支/标签
  • tdengine
  • docs
  • zh
  • 20-third-party
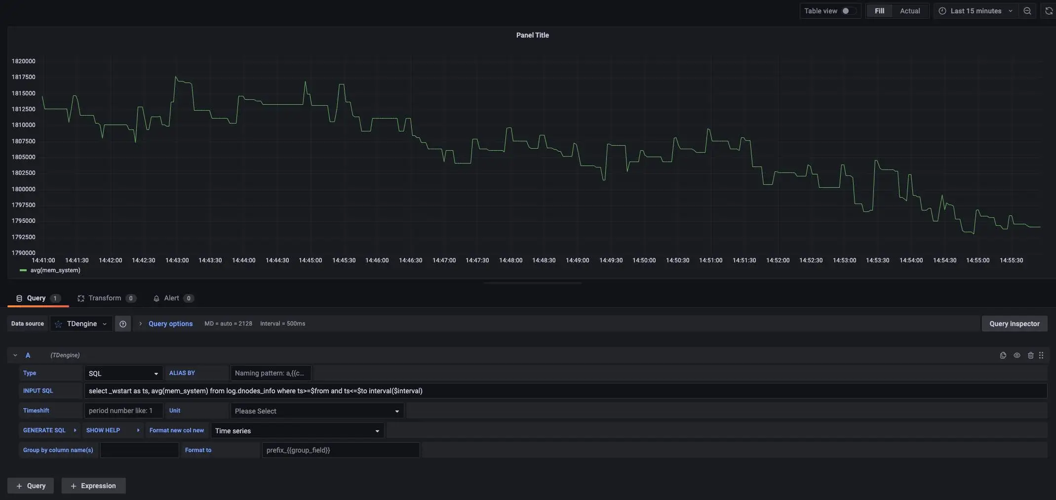
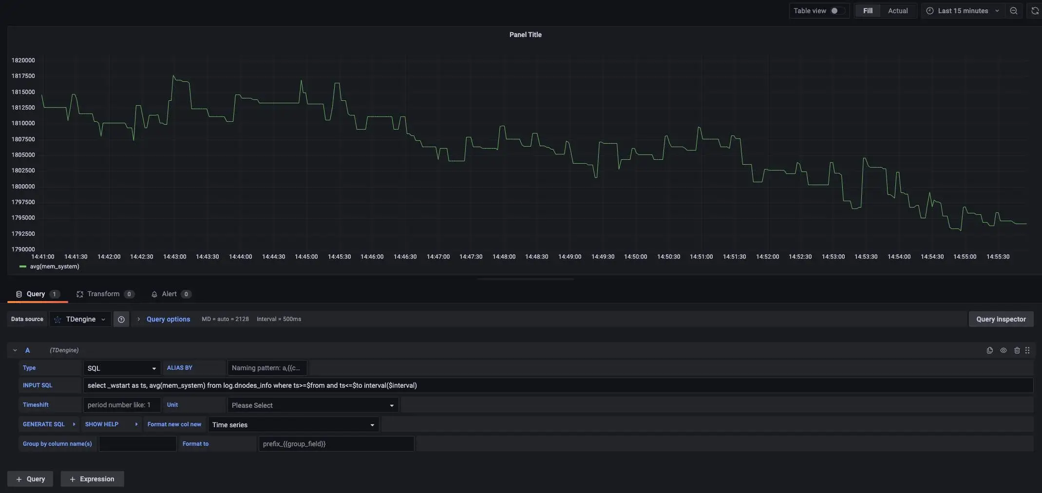
  • create_dashboard2.webp
查找文件 历史永久链接Permalink
  • S
    docs: update grafana and tdinsight docs (#19842) · 1d483fd5
    由 sunpeng 提交于 2月 07, 2023
    * docs: update grafana and tdinsight docs
    
    * fix: typo
    
    ---------
    Co-authored-by: sangshuduo's avatarShuduo Sang <sangshuduo@gmail.com>
    1d483fd5
create_dashboard2.webp 50.4 KB

Download (50.4 KB)

Replace create_dashboard2.webp

拖放文件到此处或点击上传


取消
将在Fork(fork)项目中中创建一个新的分支, 并开启一个新的合并请求。
渝ICP备2023009037号

京公网安备11010502055752号

网络110报警服务 Powered by GitLab CE v13.7
开源知识
Git 入门 Pro Git 电子书 在线学 Git
Markdown 基础入门 IT 技术知识开源图谱
帮助
使用手册 反馈建议 博客
《GitCode 隐私声明》 《GitCode 服务条款》 关于GitCode
Powered by GitLab CE v13.7