Skip to content
体验新版
项目
组织
正在加载...
登录
切换导航
打开侧边栏
taosdata
TDengine
Repository
T
TDengine
项目概览
taosdata
/
TDengine
大约 2 年 前同步成功
通知
1192
Star
22018
Fork
4786
代码
文件
提交
分支
Tags
贡献者
分支图
Diff
Issue
1
列表
看板
标记
里程碑
合并请求
0
Wiki
0
Wiki
分析
仓库
DevOps
项目成员
Pages
T
TDengine
项目概览
项目概览
详情
发布
仓库
仓库
文件
提交
分支
标签
贡献者
分支图
比较
Issue
1
Issue
1
列表
看板
标记
里程碑
合并请求
0
合并请求
0
Pages
分析
分析
仓库分析
DevOps
Wiki
0
Wiki
成员
成员
收起侧边栏
关闭侧边栏
动态
分支图
创建新Issue
提交
Issue看板
f86f2e706af07191b85139a6fe93eecc31498970
切换分支/标签
tdengine
docs-en
14-reference
07-tdinsight
assets
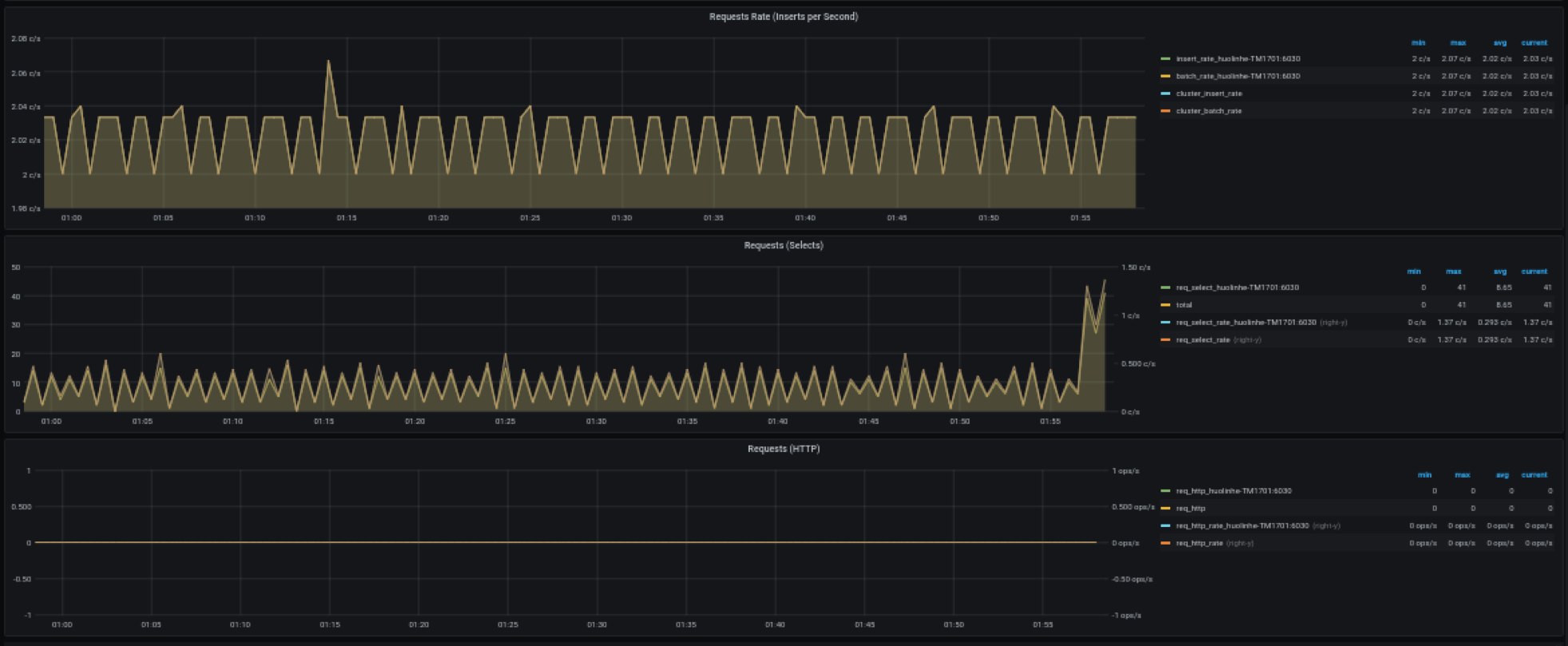
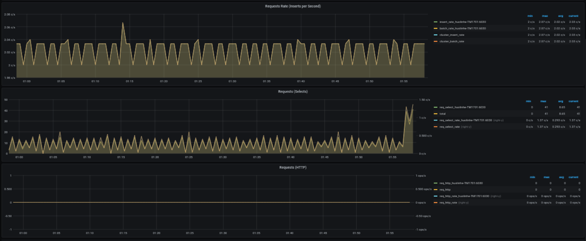
TDinsight-4-requests.png
查找文件
历史
永久链接
Permalink
G
docs: copy 2.6 documentation to 3.0 as the base
· 4fae3b5a
由
gccgdb1234
提交于
5月 21, 2022
4fae3b5a
TDinsight-4-requests.png
105.1 KB
Web IDE
Download (105.1 KB)
Replace TDinsight-4-requests.png
×
拖放文件到此处或
点击上传
提交信息
Replace TDinsight-4-requests.png
Replace file
取消
将在Fork(fork)项目中中创建一个新的分支, 并开启一个新的合并请求。