Skip to content
体验新版
项目
组织
正在加载...
登录
切换导航
打开侧边栏
taosdata
TDengine
Repository
T
TDengine
项目概览
taosdata
/
TDengine
大约 2 年 前同步成功
通知
1193
Star
22018
Fork
4786
代码
文件
提交
分支
Tags
贡献者
分支图
Diff
Issue
1
列表
看板
标记
里程碑
合并请求
0
Wiki
0
Wiki
分析
仓库
DevOps
项目成员
Pages
T
TDengine
项目概览
项目概览
详情
发布
仓库
仓库
文件
提交
分支
标签
贡献者
分支图
比较
Issue
1
Issue
1
列表
看板
标记
里程碑
合并请求
0
合并请求
0
Pages
分析
分析
仓库分析
DevOps
Wiki
0
Wiki
成员
成员
收起侧边栏
关闭侧边栏
动态
分支图
创建新Issue
提交
Issue看板
d0345c89183df6021d75828577c53099448519bc
切换分支/标签
tdengine
docs
zh
14-reference
07-tdinsight
assets
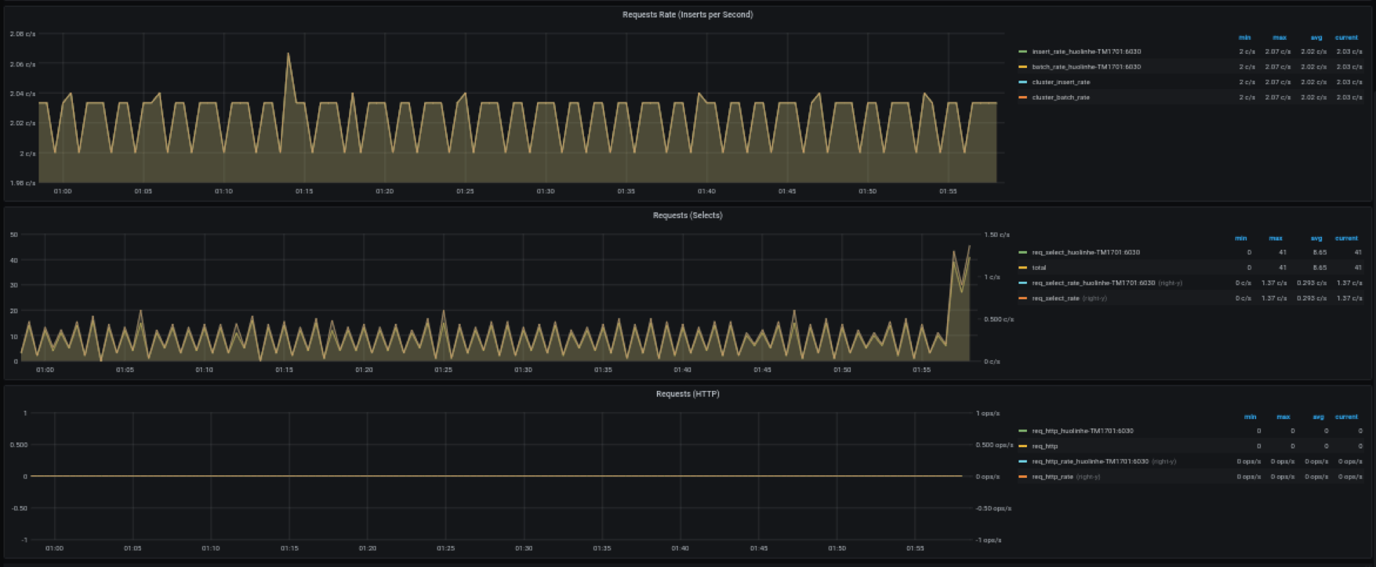
TDinsight-4-requests.webp
查找文件
历史
永久链接
Permalink
D
docs: move docs-cn and docs-en to docs
· d0345c89
由
dingbo
提交于
6月 13, 2022
d0345c89
TDinsight-4-requests.webp
94.0 KB
Web IDE
Download (94.0 KB)
Replace TDinsight-4-requests.webp
×
拖放文件到此处或
点击上传
提交信息
Replace TDinsight-4-requests.webp
Replace file
取消
将在Fork(fork)项目中中创建一个新的分支, 并开启一个新的合并请求。