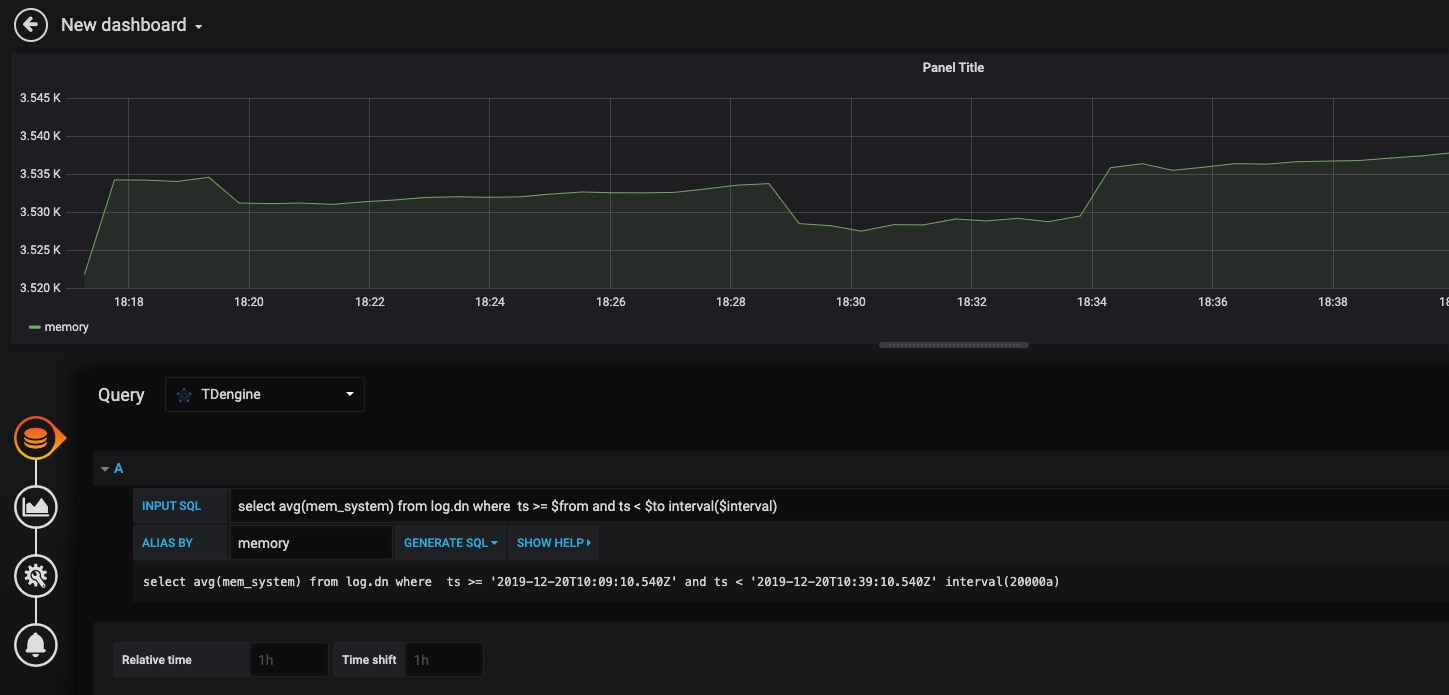
# 与其他工具的连接 ## Grafana TDengine 能够与开源数据可视化系统 [Grafana](https://www.grafana.com/)快速集成搭建数据监测报警系统,整个过程无需任何代码开发,TDengine 中数据表中内容可以在仪表盘(DashBoard)上进行可视化展现。 ### 安装Grafana 目前 TDengine 支持 Grafana 6.2 以上的版本。用户可以根据当前的操作系统,到 Grafana 官网下载安装包,并执行安装。下载地址如下:https://grafana.com/grafana/download。 ### 配置Grafana TDengine 的 Grafana 插件在安装包的 /usr/local/taos/connector/grafanaplugin 目录下。 以 CentOS 7.2 操作系统为例,将 grafanaplugin 目录拷贝到 /var/lib/grafana/plugins 目录下,重新启动 grafana 即可。 ```bash sudo cp -rf /usr/local/taos/connector/grafanaplugin /var/lib/grafana/plugins/tdengine ``` Grafana 8.x 版本会对插件进行签名检查,因此还需要在 grafana.ini 文件中增加如下行,才能正确使用插件: ``` [plugins] enable_alpha = true allow_loading_unsigned_plugins = taosdata-tdengine-datasource ``` ### 使用 Grafana #### 配置数据源 用户可以直接通过 localhost:3000 的网址,登录 Grafana 服务器(用户名/密码:admin/admin),通过左侧 `Configuration -> Data Sources` 可以添加数据源,如下图所示: ![img](../images/connections/add_datasource1.jpg) 点击 `Add data source` 可进入新增数据源页面,在查询框中输入 TDengine 可选择添加,如下图所示: ![img](../images/connections/add_datasource2.jpg) 进入数据源配置页面,按照默认提示修改相应配置即可: ![img](../images/connections/add_datasource3.jpg) * Host: TDengine 集群的中任意一台服务器的 IP 地址与 TDengine RESTful 接口的端口号(6041),默认 http://localhost:6041 。 * User:TDengine 用户名。 * Password:TDengine 用户密码。 点击 `Save & Test` 进行测试,成功会有如下提示: ![img](../images/connections/add_datasource4.jpg) #### 创建 Dashboard 回到主界面创建 Dashboard,点击 Add Query 进入面板查询页面: ![img](../images/connections/create_dashboard1.jpg) 如上图所示,在 Query 中选中 `TDengine` 数据源,在下方查询框可输入相应 sql 进行查询,具体说明如下: * INPUT SQL:输入要查询的语句(该 SQL 语句的结果集应为两列多行),例如:`select avg(mem_system) from log.dn where ts >= $from and ts < $to interval($interval)` ,其中,from、to 和 interval 为 TDengine插件的内置变量,表示从Grafana插件面板获取的查询范围和时间间隔。除了内置变量外,`也支持可以使用自定义模板变量`。 * ALIAS BY:可设置当前查询别名。 * GENERATE SQL: 点击该按钮会自动替换相应变量,并生成最终执行的语句。 按照默认提示查询当前 TDengine 部署所在服务器指定间隔系统内存平均使用量如下: ![img](../images/connections/create_dashboard2.jpg) > 关于如何使用Grafana创建相应的监测界面以及更多有关使用Grafana的信息,请参考Grafana官方的[文档](https://grafana.com/docs/)。 #### 导入 Dashboard 在 Grafana 插件目录 /usr/local/taos/connector/grafanaplugin/dashboard 下提供了一个 `tdengine-grafana.json` 可导入的 dashboard。 点击左侧 `Import` 按钮,并上传 `tdengine-grafana.json` 文件: ![img](../images/connections/import_dashboard1.jpg) 导入完成之后可看到如下效果: ![img](../images/connections/import_dashboard2.jpg) ## MATLAB MATLAB 可以通过安装包内提供的 JDBC Driver 直接连接到 TDengine 获取数据到本地工作空间。 ### MATLAB 的 JDBC 接口适配 MATLAB 的适配有下面几个步骤,下面以 Windows 10 上适配 MATLAB2021a 为例: - 将 TDengine 客户端安装路径下的 `\TDengine\connector\jdbc的驱动程序taos-jdbcdriver-2.0.25-dist.jar` 拷贝到 `${matlab_root}\MATLAB\R2021a\java\jar\toolbox`。 - 将 TDengine 安装包内的 `taos.lib` 文件拷贝至 `${matlab_root_dir}\MATLAB\R2021\lib\win64`。 - 将新添加的驱动 jar 包加入 MATLAB 的 classpath。在 `${matlab_root_dir}\MATLAB\R2021a\toolbox\local\classpath.txt` 文件中添加下面一行: ``` $matlabroot/java/jar/toolbox/taos-jdbcdriver-2.0.25-dist.jar ``` - 在 `${user_home}\AppData\Roaming\MathWorks\MATLAB\R2021a\` 下添加一个文件 `javalibrarypath.txt`,并在该文件中添加 taos.dll 的路径,比如您的 taos.dll 是在安装时拷贝到了 `C:\Windows\System32` 下,那么就应该在 `javalibrarypath.txt` 中添加如下一行: ``` C:\Windows\System32 ``` ### 在 MATLAB 中连接 TDengine 获取数据 在成功进行了上述配置后,打开 MATLAB。 - 创建一个连接: ```matlab conn = database(‘test’, ‘root’, ‘taosdata’, ‘com.taosdata.jdbc.TSDBDriver’, ‘jdbc:TSDB://192.168.1.94:6030/’) ``` - 执行一次查询: ```matlab sql0 = [‘select * from tb’] data = select(conn, sql0); ``` - 插入一条记录: ```matlab sql1 = [‘insert into tb values (now, 1)’] exec(conn, sql1) ``` 更多例子细节请参考安装包内 `examples\Matlab\TDengineDemo.m` 文件。 ## R R语言支持通过JDBC接口来连接TDengine数据库。首先需要安装R语言的JDBC包。启动R语言环境,然后执行以下命令安装R语言的JDBC支持库: ```R install.packages('RJDBC', repos='http://cran.us.r-project.org') ``` 安装完成以后,通过执行`library('RJDBC')`命令加载 _RJDBC_ 包: 然后加载TDengine的JDBC驱动: ```R drv<-JDBC("com.taosdata.jdbc.TSDBDriver","JDBCDriver-2.0.0-dist.jar", identifier.quote="\"") ``` 如果执行成功,不会出现任何错误信息。之后通过以下命令尝试连接数据库: ```R conn<-dbConnect(drv,"jdbc:TSDB://192.168.0.1:0/?user=root&password=taosdata","root","taosdata") ``` 注意将上述命令中的IP地址替换成正确的IP地址。如果没有任务错误的信息,则连接数据库成功,否则需要根据错误提示调整连接的命令。TDengine支持以下的 _RJDBC_ 包中函数: - dbWriteTable(conn, "test", iris, overwrite=FALSE, append=TRUE):将数据框iris写入表test中,overwrite必须设置为false,append必须设为TRUE,且数据框iris要与表test的结构一致。 - dbGetQuery(conn, "select count(*) from test"):查询语句。 - dbSendUpdate(conn, "use db"):执行任何非查询sql语句。例如dbSendUpdate(conn, "use db"), 写入数据dbSendUpdate(conn, "insert into t1 values(now, 99)")等。 - dbReadTable(conn, "test"):读取表test中数据。 - dbDisconnect(conn):关闭连接。 - dbRemoveTable(conn, "test"):删除表test。 TDengine客户端暂不支持如下函数: - dbExistsTable(conn, "test"):是否存在表test。 - dbListTables(conn):显示连接中的所有表。